江苏安科瑞电器制造有限公司 江苏江阴 214405
摘要:城区内一般都具有错综复杂的能源系统,且大部分能耗都集中于城区的各企、事业单位中。基于泛在电力物联网的综合能源管控平台将城区内从能源产生到能源消耗的整体流动情况采用大屏清晰展示,便于监管部门了解本地区的能源使用情况。利用泛在电力物联网,将各用电企业的电能数据汇总分析,不仅可以借此分析用电企业的能耗情况,采取对应措施节能降耗,降低运营成本,还可以根据监控数据发现设备故障问题,消除安全隐患。
关键词:能耗;管控;泛在电力物联网;数据分析
1、引言
随着社会的不断地飞速发展,我国经济实现了巨大的腾飞。与此同时,社会生产的能耗也是逐年上升,全球主要大宗能源价格也是逐年上涨,资源对经济发展的制约作用日益突出,针对企业能耗问题的研究逐渐成为了相关领域研究的重点[1]。人们逐渐认识到了对于能耗监测的重要性,若能实时监测各类建筑能耗,并加以调控,进而优化管理制度和节能措施,切实有效地降低能耗,这对降低企业成本,营造绿色节能环境会有很大的帮助[2]。而社会中整体产业消耗能源时的具体表现形式可归结为对于电力能源的消耗,因此迫切需 要一种有效的电能监控的系统[3]。
目前, 大部分地区在能耗管理方面虽已采用智能电表统计分析电能使用情况。但依旧存在能耗数据分析效率低、易出错、耗时长, 数据分析不够深入和无法追溯,考核指标不准确等缺点,难以实现对地区各企事业单位能耗的科学统计、有效监测和系统分析[4]。管理者无法依据数据制定合适的决策,随时了解到地区能耗情况。随着能源资源的日趋紧张以及能源需求的日益增加, 能源成本在各企事业单位生产成本中所占比例逐步上升[5], 使得各单位不得不从降低经营成本、提高综合竞争力的角度出发,加强能源管理[6]。为监控和分析生产作业过程中的能耗状况, 实现地区各单位及总体的能耗趋势和能源利用水平的分析及监控,提高能源管理水平和降低能源成本。因此,有必要建立地区综合性能源管控平台[7]。
而泛在电力物联网,就是围绕电力系统各环节,充分应用移动互联、人工智能等现代信息技术、先进通信技术,实现电力系统各环节万物互联、人机交互,具有状态全面感知、信息处理、应用便捷灵活特征的智慧服务系统[8]。融合泛在电力物联网技术打造的综合能源管控平台系统,可以实时监控系统内各耗能单位的相关信息。各单位可登录该系统查看自身能耗及其相关费用情况,据此进行深入分析,结合单位实际情况,制定相应措施节能减排、降低生产成本。而地区管理部门可以实时查看该监控地区下所有用电单位能耗数据,分析本地区能源使用趋势,守护能源安全,及早进行事件预警。该系统可精准采集用电数据、较大程度上提高能耗数据分析效率、指标分明、异常数据及时追溯,有效提高能源管理水平,降低企业成本。
2、综合能源管控平台结构
本文以温州市各主要单位的电力能耗为研究对象,对综合能源管控系统进行了设计与实现。首先从源、网、荷、储四方面记录相关企、事业单位信息,借助于地图平台整体展示该地区能源流动线路,展示全市能源使用概况,并对整体能耗进行统计展示,便于分析整体能耗趋势。之后,以该地区223家用电单位为监控对象,以实现对该地区电力能耗科学、有效、自动化监控管理模式。
该系统基于计算机软件平台和电力线通信技术, 搭建多用户多终端能耗群控平台,对相关用能单位区域内的各类建筑、公共设施进行节能控制和能耗监测管理,实现能耗数据的分类分项统计和分析处理,同时与能耗监测系统数据中心接轨并上报相关能耗分类分项数据,实现多个企业的能耗分支、分时、分类的计量统计与节能管理,使其具有采集、存储、处理、统计、查询和分析能耗数据的功能。该系统主要包括三层结构:数据感知层、业务信息层、决策管理层。
系统运行过程如下所述:位于数据感知层的智能电表采集用电单位在正常生产活动中所使用电能的各项指标数据,通过通信网络实时传输至位于业务信息层的数据中心存储;业务信息层会将采集的原始数据经过整合分析后制成相应的数据报表展示在决策管理层中;决策管理层则是直接面向管理人员,管理人员通过决策管理层的能耗管理系统、能耗监控系统、能耗分析系统查看现场采集的数据,并制定相应的决策。
3、系统功能说明与展示
3.1多能全景监测
使用户可以非常直观、便捷地了解园区每个建筑物(楼层)的实时能源使用情况、设备健康状态、主要能耗信息,支持用户开展各类辅助服务。区域监管用户可在系统决策管理层登录该系统,分别查看该监控区域内源、网、储、荷情况,包括光伏能源供应、二氧化碳的减排量、市电容量、光伏容量、天然气供应量,以展示该系统内能量流动方向。该部分可整体展示当年数据及预期计划。展示能源总量包括该地区能源消费总量、当前地区用电量及用水量在用户展示平台可观察监测的客户数量、配电房数量、变压器容量、监测点数、监测类型、近30天用电情况统计、告警情况等实时运行状态,将光标放到监测点上即可查询被监测站点的名称、变电容量、当前负荷、配电房数量、告警等信息。
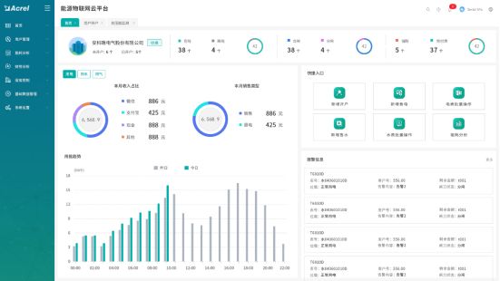
3.2能源驾驶舱
该部分可允许平台监管人员或监控单位人员登录查看。按照不同用电单位,展示包含多个指标量的用电信息视图,包括本月电量、本月需量、本月电量结构、功率因素、一键体检。主要展示当月的累计电量、当月及上月的每日电量使用情况对比、今日与昨日的各时段用电功率对比。其中展示电能使用数据对比图及相关电量使用的特点统计、各用电单位电能使用总量数据以及不同时间的电量使用情况。在统计了本月每一天的电量使用情况的同时与上月每一天进行对比;将今日的各时段的电能功率因素与昨日相对比;各用电单位不同回路用电占比进行比较分析。
3.3告警监测
根据用户设置的告警规则,对实时采集的数据进行判断告警,展示该监控区域内用电客户线路中的告警事件。用户可根据设置不同的站点、配电房、设备类型、告警级别、告警发生时间,查询并显示不同状态类型(未处理或已处理)情况下配电房设备的告警结果。可为告警结果添加备注或对告警结果进行处理。页面右侧显示告警规则及数据导出功能,用户可点击查看内容。
3.4实时监测
每个用电单位的能源系统中都安装了智能电表,该系统将智能电表所检测到的主要运行参数实时传回系统后台,后台将该数据与设备关联,为监管部门建立包括多个公用能源系统和设备的模型。监控参数主要包括变压器的有功功率、无功功率、视在功率、功率因数、有功电度示值、线电压、相电压、电流、谐波电压、谐波电流及需量等。用户可通过设置不同的站点、配电房、变压器设备、选择时间,可查询任意时间段内数据变化曲线。
3.5量费特性概览
查看各用电单位的总用电量及电费信息,反应日、月、年用电量及电费趋势、用电结构组成。通过设置站点名称、计费点,查询该站点当期用电量显示及组成、当期电费及组成,显示当前计费点的报装信息维护。通过选择时间,查询并显示电量电费趋势。显示该时间段内用电量和电度电费。该部分还可针对电费结构进行多维度分析主要包括;度电单价分析、基本电费分析、电度电费分析、力调电费分析,并分别绘制相应曲线图。
3.6电能质量监测
电能质量指标主要包括电压偏差、功率因数、谐波电压,通过设定合理值规则,将实时监测值与设置值对比,记录异常数据。系统管理员登录后可查询全部站点或单个站点近一年内存在电能质量问题的监测点数量,而当一般用电单位登录该系统时只可查看该用电单位的以往数据。通过设置电压偏差、功率因数、谐波电压或全部指标,也能查询存在电能质量问题的配电房信息。
透过上述参数,该监控系统完全展示各用电单位电能质量变化趋势,统筹把握电能质量情况。更进一步,对于电压偏差数据,将记录电压合格率、电压越上限时间、电压越下限时间统计结果;对于功率因数数据,将记录实时功率因数和无功功率的监测结果;对于谐波电压数据,将记录最大A相电压总畸变率、最大B相电压总畸变率、最大C相电压总畸变率。
3.7系统页面展示
本文所提综合能源管控平台是基于泛在电力物联网技术的数据展示平台,由智能电表采集现场数据后,采用大数据技术进行分层展示。该平台Web前端展示部分采用Django框架,后端使用python3.6编程语言编写而成。主要功能页面展示如下文所示:
多能全景监测页面是基于GIS的能源全景概览,可以监控该区域内多种能源流动及用电单位用电情况。并对该地区相关的能耗结构及能耗总量进行展示,显示整体统计数据,便于管理人员了解当地能源使用概况。
能源驾驶舱则是针对每一个具体用电单位用电信息进行深入分析,除展示其用电总量外还对其用电结构进行分析,针对每月用电量及每日用电功率波动情况进行环比分析。
告警监测页面则是展示监控区域内电能质量告警事件详细信息,智能电表监控的数据经后台算法分析出现异常后,会及时发出告警信号,并将出现异常的地点、设备名称及异常内容等详细信息。
实时监测部分可实时查询某一站点的智能电表从现场发回的电能质量数据,可选择查看有功功率、无功功率、视在功率、功率因数、线电压、相电压、谐波电压等电能质量参数数据描绘的趋势图,更直观的发现该用电站点的电能供应质量。
量费特性概览则是展示某一用电单位的所用电量及因此产生的电费数据。此页面可观察到任意监控站点的电量电费数据
4、安科瑞Acrel-EIOT能源物联网平台概述
Acrel-EIoT能源物联网开放平台是一套基于物联网数据中台,建立统一的上下行数据标准,为互联网用户提供能源物联网数据服务的平台。 用户仅需购买安科瑞物联网传感器,选配网关,自行安装后扫码即可使用手机和电脑得到所需的行业数据服务。
该平台提供数据驾驶舱、电气安全监测、电能质量分析、用电管理、预付费管理、充电桩管理、智能照明管理、异常事件报警和记录、运维管理等功能,并支持多平台、多语言、多终端数据访问。
5、应用场所
本平台适用于公寓出租户、连锁小超市、小型工厂、楼管系统集成商、小型物业、智慧城市、变配电站、建筑楼宇、通信基站、工业能耗、智能灯塔、电力运维等领域。
6、组网结构

7、平台功能
7.1 可定制驾驶舱
可定制化的驾驶舱:可根据客户的行业特性,行业需求,经过培训的工程或调试人员自行绘制客户所需的驾驶舱页面。
例如下图所示的智慧物业驾驶舱,内容有:预付费、充电桩、电梯、空调、照明等设备管理、能耗统计、收益统计、运维情况等。其中百度地图可以选配成BIM建筑模型,任何传感器报警时可以在BIM模型中预警显示。
7.2 电力集抄
电力集抄模块可以实现对各种监测数据的查询、分析、预警及综合展示,以保证配电室的环境友好。在智能化方面实现供配电监控系统的遥测'、遥信、遥控控制,对系统进行综合检测和统一管理;在数据资源管理方面,可以显示或查询供配电室内各设 备运行(包括历史和实时参数,并根据实际情况进行日报、月报和年报查询或打印,提高工作效率,节约人力资源。
变压器监控

配电图
7.3 能耗分析
能耗分析模块采用自动化、信息化技术,实现从能源数据采集、过程监控、能源介质消耗分析、能耗管理等全过程的自动 化、科学化管理,使能源管理、能源生产以及使用的全过程有机结合起来,运用数据处理与分析技术,进行离线生产分析 与管理,实现全厂能源系统的统一调度,优化能源介质平衡、有效利用能源,提高能源质量、降低能源消耗,达到节能降耗和提 升整体能源管理水平的目的。


能耗概况
7.4预付费管理
1)登陆管理:管理操作员账户及权限分配,查看系统日志等功能;
2)系统配置:对建筑、通讯管理机、仪表及默认参数进行配置;
3)用户管理:对商铺用户执行开户、销户、远程分合闸、批量操作及记录查询等操作;
4)售电管理:对已开户的表进行远程售电、退电、冲正及记录查询等操作;
5)售水管理:对已开户的表进行远程售水、退水、记录查询等操作;
6)报表中心:提供售电、售水财务报表、用能报表、报警报表等查询,本系统所有的报表及记录查询,都支持excel格式导出。

预付费看板
7.5 充电桩管理
通过物联网技术,对接入系统的充电桩站点和各个充电桩进行不间断地数据采集和监控,同时对各类故障如充电机过温保护、充电机输入输出过压、欠压、绝缘检测故障等一系列故障进行预警。云平台包含了充电收费和充电桩运营的所有功能,包括城市级大屏、交易管理、财务管理、变压器监控、运营分析、基础数据管理等功能。


充电桩看板
7.6 智能照明
智能照明通过物联网技术对安装在城市各区域的室内照明、城市路灯等照明回路的用电状态进行不间断地数据监测,也可以实现定时开关策略配置及后台远程管理和移动管理等,降低路灯设施的维护难度和成本,提升管理水平,并达到一定节能减挂的效果。

照明实时监控
7.7 安全用电
安全用电采用自主研发的剩余电流互感器、温度传感器、电气火灾探测器,对引发电气火灾的主要因素(导线温度、电流和剩余电流)进行不间断的数据跟踪与统计分析,并将发现的各种隐患信息及时推送给企业管理人员,指导企业实现快速时间的排查和治理,达到消除潜在电气火灾安全隐患,实现“防患于未然”的目的。
7.8 智慧消防
通过云平台进行数据分析、挖掘和趋势分析,帮助实现科学预警火灾、网格化管理、落实多元责任监管等目标。填补了原先针对“九小场所”和危化品生产企业无法有效监控的空白,适应于所有公建和民建,实现了无人化值守智慧消防,实现智慧消防“自动化”、“智能化”、“系统化”、用电管理“精细化”的实际需求。


智慧消防看板
8、系统硬件配置





结语:
经实践运行,本文所提出的综合能源管控平台系统将能耗监管成功应用在地区用电平台上,利用网页端搭建的数据后台展示平台,实现对各用电单位内的总能耗、总电量、分户、分类、分项等能耗数据进行统计分析和对建所有电能指数进行横向、纵向对比分析,以及提供报表生成打印功能。继而在采集大量实时数据的基础之上开展更深层次的耗能分析工作,探究更深层次的能源消费规律。该系统实现了集监测、控制、管理为一体的目标,使得地区监管单位更加有效的调节能源供需平衡,各用电单位更可直观了解本单位能耗趋势及其存在的问题,以便进一步采取节能措施降低企业运营成本。尤其针对本地区大型大型工厂、企业等用电单位来说,此类用电客户节能潜力大,是国家节能减排政策的重点关注对象。该管控平台为政府及相关部门提供了更为科学的数据依据,对宏观的政策、法律法规的制订具有一定的参考价值。
参考文献:
[1]闻欣,洪海明,张拓,杭琳.大型公共建筑能耗监控系统信息化管理技术研究[J].设备管理与维修,2019(21):26-29.
[2]王绍荃,基于泛在电力物联网的综合能源管控平台.
[3] 安科瑞企业微电网设计与应用手册.2022.05版
作者简介:
盛桂萌,男,现任职于江苏安科瑞电器制造有限公司,主要研究方向为能源物联网云平台领域。
文章探讨了在城区能源系统中,如何利用泛在电力物联网构建综合能源管控平台,以实时监控能耗,分析企业能耗情况,节能降耗,降低运营成本,同时提升能源管理水平。平台功能包括多能全景监测、能源驾驶舱、告警监测和实时监测等,有助于节能减排和安全管理。
304

被折叠的 条评论
为什么被折叠?



