背景
最近看欧洲杯的小伙伴有没有发现围挡上的大中文,“海信电视,中国第一,不止于世界第二”,尤其在国外,看到还是无比自豪的。其实海信除了在家电行业家喻户晓,在智能交通、智慧政务、智慧医疗、能源、通信、地产等行业都有较大市场占有率。交流过程中不断有政务口的项目负责人问DBdoctor是否支持瀚高,尤其是山东省内,瀚高占有率还是非常高的。今天从开发、测试、DBA视角看看,瀚高的小伙伴都关注哪些问题。
测试同学问,如何不压测就知道SQL性能问题?
小的版本迭代在测试环节几乎都不会进行性能压测,但是经常遇到发布线上后出现SQL性能不符合预期的情况,政务行业早些年经常出现停机维护的现象,但是现在随着最多跑一次的全国普及,很少再有大白天停机维护出现,所以对政务系统稳定性要求不断提高。测试人员在不压测,还想评估SQL性能问题时,可使用【SQL审核】功能,粘贴SQL即可进行快速批量审核,做到上线前的性能评估,避免发布后出现问题。

开发同学问,我到底哪几个SQL有问题?
对于开发同学来说,需要重点关注【根因诊断】功能,点击会直接呈现出当前指定的时间区间内,业务视角有哪几个SQL存在性能问题和SQL执行频率情况,并提示SQL导致的异常现象。

如果该页面没有任何SQL记录,那说明您的数据库SQL总体是比较健康的,暂未出现极端性能问题。
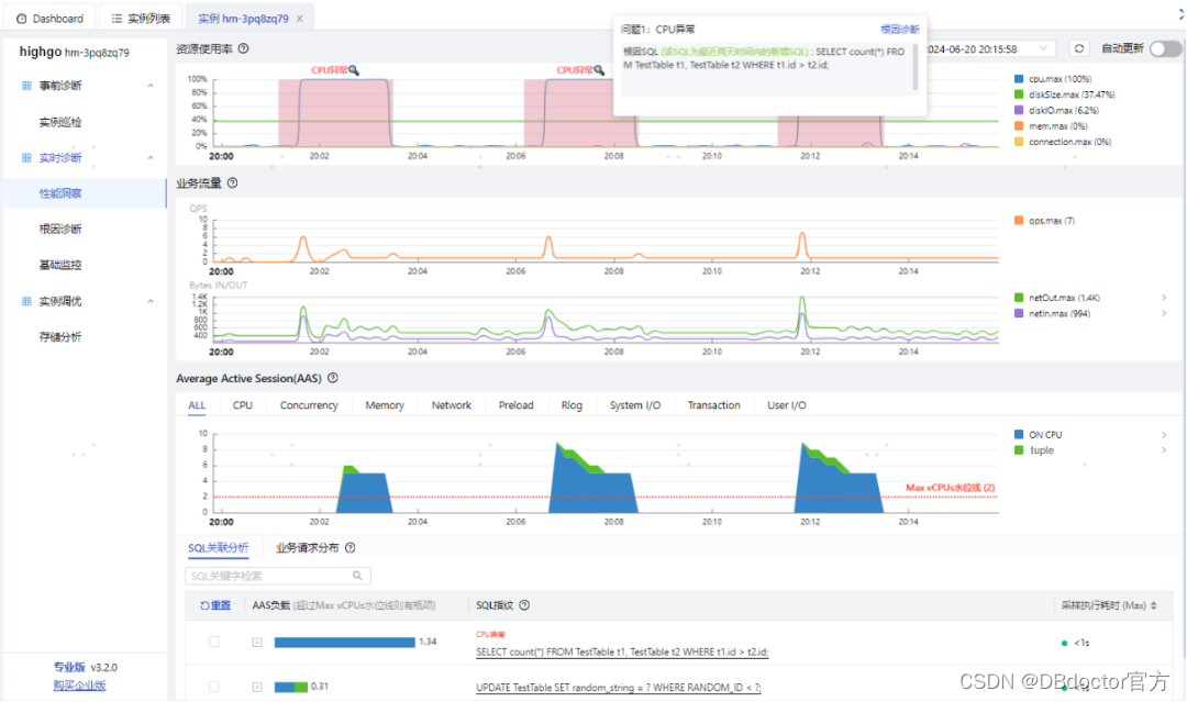
DBA同学问,出现问题该如何快速找到根因?

性能洞察可实时自动识别数据库是否存在性能问题,当发现异常会主动进行时间区间框选,并标明异常问题类型(比如CPU异常),点击可直接提示导致异常的根因SQL。
如何使用DBdoctor快速部署并纳管瀚高?
1.瀚高纳管部署架构

上图中HighGo集群一主两备,同一集群的主备分布在不同主机,DBdoctor可按照数据库节点进行纳管,一台主机只需部署一个agent(可自动部署),即可实现对该主机上的所有数据库节点进行纳管,简单方便。
2、快速安装和纳管
1)一分钟零依赖DBdoctor Server安装
环境要求:4c8g(建议独立的资源部署,可以添加选项--unlimited忽略4c8g的限制)
下载安装包:https://www.hisensecloud.com/h-col-126.html
安装命令:解压安装包并执行一条命令即可部署完成./dbd -I
安装成功后web访问:
服务访问地址:http://<部署服务的主机ip>:13000
登录账号:tester/Root2023!
详细文档:https://www.hisensecloud.com/h-col-144.html
2)两步快速纳管HighGo
第一步:创建账号并赋权
CREATE USER username WITH PASSWORD 'password';
GRANT pg_monitor TO username
第二步:页面纳管实例节点
-
点击“实例纳管”录入HighGo实例节点访问连接串信息,并检测连通性。
-
录入主机账号信息,默认自动安装Agent。

备注:agent支持 X86_64 和ARM系统,连通性检测通过,恭喜你实例纳管成功,即可开启性能诊断。
针对瀚高,DBdoctor提供哪些功能服务?
当前DBdoctor可适配瀚高V9版本,并提供SQL审核、实例巡检、性能洞察、根因诊断、基础监控、存储预测等功能服务,后续版本将提供更多高阶功能。如果您的公司业务也将迁移HighGo,马上安装部署一下DBdoctor,告别卡顿,免除后顾之忧!
| 一级功能 | 二级功能 | HighGo | 说明 |
|---|---|---|---|
| 事前诊断 | SQL审核 | Y | 更多高阶功能敬请期待 |
| 实例巡检 | Y | ||
| 实时诊断 | 性能洞察 | Y | |
| 锁透视 | 暂不支持 | ||
| 根因诊断 | Y | ||
| 审计日志 | 暂不支持 | ||
| 基础监控 | Y | ||
| 实例调优 | 索引推荐 | 暂不支持 | |
| 存储分析 | Y |
DBdoctor推出长久Free版
DBdoctor是一款企业级数据库全方位性能监控与诊断平台,致力于解决一切数据库性能问题。可以对商业数据库、开源数据库、国产数据库进行统一性能诊断。
图片具备:SQL审核、巡检报表、监控告警、存储诊断、审计日志、权限管理等免费功能,不限实例个数,可基于长久免费版快速搭建企业级数据库监控诊断平台。
图片同时拥有:性能洞察、锁分析、根因诊断、索引推荐、SQL发布前性能评估等高阶功能,官网可快速下载,零依赖,一分钟快速一键部署。
如果您想要试用全部功能可添加公众号自助申请专业版license。成为企业用户可获得产品定制、OpenAPI集成、一对一专家等高阶服务。欢迎添加小助手微信了解详细信息!
免费下载/在线试用:
https://dbdoctor.hisensecloud.com/col.jsp?id=126
公众号:DBdoctor
如果您是开发或DBA欢迎关注公众号,关注公众号回复:“进群”,可拉您进入技术交流群。

2289

被折叠的 条评论
为什么被折叠?



