尼恩说在前面
在40岁老架构师 尼恩的读者交流群(50+)中,尼恩一直在指导大家改造简历、指导面试。指导很多小伙伴拿到了一线互联网企业网易、美团、字节、如阿里、滴滴、极兔、有赞、希音、百度、美团的面试资格,拿到大厂offer。
前几天,指导了一个40岁老伙伴拿到年薪100W offer,这个小伙伴的优势在:异地多活,在中间件的高可用(HA)。
在其他的小伙伴的简历指导的过程中,尼恩也发现: 异地多活的概念、异地多活的架构、非常重要。而且,异地多活的架构,本身就非常重要,3月份出了两个大的线上事故,B站刚崩,唯品会又崩了。9月份之后,大厂接二连三的P0级事故(高可用事故)语雀崩了、阿里云崩,阿里崩完、滴滴崩…
在这里,尼恩给自己的技术自由圈(未来 超级 架构师) 社区的小伙伴, 积累一些 异地多活的架构方案和素材。 这些资料的主要的目标: 方便在架构指导的时候,作为参考资料。
在尼恩的公众号【技术自由圈】中,之前有过几篇异地多活的方案介绍文章:
刚好前面几天,有小伙伴面试美团,遇到一个关于中间件很重要的面试题:
ES+Redis+MySQL高可用,如何实现?
小伙伴虽然用过ES+Redis+MySQL,但是没有怎么处理过 ES+Redis+MySQL高可用的问题, 当然,面试也就挂了。小伙伴赶紧来求助尼恩。
在这里,尼恩借助同程艺龙技术中心架构师田志良同学的文章,给大家做一下系统化、体系化的微服务底层架构 梳理,使得大家可以充分展示一下大家雄厚的 “技术肌肉”,让面试官爱到 “不能自已、口水直流”。
也一并把这个题目以及参考答案,收入咱们的 《尼恩Java面试宝典PDF》V150版本,供后面的小伙伴参考,提升大家的 3高 架构、设计、开发水平。
特别提示:尼恩的3高架构宇宙,持续升级。
《尼恩 架构笔记》《尼恩高并发三部曲》《尼恩Java面试宝典》的PDF,请到文末公号【技术自由圈】获取
文章目录
ES+Redis+MySQL高可用,如何实现?
作者:田志良
来源:同程艺龙技术中心 公众号
版权申明:内容来源网络,仅供学习研究,版权归原创者所有。如果同程艺龙技术中心公众号不同意尼恩作为学习教程使用,尼恩会立即从技术自由圈公众号删除,并表示歉意。
背景
会员系统是一种基础系统,跟公司所有业务线的下单主流程密切相关。如果会员系统出故障,会导致用户无法下单,影响范围是全公司所有业务线。所以,会员系统必须保证高性能、高可用,提供稳定、高效的基础服务。
随着同程和艺龙两家公司的合并,越来越多的系统需要打通同程 APP、艺龙 APP、同程微信小程序、艺龙微信小程序等多平台会员体系。
例如微信小程序的交叉营销,用户买了一张火车票,此时想给他发酒店红包,这就需要查询该用户的统一会员关系。
因为火车票用的是同程会员体系,酒店用的是艺龙会员体系,只有查到对应的艺龙会员卡号后,才能将红包挂载到该会员账号。
除了上述讲的交叉营销,还有许多场景需要查询统一会员关系,例如订单中心、会员等级、里程、红包、常旅、实名,以及各类营销活动等等。
所以,会员系统的请求量越来越大,并发量越来越高,今年清明小长假的秒并发 tps 甚至超过 2 万多。
在如此大流量的冲击下,会员系统是如何做到高性能和高可用的呢?这就是本文着重要讲述的内容。
ES 高可用方案
ES 双中心主备集群架构
同程和艺龙两家公司融合后,全平台所有体系的会员总量是十多亿。在这么大的数据体量下,业务线的查询维度也比较复杂。
有的业务线基于手机号,有的基于微信 unionid,也有的基于艺龙卡号等查询会员信息。
这么大的数据量,又有这么多的查询维度,基于此,我们选择 ES 用来存储统一会员关系。ES 集群在整个会员系统架构中非常重要,那么如何保证 ES 的高可用呢?
首先我们知道,ES 集群本身就是保证高可用的,如下图所示:

当 ES 集群有一个节点宕机了,会将其他节点对应的 Replica Shard 升级为 Primary Shard,继续提供服务。
但即使是这样,还远远不够。例如 ES 集群都部署在机房 A,现在机房 A 突然断电了,怎么办?
例如服务器硬件故障,ES 集群大部分机器宕机了,怎么办?或者突然有个非常热门的抢购秒杀活动,带来了一波非常大的流量,直接把 ES 集群打死了,怎么办?面对这些情况,让运维兄弟冲到机房去解决?
这个非常不现实,因为会员系统直接影响全公司所有业务线的下单主流程,故障恢复的时间必须非常短,如果需要运维兄弟人工介入,那这个时间就太长了,是绝对不能容忍的。
那 ES 的高可用如何做呢?我们的方案是 ES 双中心主备集群架构。

我们有两个机房,分别是机房 A 和机房 B。我们把 ES 主集群部署在机房 A,把 ES 备集群部署在机房 B。会员系统的读写都在 ES 主集群,通过MQ 将数据同步到 ES 备集群。
此时,如果 ES 主集群崩了,通过统一配置,将会员系统的读写切到机房 B 的 ES 备集群上,这样即使 ES 主集群挂了,也能在很短的时间内实现故障转移,确保会员系统的稳定运行。
最后,等 ES 主集群故障恢复后,打开开关,将故障期间的数据同步到 ES 主集群,等数据同步一致后,再将会员系统的读写切到 ES 主集群。
ES 流量隔离三集群架构
双中心 ES 主备集群做到这一步,感觉应该没啥大问题了,但去年的一次恐怖流量冲击让我们改变了想法。
那是一个节假日,某个业务上线了一个营销活动,在用户的一次请求中,循环 10 多次调用了会员系统,导致会员系统的 tps 暴涨,差点把 ES 集群打爆。
这件事让我们后怕不已,它让我们意识到,一定要对调用方进行优先级分类,实施更精细的隔离、熔断、降级、限流策略。
首先,我们梳理了所有调用方,分出两大类请求类型:
- 第一类是跟用户的下单主流程密切相关的请求,这类请求非常重要,应该高优先级保障。
- 第二类是营销活动相关的,这类请求有个特点,他们的请求量很大,tps 很高,但不影响下单主流程。
基于此,我们又构建了一个 ES 集群,专门用来应对高 tps 的营销秒杀类请求,这样就跟 ES 主集群隔离开来,不会因为某个营销活动的流量冲击而影响用户的下单主流程。
如下图所示:

ES 集群深度优化提升
讲完了 ES 的双中心主备集群高可用架构,接下来我们深入讲解一下 ES 主集群的优化工作。
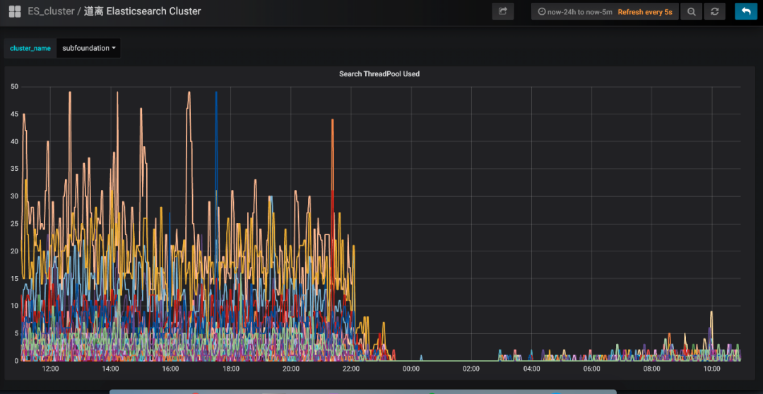
有一段时间,我们特别痛苦,就是每到饭点,ES 集群就开始报警,搞得每次吃饭都心慌慌的,生怕 ES 集群一个扛不住,就全公司炸锅了。
那为什么一到饭点就报警呢?因为流量比较大, 导致 ES 线程数飙高,cpu 直往上窜,查询耗时增加,并传导给所有调用方,导致更大范围的延时。那么如何解决这个问题呢?
通过深入 ES 集群,我们发现了以下几个问题:
- ES 负载不合理,热点问题严重。ES 主集群一共有几十个节点,有的节点上部署的 shard 数偏多,有的节点部署的 shard 数很少,导致某些服务器的负载很高,每到流量高峰期,就经常预警。
- ES 线程池的大小设置得太高,导致 cpu 飙高。我们知道,设置 ES 的 threadpool,一般将线程数设置为服务器的 cpu 核数,即使 ES 的查询压力很大,需要增加线程数,那最好也不要超过“cpu core * 3 / 2 + 1”。如果设置的线程数过多,会导致 cpu 在多个线程上下文之间频繁来回切换,浪费大量 cpu 资源。
- shard 分配的内存太大,100g,导致查询变慢。我们知道,ES 的索引要合理分配 shard 数,要控制一个 shard 的内存大小在 50g 以内。如果一个 shard 分配的内存过大,会导致查询变慢,耗时增加,严重拖累性能。
- string 类型的字段设置了双字段,既是 text,又是 keyword,导致存储容量增大了一倍。会员信息的查询不需要关联度打分,直接根据 keyword 查询就行,所以完全可以将 text 字段去掉,这样就能节省很大一部分存储空间,提升性能。
- ES 查询,使用 filter,不使用 query。因为 query 会对搜索结果进行相关度算分,比较耗 cpu,而会员信息的查询是不需要算分的,这部分的性能损耗完全可以避免。
- 节约 ES 算力,将 ES 的搜索结果排序放在会员系统的 jvm 内存中进行。
- 增加 routing key。我们知道,一次 ES 查询,会将请求分发给所有 shard,等所有shard返回结果后再聚合数据,最后将结果返回给调用方。如果我们事先已经知道数据分布在哪些 shard 上,那么就可以减少大量不必要的请求,提升查询性能。
经过以上优化,成果非常显著,ES 集群的 cpu 大幅下降,查询性能大幅提升。ES 集群的 cpu 使用率:

会员系统的接口耗时:

会员 Redis 缓存方案
一直以来,会员系统是不做缓存的,原因主要有两个:
- 第一个,前面讲的 ES 集群性能很好,秒并发 3 万多,99 线耗时 5 毫秒左右,已经足够应付各种棘手的场景。
- 第二个,有的业务对会员的绑定关系要求实时一致,而会员是一个发展了 10 多年的老系统,是一个由好多接口、好多系统组成的分布式系统。
所以,只要有一个接口没有考虑到位,没有及时去更新缓存,就会导致脏数据,进而引发一系列的问题。
例如:用户在 APP 上看不到微信订单、APP 和微信的会员等级、里程等没合并、微信和 APP 无法交叉营销等等。
那后来为什么又要做缓存呢?是因为今年机票的盲盒活动,它带来的瞬时并发太高了。虽然会员系统安然无恙,但还是有点心有余悸,稳妥起见,最终还是决定实施缓存方案。
ES 近一秒延时导致的 Redis 缓存数据不一致问题的解决方案
在做会员缓存方案的过程中,遇到一个 ES 引发的问题,该问题会导致缓存数据的不一致。
我们知道,ES 操作数据是近实时的,往 ES 新增一个 Document,此时立即去查,是查不到的,需要等待 1 秒后才能查询到。
如下图所示:

ES 的近实时机制为什么会导致 Redis 缓存数据不一致呢?具体来讲,假设一个用户注销了自己的 APP 账号,此时需要更新 ES,删除 APP 账号和微信账号的绑定关系。而 ES 的数据更新是近实时的,也就是说,1 秒后你才能查询到更新后的数据。
而就在这 1 秒内,有个请求来查询该用户的会员绑定关系,它先到 Redis 缓存中查,发现没有,然后到 ES 查,查到了,但查到的是更新前的旧数据。
最后,该请求把查询到的旧数据更新到 Redis 缓存并返回。就这样,1 秒后,ES 中该用户的会员数据更新了,但 Redis 缓存的数据还是旧数据,导致了 Redis 缓存跟 ES 的数据不一致。
如下图所示:

面对该问题,如何解决呢?我们的思路是,在更新 ES 数据时,加一个 2 秒的 Redis 分布式并发锁,为了保证缓存数据的一致性,接着再删除 Redis 中该会员的缓存数据。
如果此时有请求来查询数据,先获取分布式锁,发现该会员 ID 已经上锁了,说明 ES 刚刚更新的数据尚未生效,那么此时查询完数据后就不更新 Redis 缓存了,直接返回,这样就避免了缓存数据的不一致问题。
如下图所示:

上述方案,乍一看似乎没什么问题了,但仔细分析,还是有可能导致缓存数据的不一致。
例如,在更新请求加分布式锁之前,恰好有一个查询请求获取分布式锁,而此时是没有锁的,所以它可以继续更新缓存。
但就在他更新缓存之前,线程 block 了,此时更新请求来了,加了分布式锁,并删除了缓存。当更新请求完成操作后,查询请求的线程活过来了,此时它再执行更新缓存,就把脏数据写到缓存中了。
发现没有?主要的问题症结就在于“删除缓存”和“更新缓存”发生了并发冲突,只要将它们互斥,就能解决问题。
如下图所示:

实施了缓存方案后,经统计,缓存命中率 90%+,极大缓解了 ES 的压力,会员系统整体性能得到了很大提升。
Redis 双中心多集群架构
接下来,我们看一下如何保障 Redis 集群的高可用。
如下图所示:

关于 Redis 集群的高可用,我们采用了双中心多集群的模式。在机房 A 和机房 B 各部署一套 Redis 集群。
更新缓存数据时,双写,只有两个机房的 Redis 集群都写成功了,才返回成功。查询缓存数据时,机房内就近查询,降低延时。这样,即使机房 A 整体故障,机房 B 还能提供完整的会员服务。
高可用会员主库方案
上述讲到,全平台会员的绑定关系数据存在 ES,而会员的注册明细数据存在关系型数据库。
最早,会员使用的数据库是 SqlServer,直到有一天,DBA 找到我们说,单台 SqlServer 数据库已经存储了十多亿的会员数据,服务器已达到物理极限,不能再扩展了。按照现在的增长趋势,过不了多久,整个 SqlServer 数据库就崩了。
你想想,那是一种什么样的灾难场景:会员数据库崩了,会员系统就崩了;会员系统崩了,全公司所有业务线就崩了。想想就不寒而栗,酸爽无比,为此我们立刻开启了迁移 DB 的工作。
MySQL 双中心 Partition 集群方案
经过调研,我们选择了双中心分库分表的 MySQL 集群方案,如下图所示:

会员一共有十多亿的数据,我们把会员主库分了 1000 多个分片,平分到每个分片大概百万的量级,足够使用了。
MySQL 集群采用 1 主 3 从的架构,主库放在机房 A,从库放在机房 B,两个机房之间通过专线同步数据,延迟在 1 毫秒内。
会员系统通过 DBRoute 读写数据,写数据都路由到 master 节点所在的机房 A,读数据都路由到本地机房,就近访问,减少网络延迟。
这样,采用双中心的 MySQL 集群架构,极大提高了可用性,即使机房 A 整体都崩了,还可以将机房 B 的 Slave 升级为 Master,继续提供服务。
双中心 MySQL 集群搭建好后,我们进行了压测,测试下来,秒并发能达到 2 万多,平均耗时在 10 毫秒内,性能达标。
会员主库平滑迁移方案
接下来的工作,就是把会员系统的底层存储从 SqlServer 切到 MySQL 上,这是个风险极高的工作。
主要有以下几个难点:
- 会员系统是一刻都不能停机的,要在不停机的情况下完成 SqlServer 到 MySQL 的切换,就像是在给高速行驶的汽车换轮子。
- 会员系统是由很多个系统和接口组成的,毕竟发展了 10 多年,由于历史原因,遗留了大量老接口,逻辑错综复杂。这么多系统,必须一个不落的全部梳理清楚,DAL 层代码必须重写,而且不能出任何问题,否则将是灾难性的。
- 数据的迁移要做到无缝迁移,不仅是存量 10 多亿数据的迁移,实时产生的数据也要无缝同步到 MySQL。另外,除了要保障数据同步的实时性,还要保证数据的正确性,以及 SqlServer 和 MySQL 数据的一致性。
基于以上痛点,我们设计了“全量同步、增量同步、实时流量灰度切换”的技术方案。
首先,为了保证数据的无缝切换,采用实时双写的方案。因为业务逻辑的复杂,以及 SqlServer 和 MySQL 的技术差异性,在双写 MySQL 的过程中,不一定会写成功,而一旦写失败,就会导致 SqlServer 和 MySQL 的数据不一致,这是绝不允许的。
所以,我们采取的策略是,在试运行期间,主写 SqlServer,然后通过线程池异步写 MySQL,如果写失败了,重试三次,如果依然失败,则记日志,然后人工排查原因,解决后,继续双写,直到运行一段时间,没有双写失败的情况。
通过上述策略,可以确保在绝大部分情况下,双写操作的正确性和稳定性,即使在试运行期间出现了 SqlServer 和 MySQL 的数据不一致的情况,也可以基于 SqlServer 再次全量构建出 MySQL 的数据。
因为我们在设计双写策略时,会确保 SqlServer 一定能写成功,也就是说,SqlServer 中的数据是全量最完整、最正确的。
如下图所示:

讲完了双写,接下来我们看一下“读数据”如何灰度。整体思路是,通过 A/B 平台逐步灰度流量,刚开始 100% 的流量读取 SqlServer 数据库,然后逐步切流量读取 MySQL 数据库,先 1%,如果没有问题,再逐步放流量,最终 100% 的流量都走 MySQL数据库。
在逐步灰度流量的过程中,需要有验证机制,只有验证没问题了,才能进一步放大流量。
那么这个验证机制如何实施呢?方案是,在一次查询请求里,通过异步线程,比较 SqlServer 和 MySQL 的查询结果是否一致,如果不一致,记日志,再人工检查不一致的原因,直到彻底解决不一致的问题后,再逐步灰度流量。
如下图所示:

所以,整体的实施流程如下:

首先,在一个夜黑风高的深夜,流量最小的时候,完成 SqlServer 到 MySQL 数据库的全量数据同步。
接着,开启双写,此时,如果有用户注册,就会实时双写到两个数据库。那么,在全量同步和实时双写开启之间,两个数据库还相差这段时间的数据,所以需要再次增量同步,把数据补充完整,以防数据的不一致。
剩下的时间,就是各种日志监控,看双写是否有问题,看数据比对是否一致等等。
这段时间是耗时最长的,也是最容易发生问题的,如果有的问题比较严重,导致数据不一致了,就需要从头再来,再次基于 SqlServer 全量构建 MySQL 数据库,然后重新灰度流量。
直到最后,100% 的流量全部灰度到 MySQL,此时就大功告成了,下线灰度逻辑,所有读写都切到 MySQL 集群。
MySQL 和 ES 主备集群方案
做到这一步,感觉会员主库应该没问题了,可 dal 组件的一次严重故障改变了我们的想法。
那次故障很恐怖,公司很多应用连接不上数据库了,创单量直线往下掉,这让我们意识到,即使数据库是好的,但 dal 组件异常,依然能让会员系统挂掉。
所以,我们再次异构了会员主库的数据源,双写数据到 ES,如下所示:

如果 dal 组件故障或 MySQL 数据库挂了,可以把读写切到 ES,等 MySQL 恢复了,再把数据同步到 MySQL,最后把读写再切回到 MySQL 数据库。
如下图所示:

异常会员关系治理
会员系统不仅仅要保证系统的稳定和高可用,数据的精准和正确也同样重要。
举个例子,一个分布式并发故障,导致一名用户的 APP 账户绑定了别人的微信小程序账户,这将会带来非常恶劣的影响。
首先,一旦这两个账号绑定了,那么这两个用户下的酒店、机票、火车票订单是互相可以看到的。
你想想,别人能看到你订的酒店订单,你火不火,会不会投诉?除了能看到别人的订单,你还能操作订单。
例如,一个用户在 APP 的订单中心,看到了别人订的机票订单,他觉得不是自己的订单,就把订单取消了。
这将会带来非常严重的客诉,大家知道,机票退订费用是挺高的,这不仅影响了该用户的正常出行,还导致了比较大的经济损失,非常糟糕。
针对这些异常会员账号,我们进行了详细的梳理,通过非常复杂烧脑的逻辑识别出这些账号,并对会员接口进行了深度优化治理,在代码逻辑层堵住了相关漏洞,完成了异常会员的治理工作。
如下图所示:

展望:更精细化的流控和降级策略
任何一个系统,都不能保证百分之一百不出问题,所以我们要有面向失败的设计,那就是更精细化的流控和降级策略。
更精细化的流控策略
热点控制。针对黑产刷单的场景,同一个会员 id 会有大量重复的请求,形成热点账号,当这些账号的访问超过设定阈值时,实施限流策略。
基于调用账号的流控规则。这个策略主要是防止调用方的代码 bug 导致的大流量。例如,调用方在一次用户请求中,循环很多次来调用会员接口,导致会员系统流量暴增很多倍。所以,要针对每个调用账号设置流控规则,当超过阈值时,实施限流策略。
**全局流控规则。**我们会员系统能抗下 tps 3 万多的秒并发请求量,如果此时,有个很恐怖的流量打过来,tps 高达 10 万,与其让这波流量把会员数据库、ES 全部打死,还不如把超过会员系统承受范围之外的流量快速失败,至少 tps 3 万内的会员请求能正常响应,不会让整个会员系统全部崩溃。

更精细化的降级策略
**基于平均响应时间的降级。**会员接口也有依赖其他接口,当调用其他接口的平均响应时间超过阈值,进入准降级状态。
如果接下来 1s 内进入的请求,它们的平均响应时间都持续超过阈值,那么在接下的时间窗口内,自动地熔断。
基于异常数和异常比例的降级。当会员接口依赖的其他接口发生异常,如果 1 分钟内的异常数超过阈值,或者每秒异常总数占通过量的比值超过阈值,进入降级状态,在接下的时间窗口之内,自动熔断。
目前,我们最大的痛点是会员调用账号的治理。公司内,想要调用会员接口,必须申请一个调用账号,我们会记录该账号的使用场景,并设置流控、降级策略的规则。
但在实际使用的过程中,申请了该账号的同事,可能异动到其他部门了,此时他可能也会调用会员系统,为了省事,他不会再次申请会员账号,而是直接沿用以前的账号过来调用,这导致我们无法判断一个会员账号的具体使用场景是什么,也就无法实施更精细的流控和降级策略。
所以,接下来,我们将会对所有调用账号进行一个个的梳理,这是个非常庞大且繁琐的工作,但无路如何,硬着头皮也要做好。
说在最后:有问题可以找老架构取经
HA高可用、异地多活 相关的面试题,是非常常见的面试题。
以上的内容,如果大家能对答如流,如数家珍,基本上 面试官会被你 震惊到、吸引到。
最终,让面试官爱到 “不能自已、口水直流”。offer, 也就来了。
在面试之前,建议大家系统化的刷一波 5000页《尼恩Java面试宝典PDF》,里边有大量的大厂真题、面试难题、架构难题。很多小伙伴刷完后, 吊打面试官, 大厂横着走。
在刷题过程中,如果有啥问题,大家可以来 找 40岁老架构师尼恩交流。
另外,如果没有面试机会,可以找尼恩来帮扶、领路。
尼恩指导了大量的小伙伴上岸,前段时间,刚指导一个40岁+就业困难小伙伴,拿到了一个年薪100W的offer。
尼恩技术圣经系列PDF
- 《NIO圣经:一次穿透NIO、Selector、Epoll底层原理》
- 《Docker圣经:大白话说Docker底层原理,6W字实现Docker自由》
- 《K8S学习圣经:大白话说K8S底层原理,14W字实现K8S自由》
- 《SpringCloud Alibaba 学习圣经,10万字实现SpringCloud 自由》
- 《大数据HBase学习圣经:一本书实现HBase学习自由》
- 《大数据Flink学习圣经:一本书实现大数据Flink自由》
- 《响应式圣经:10W字,实现Spring响应式编程自由》
- 《Go学习圣经:Go语言实现高并发CRUD业务开发》
……完整版尼恩技术圣经PDF集群,请找尼恩领取
《尼恩 架构笔记》《尼恩高并发三部曲》《尼恩Java面试宝典》PDF,请到下面公号【技术自由圈】取↓↓↓
879

被折叠的 条评论
为什么被折叠?



