自定义博客皮肤VIP专享

*博客头图:

格式为PNG、JPG,宽度*高度大于1920*100像素,不超过2MB,主视觉建议放在右侧,请参照线上博客头图

请上传大于1920*100像素的图片!

博客底图:

图片格式为PNG、JPG,不超过1MB,可上下左右平铺至整个背景

栏目图:

图片格式为PNG、JPG,图片宽度*高度为300*38像素,不超过0.5MB

主标题颜色:

RGB颜色,例如:#AFAFAF

Hover:

RGB颜色,例如:#AFAFAF

副标题颜色:

RGB颜色,例如:#AFAFAF

自定义博客皮肤

-+
  • 博客(34)
  • 资源 (2)
  • 收藏
  • 关注

原创 Debezium UI On ECS编译安装及开放Web访问

数据同步工具Debezium的Web UI工具Debezium UI的编译及安装;负载均衡-网络服务器-端口转发工具Nginx的下载安装及应用;

2023-06-12 13:10:12 1278

原创 FlinkCDC数据同步Bug——同步性能由于写入并行度限制无法提升问题的解决

使用FlinkCDC进行数据同步时,出现增量阶段写入并行度强制为1导致整体同步性能无法提升问题的解决方案

2023-05-10 17:09:45 2019

原创 PostgreSQL Linux安装

PostgreSQL Linux安装

2023-05-05 15:49:41 722

原创 SQLServer Linux安装

SQLServer On Linux安装

2023-05-05 10:56:46 536

原创 数据同步工具的研究(实时)

数据同步工具的研究(实时同步):FlinkCDC、Canal、Maxwell、Debezium

2023-03-02 15:33:19 2119

原创 Flink任务监控实现——EMRFlink-YarnSessionDeploy

基于阿里云的EMR Flink On ECS集群的任务监控实现。集群部署方式为YarnSession

2023-02-28 17:36:31 653

原创 HMaster组件异常导致Flink写HBase任务频繁重启问题解决

HMaster组件异常导致Flink写HBase任务频繁重启问题解决

2023-02-09 07:09:43 792

原创 Kafka常用命令

Kafka常用命令。包括producer、consumer以及consumer-groups等。

2023-02-06 12:58:46 1056 1

原创 HiveSQL刷题(向用户推荐朋友收藏的商品)

HiveSQL刷题,保持SQL手感~

2023-01-05 14:34:58 683

原创 HiveSQL刷题(查询销售件数高于品类平均数的商品)

HiveSQL刷题,保持SQL手感~

2023-01-05 14:26:08 537

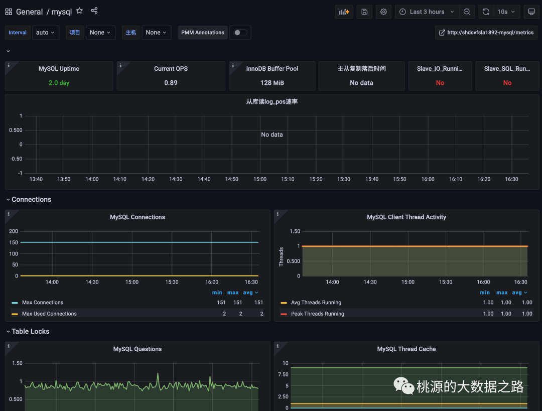
原创 Prometheus&Grafana 监控 MySQL 数据库

基于Prometheus和Grafana完成MySQL的监控,内容包含Prometheus 基础及安装,PromQL介绍,Prometheus监控MySQL的实现,Grafana可视化大屏的实现。

2022-12-17 21:39:24 2105

原创 HiveSQL刷题(查询首次下单后第二天连续下单的用户比率)

记录Hive SQL题目的练习和总结,经常刷题,保持SQL的手感,哈哈哈

2022-12-09 09:37:49 926

原创 基于flinkcdc和superset的实时大屏实践2

准备环境:1)EMR-Flink-Cluster3.36.1(HDFS2.8.5 YARN2.8.5 Flink1.12-vvr-3.0.2)2)Rds-Mysql 5.7.263)EMR-Kafka-Cluster4.9.0(Kafka_2.12-2.4.1-1.0.0 Zookeeper3.6.2)4)Debezium-Mysql-Connector 1.2.05)EMR-Hadoop-Cluster4.9.0(SuperSet0.36.0)方案理由及解决问题:1.

2021-09-10 09:55:26 991

原创 EMR-Hadoop4.9.0引入Phoenix服务查询HBase

Target:此文目的是为了记录一个临时性的HBase查询需求(需要按照"info:time"过滤出某一天的数据总量),由于Hbase Shell不支持SQL协议查询不变,引入了Phoeinx使用SQL完成此需求。另外,EMR4.9.0是不原生支持Phoenix服务的,故有此一文。软件版本:EMR4.9.0(HDFS3.2.1 Yarn3.2.1 Zookeeper3.6.2 HBase2.3.4)Phoenix5.1.0HBase配置(hbase-site.xml):

2021-08-27 23:28:23 386

原创 基于flinkcdc和superset的实时大屏实践

准备环境:1)EMR-Flink-Cluster3.36.1(HDFS2.8.5 YARN2.8.5 Flink1.12-vvr-3.0.2)2)Rds-Mysql 5.7.263)EMR-Hadoop-Cluster4.9.0(SuperSet0.36.0)方案架构:测试EMR-Flink集群可用性:对初始flink集群进行的配置:1)Hdfs参数dfs.webhdfs.enabled置为true,以支持web访问hdfs(3版本默认支持);2)Hdfs参数..

2021-08-17 17:12:37 1638

原创 LeetCode算法题目之9.回文数

LeetCode算法题目之9.回文数题目描述:给你一个整数 x ,如果 x 是一个回文整数,返回 true ;否则,返回 false 。回文数是指正序(从左向右)和倒序(从右向左)读都是一样的整数。例如,121 是回文,而 123 不是。示例 1:输入:x = 121输出:true示例 2:输入:x = -121输出:false解释:从左向右读, 为 -121 。 从右向左读, 为 121- 。因此它不是一个回文数。示例 3:输入:x = 10输出:fal

2021-03-05 14:22:11 267 2

原创 LeetCode算法题目之70.爬楼梯

LeetCode算法题目之70.爬楼梯题目描述:假设你正在爬楼梯。需要 n阶你才能到达楼顶。每次你可以爬 1 或 2 个台阶。你有多少种不同的方法可以爬到楼顶呢?注意:给定 n 是一个正整数。涉及数据结构和算法:递归动态规划示例 1:输入: 2输出: 2解释: 有两种方法可以爬到楼顶。1. 1 阶 + 1 阶2. 2 阶示例 2:输入: 3输出: 3解释: 有三种方法可以爬到楼顶。1. 1 阶 + 1 阶 + 1 阶2. 1 ...

2021-03-04 13:49:05 342 2

原创 LeetCode算法题目之53.最大子序和

LeetCode算法题目之53.最大子序和题目描述:给定一个整数数组nums,找到一个具有最大和的连续子数组(子数组最少包含一个元素),返回其最大和。涉及数据结构和算法:动态规划贪心示例 1:输入:nums = [-2,1,-3,4,-1,2,1,-5,4]输出:6解释:连续子数组[4,-1,2,1] 的和最大,为6 。示例 2:输入:nums = [1]输出:1示例 3:输入:nums = [0]输出:0示例 4:...

2021-03-03 15:14:24 308 1

原创 LeetCode算法题目之7.整数反转

LeetCode算法题目之7.整数反转题目描述:给你一个 32 位的有符号整数 x ,返回 x 中每位上的数字反转后的结果。如果反转后整数超过 32 位的有符号整数的范围[−231,231− 1] ,就返回 0。假设环境不允许存储 64 位整数(有符号或无符号)。涉及数据结构和算法:数学示例 1:输入:x = 123输出:321示例 2:输入:x = -123输出:-321示例 3:输入:x = 120输出:21示例 4...

2021-03-02 11:31:24 287

原创 LeetCode算法题目之1.两数之和

LeetCode算法题目之1.两数之和题目描述:给定一个整数数组 nums和一个整数目标值 target,请你在该数组中找出 和为目标值 的那两个整数,并返回它们的数组下标。你可以假设每种输入只会对应一个答案。但是,数组中同一个元素不能使用两遍。你可以按任意顺序返回答案。涉及数据结构和算法:数组哈希表示例 1:输入:nums = [2,7,11,15], target = 9输出:[0,1]解释:因为 nums[0] + nums[1] == 9 ,返回 ...

2021-02-24 20:17:39 133

原创 字符串替换题目解法2(不能使用String及StringBuffer等类的replace等现成的替换API方法)

1、编写代码完成如下功能:* public static String replace(String text, String target, String replace){* ....* }* 示例:replace(“aabbccbb”, “bb”, “dd”); 结果:aaddccdd* 注意:不能使用String及...

2019-07-22 23:47:57 1132

原创 字符串替换题目(不能使用String及StringBuffer等类的replace等现成的替换API方法)

package fuxiday0714;/** 1、编写代码完成如下功能:* public static String replace(String text, String target, String replace){* ....* }* 示例:replace(“aabbccbb”, “bb”, “dd”); 结果:a...

2019-07-21 14:48:15 1539 3

原创 Java中双列集合HashMap的使用

题目:定义一个泛型为 String 类型的 List 集合,统计该集合中每个字符(注意,不是字符 串)出现的次数。例如:集合中有”abc”、”bcd”两个元素,程序最终输出结果为:“a = 1,b = 2,c = 2,d = 1”。解答:package lianxiday20;import java.util.ArrayList;import java.util.H...

2019-07-13 23:13:54 880

原创 Digital Works 实现十进制的电路

此编辑纯为记录下自己的成果而作或分享之---详见文件内容

2015-12-12 00:59:53 522

原创 hdoj 2016 数据的交换输出

题目链接:http://acm.hdu.edu.cn/showproblem.php?pid=2016题目:数据的交换输出Time Limit: 2000/1000 MS (Java/Others)    Memory Limit: 32768/32768 K (Java/Others)Problem Description输入n(nInput输入数据有多组,每组占

2015-08-26 22:44:02 509

原创 hdoj 4324 Triangle Love

考察点: 拓扑排序 &&判断一张图成环 题目大意:每一组数据都以 (n*n)矩阵的方式给出,初始化为0.填充(i,j)为1,即为i喜欢j,要求判断关系网中是否存在三角恋(即Triangle Love)  题目解析: 将给出的矩阵模型化为n个人之间一一对应的关系,并且这些关系明显会构成一张图,而判断一张图是否成环,所以使用拓扑排序即可。判断是否成环:如果一

2015-08-26 17:32:05 335

原创 hdoj 2010 水仙花数

考察点:常规的模拟题  题目大意:输出从 a到 b 上的3位数的所有水仙花数,水仙花数定义 : 个十百位上的值的立方和 等于 其本身的数 即为水仙花数(3位数)  题目解析: 在 a到b 区间内遍历查找方程的解即可。不过会碰到空格的问题,题目要求的是在输出的水仙花数之间加空格,此时就需要格式上的技巧。先运行方程不难得出3位数的水仙花数只有4个(153, 370,

2015-08-26 17:05:30 402

原创 hdoj 2087 剪花布条

考察点:kmp的 简单应用  题目大意:输入两个字符串str1,str2,计算出从前面的字符串str1中能够剪出多少个str2,并输出。  题目解析: 典型的kmp应用,每一次匹配后如果相同,次数加1,不过由于是剪布条,所以一旦剪出符合的str2,只能从剩下的串里面继续匹配,直到最后。简单来说就是,str2不能重叠出现,一旦匹配成功就要从后面的在重新开始匹配工作。

2015-08-26 16:32:40 536

原创 hdoj 2094 产生冠军

考察点:  set的应用  题目大意:两两比赛,输入值a,b,即为a赢了b,对于所有的ab组,求出是否能够产生冠军。如果A打败了B,B又打败了C,而且,C又打败了A,那么A、B、C三者都不可能成为冠军。  题目解析: 如果能够产生冠军,则应该有且只有一个胜者,此时我们可以将所有的参赛队员放入set sum,将所有的失败者放入set fail,如果最终sum中的个

2015-08-26 15:47:01 404

原创 hdoj 2824 The Euler function

题目大意:找出从 a到 b 相应的欧拉函数,将所有数加和输出。(2  题目解析: 首先,根据题目意思写出函数,找出自然数对应的欧拉函数值,之后再一一相加即可。下面的代码中采取的是直接加和的方式,将前n项和存入数组,之后用前b项和减去前a-1项和即的从a到b的对应欧拉函数加和。  AC代码:(要求有注释)#include #include #define

2015-08-26 15:09:52 524

原创 hdoj1285 确定比赛名次 (经典拓扑排序) 初学拓扑排序.做

hdoj1285确定比赛名次Time Limit: 2000/1000 MS (Java/Others)    Memory Limit: 65536/32768 K (Java/Others)Total Submission(s): 17125    Accepted Submission(s): 6786Problem Description有N个比赛队(1

2015-08-13 21:07:37 487

原创 hdoj 1285 确定比赛名次 (经典拓扑排序题) 初学拓扑排序.做

hdoj  1285    确定比赛名次Time Limit: 2000/1000 MS (Java/Others)    Memory Limit: 65536/32768 K (Java/Others)Total Submission(s): 17125    Accepted Submission(s): 6786Problem Description有N个比

2015-08-13 20:57:37 311

原创 冒泡排序 自我更正

前一阵子一直没写对所谓的冒泡,今天才突然发现错误的原因(分趟时的变量一直没搞对);下面记下自己第一次敲正确的冒泡代码留作纪念。。。    #include #define size 8void bubble_sort(int a[],int n);void bubble_sort(int a[],int n){ int i,j; for(j=0;

2015-07-22 15:11:34 345

原创 (就杭电oj上第二道A+B)论输入输入格式的问题

就acm中(输入时)输入n,下跟n组数据;(输出时)输出n组结果数据的问题,有一下见解:要讨论的是两种输入输出方式;对应于01.每输入一组数据,紧跟着输出一组结果;02.完整输入n组数据后,输出对应的n组结果; 示例代码如下: 01.#include int main(){int a,b;int i,n;while(scanf("%d",

2015-07-20 17:52:38 1002

flink-connector-jdbc扩展-支持基于SQL Client写入 SQLServer

支持基于Flink SQL Client写入SQLServer,仅需创建connector='jdbc'即可,建表语句配置示例如下: ) WITH ( 'connector' = 'jdbc', 'driver' = 'com.microsoft.sqlserver.jdbc.SQLServerDriver', 'url' = 'jdbc:sqlserver://host1:1433;DatabaseName=database1', 'username' = 'user1', 'password' = 'password1', 'table-name'='table1' )

2023-05-15

Prometheus监控MySQL(ECS版)

使用prometheus和grafana监控mysql数据库

2022-12-13

寻找JK触发器清零端

制作十进制计数器的辅助,十进制计数器-寻找JK触发器清零端

2015-12-12

附件-十进制计数器

附件,数字电子技术学习,利用Digital Works进行十进制计数器的实现

2015-12-12

空空如也

TA创建的收藏夹 TA关注的收藏夹

TA关注的人

提示
确定要删除当前文章?
取消 删除