华为云云耀云服务器L实例评测|云耀云服务器L实例的购买及使用体验
一、云耀云服务器L实例介绍
1.1 云耀云服务器L实例简介
- 官网地址:华为云云耀云服务器L实例
云耀云服务器L实例是新一代开箱即用、面向中小企业和开发者打造的全新轻量应用云服务器。云耀云服务器L实例提供丰富严选的应用镜像,实现应用一键部署,助力客户便捷高效的在云端构建电商网站、Web应用、小程序、学习环境、各类开发测试等。

1.2 云耀云服务器L实例特点
-
智能不卡顿:华为云擎天架构加持,软硬协同结合AI算法智能调度,为您提供优质性能。华为云全球存算一张网,数据传输时延比眨眼还短,满足游戏、音视频等低网络时延场景的高要求。
-
价优随心用:超高性价比,超低门槛,敞开随心用。多种实例规格,平衡性能与成本。技术升级优化用云成本,普惠更多初创企业和开发者。
-
上手更简单:多种镜像、资源组合一键下单。严选多款高品质镜像,经过华为云官方严格测试,覆盖七大场景,预置模板,快速搭建,安全可信。自动化编排,资源一键开通,业务分钟级上线。平滑学习曲线,向导式应用搭建,应用轻松启用。
-
管理更省心:拓扑、资源、镜像可视化管理,业务架构透明化管理。贴心服务状态提醒,资源续退一键式操作,实现极简管理。资源负载、安全,使用率实时监控,保障服务永远在线。可选配丰富的安全服务,包括丰富的备份、主机安全等服务,提供最高等级的安全防护。
1.3 云耀云服务器L实例使用场景
- 电商店铺管理:快速搭建外贸独立站、店铺管理环境,为海内外顾客提供稳定、优质的服务。
- 建站:提供常用建站类应用模板,快速构建满足业务诉求的网站,如企业官网、资讯、博客、论坛、电商等。
- 小程序后台:适合于构建微信小程序以及公众号后台服务,降低维护成本,让用户专注于业务开发。
- 小游戏:帮助客户搭建PC单机游戏、休闲小游戏等,快速上线,性能稳定。
- 开发测试:适合云端构建即开即用的远程开发、测试项目,运行定时任务、自动任务等。
- 云端学习:帮助学生、开发者在云端做一些实验、论文等。
- 搭建博客/论坛:方便个人开发者搭建博客、论坛,性价比高。
二、云耀云服务器L实例支持的镜像
2.1 镜像类型
云耀云服务器L实例支持的镜像包括系统镜像与应用镜像
-
系统镜像
云耀云服务器L实例的系统镜像仅包含了操作系统本身,并不包含任何应用数据和环境配置。当选用系统镜像创建云服务器后,服务器中呈现的是一个纯净的操作系统环境。因此,用户需要根据实例的业务需求自行安装应用。 -
应用镜像
云耀云服务器L实例的应用镜像包含应用、相关初始化数据、应用程序所需运行环境及操作系统。使用预置的应用程序,可以省去上传和安装等步骤,直接投入使用,也可以根据业务需求进行自定义应用配置,以更好地满足实际需求。
2.2 系统镜像
-
Huawei Cloud EulerOS:Huawei Cloud EulerOS(简称HCE OS),是基于华为开源社区openEuler构建的linux操作系统,提供云原生、高性能、安全稳定的执行环境来开发和运行应用程序,助力企业客户快速上云及开发者创新。
-
CentOS:CentOS是一款流行的开源Linux发行版,是RHEL(Red Hat Enterprise Linux)源代码经过再编译而成。
-
Ubuntu:Ubuntu是最热门的Linux发行版之一,是一款开放源代码的免费软件,基于Debian Linux操作系统,其易用性和稳定性均非常出色,并且拥有非常强大成熟的社区资源。
-
Windows Server:Windows Server是Microsoft专门创建用于服务器的一系列操作系统。
2.3 应用镜像
华为云云耀云服务器L实例当前支持的应用镜像一共有以下10个,当前版本不支持购买后切换镜像,只能退订后再行购买,请根据自身需要谨慎选择。
- 企业建站系统Wordpress
- Linux可视化宝塔面板
- 企业一体化ERP系统Odoo
- 电子商务系统PrestaShop
- 数据探索与可视化平台Superset
- Docker可视化运行环境Portainer
- 企业云盘系统Nextcloud
- 一站式DevOps平台GitLab
- 网络统计分析平台Matomo
- 网络统计分析平台Matomo
三、购买云耀云服务器L实例流程
3.1 登录华为云
进入华为云官网:https://activity.huaweicloud.com/
登录自己华为云账号,进入华为云首页。


3.2 进入购买页面
在搜索框,搜索“云耀云服务器L实例”。

点击控制台,进入云耀云服务器L实例的购买页面。

3.3 购买云耀云服务器L实例
点击购买资源,选择“购买云耀云服务器L实例”。

在购买下单页面,根据以下配置,进行购买:
区域:华北—北京四;
应用镜像:Docker可视化-Portainer;
实例规格:2核2G/系统盘40G/峰值带宽 3Mbps/流量包400G;
实例名称:自定义即可,这里编辑为HECS-L-Portainer;
购买时长:1个月;
其余默认配置即可。


点击购买,进入订单确认页面,支付完成即可,这里由于之前已经购买过,为了演示,将实例名称改为HECS-L-Portainer01。

3.4 查看云耀云服务器状态
下单购买完毕后,进入到云耀云服务器的资源列表页面,当状态显示“运行中”,表示云耀云服务器L实例启动运行正常。

四、远程连接云耀云服务器L实例
4.1 重置服务器密码
- 点击“远程登录”,进入到华为云自带的远程连接管理页面。


- 点击右侧的重置密码选项,需要进行身份验证,选择手机验证后,即可重置密码成功。

- 重置密码,填写密码信息,重启服务器。

4.2 远程连接云耀云服务器L实例
使用华为云网页版shell工具CloudShell,输入刚设置的服务器账号信息,登录即可。

4.3 使用Xshell连接云耀云服务器L实例
使用Xshell连接云耀云服务器L实例,设置名称与弹性公网IP地址。

点击“连接”,输入用户名与密码。


成功连接云耀云服务器L实例。

4.4 检查当前操作系统版本
查看当前操作系统版本,华为云云耀云服务器L实例使用portainer应用镜像时,操作系统为Ubuntu 22.04.1 LTS。
root@hcss-ecs-f91c:~# cat /etc/os-release
PRETTY_NAME="Ubuntu 22.04.1 LTS"
NAME="Ubuntu"
VERSION_ID="22.04"
VERSION="22.04.1 LTS (Jammy Jellyfish)"
VERSION_CODENAME=jammy
ID=ubuntu
ID_LIKE=debian
HOME_URL="https://www.ubuntu.com/"
SUPPORT_URL="https://help.ubuntu.com/"
BUG_REPORT_URL="https://bugs.launchpad.net/ubuntu/"
PRIVACY_POLICY_URL="https://www.ubuntu.com/legal/terms-and-policies/privacy-policy"
UBUNTU_CODENAME=jammy
4.5 检查当前Docker环境
检查Docker版本,当前版本为24.0.4。
root@hcss-ecs-f91c:~# docker -v
Docker version 24.0.4, build 3713ee1
检查当前Docker服务状态,确保Docker服务正常运行。
root@hcss-ecs-f91c:~# systemctl status docker
● docker.service - Docker Application Container Engine
Loaded: loaded (/lib/systemd/system/docker.service; enabled; vendor preset: enabled)
Active: active (running) since Mon 2023-09-18 19:44:56 CST; 2 days ago
TriggeredBy: ● docker.socket
Docs: https://docs.docker.com
Main PID: 1104 (dockerd)
Tasks: 42
Memory: 89.4M
CPU: 1min 18.123s
CGroup: /system.slice/docker.service
五、云耀云服务器L实例的基本管理
5.1 进入概览页面
进入云耀云服务器L实例的概览页面,会显示资源概览、流量包信息、网络信息、服务器操作、镜像信息等。


5.2 查看云耀云服务器详情
进入云耀服务器详情页面,可以看到有概览、域名、安全组、云硬盘、网卡等模块。


域名:当想在Internet上通过域名访问自己的网站时,可以通过华为云的云解析服务为域名添加解析记录。

安全组管理页面,当部署应用时,需要在安全组上放行相对应的端口。

可以查看云耀云服务器L实例的云硬盘详细信息。

可以查看云耀云服务器L实例的网卡详细信息。

5.3 查看云硬盘监控数据
点击云硬盘EVS的监控数据,可以看到云硬盘各项数据的监控信息。


5.4 关机与重启操作
进入到华为云云服务器控制台,可以在云服务器列表看到购买的云耀云服务器L实例,在更多选项,可以对其进行关机与重启操作。

5.5 重置密码操作
点击更多选项,可以对云耀云服务器L实例进行重置密码。

5.6 重装系统与备份
点击更多——镜像/备份,可以对云耀云服务器L实例进行重装系统、创建镜像、创建云服务器。创建云硬盘备份等。

5.7 网络设置
可以对云耀云服务器L实例进行网络设置,有更改安全组、加入安全组、移出安全组、安全组规则配置、解绑弹性公网IP、修改带宽、切换VPC等功能。

5.8 到期续费功能
可以对云耀云服务器进行续费,有开通自动续费、即时按转需、到期按转需三个设置选项。

5.9 变更设置
有变更规格、新增磁盘、删除云硬盘三个变更类型。


5.10 切换镜像功能
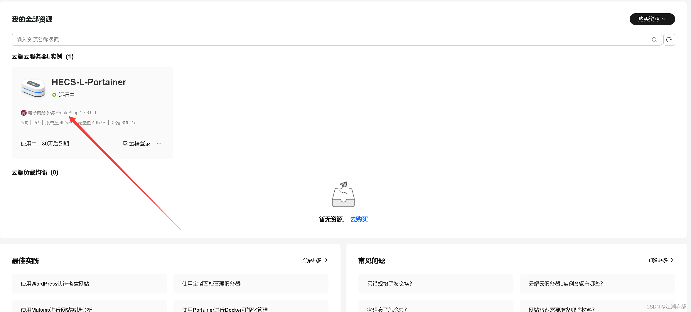
当前最新版本华为云云耀云服务器L实例,已经支持切换镜像,我们现在可以来体验一下。
- 点击云耀云服务器L实例“HECS-L-Portainer”,进入其概览页面。

- 点击右上角更多设置中,选择切换镜像。

- 在切换镜像页面,我们可以看到有支持切换的应用镜像和不支持切换的应用镜像,系统镜像可以随意切换。


- 我们选择切换的应用镜像为“电子商务系统_PrestaShop 1.7.8”,勾选“立即关机”和“协议许可”,点击立即切换。

- 确认付款,开始变更。

- 我们返回到云耀云服务器L实例的资源列表首页,发现应用镜像已经成功更换为“电子商务系统_PrestaShop 1.7.8”。

六、云监控服务
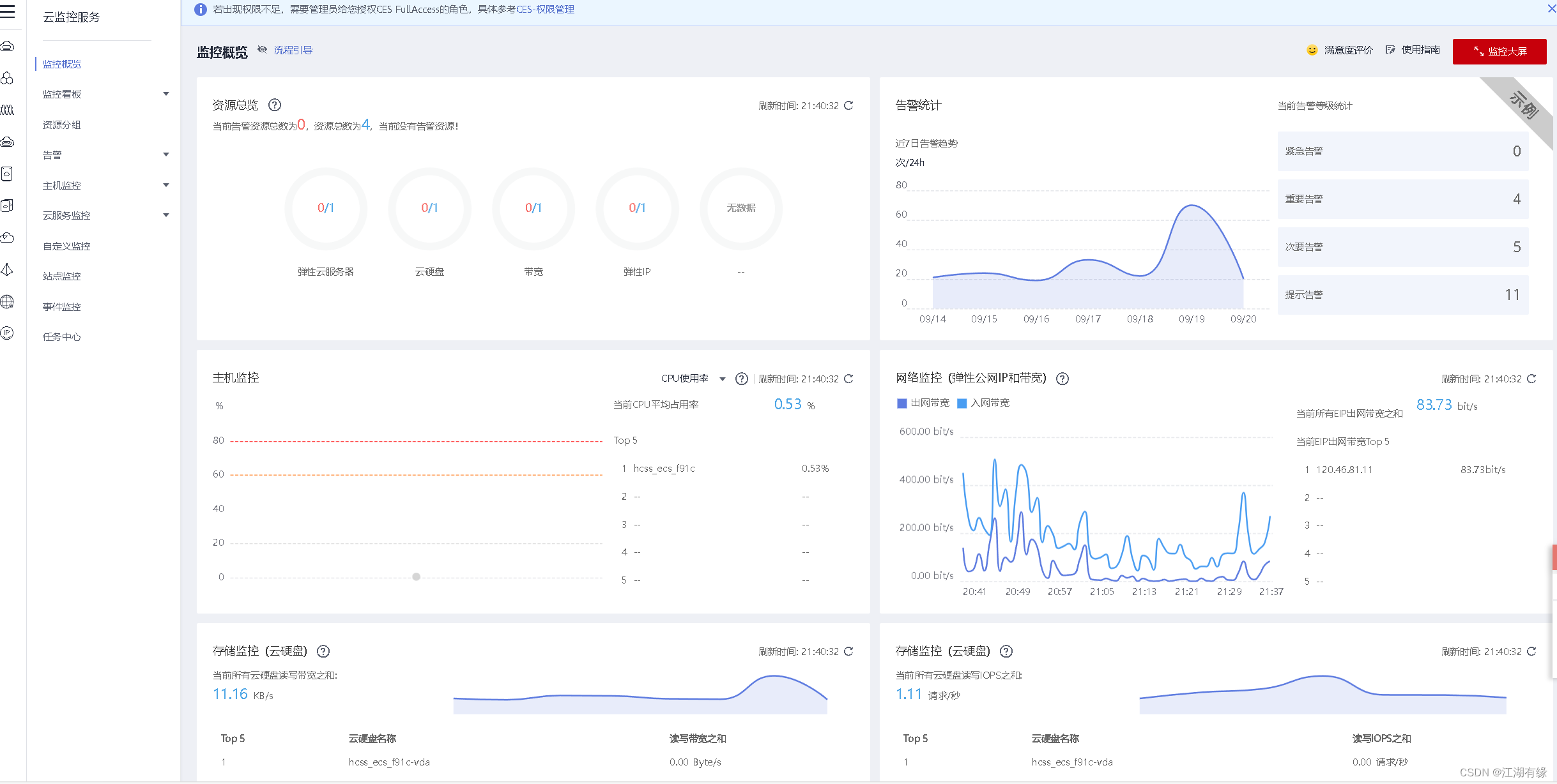
6.1 进入云监控管理页面
在服务列表,点击云监控服务CES,进入到云监控管理页面。

6.2 查看监控概览
查看整体监控情况,可以看到有监资源总览、告警统计、主机监控、网络监控、存储监控等模块。

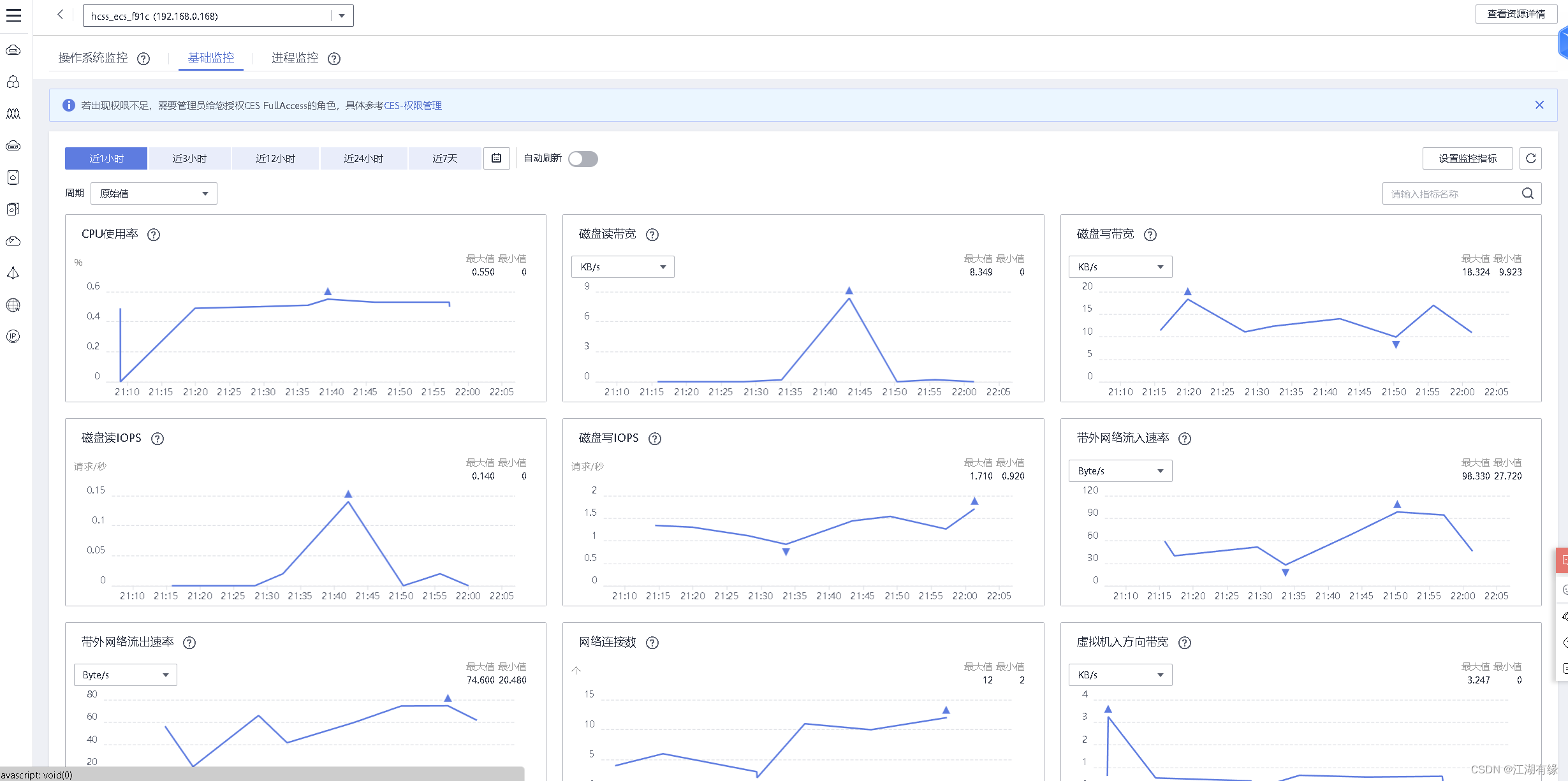
6.3 查看云服务器基础监控
主机监控——弹性云服务器——监控指标——基础监控,可以看到云耀云服务器L实例系统基本情况。


6.4 安全组与DNS配置
在安装Agent前请确保 DNS与安全组配置正确,安全组出方向放行80/53/443端口。


配置DNS,修改配置文件/etc/resolv.conf如下:
nameserver 100.125.1.250
nameserver 100.125.21.250
options timeout:1 single-request-reopen

6.5 操作系统监控
点击“学习安装插件”,按照提示安装插件。


在云耀云服务器L实例上,一键安装插件,反馈如下成功时,等待3-5分钟插件即可正常采集监控数据。
cd /usr/local && curl -k -O https://obs.cn-north-4.myhuaweicloud.com/uniagent-cn-north-4/script/agent_install.sh && bash agent_install.sh


6.6 进程监控
点击“学习安装插件”,按照提示安装插件。


在云耀云服务器L实例上,一键安装插件,反馈如下成功时,等待3-5分钟插件即可正常采集监控数据。
cd /usr/local && curl -k -O https://obs.cn-north-4.myhuaweicloud.com/uniagent-cn-north-4/script/agent_install.sh && bash agent_install.sh

开启进程监控。


查看云耀云服务器L实例的进程监控情况。

七、云耀云服务器L实例使用与总结
华为云云耀云服务器L实例整体体验下来感觉非常不错,操作流畅,网络连接稳定,性能强,性价比高,能够满足企业和个人用户的不同需求,推荐使用。
- 不足与优化:
云耀云服务器也有不足的地方:例如系统镜像与应用镜像不够多,无法满足更多的使用场景;管理页面还有美化的空间等。
- 优点与亮点
云耀云服务器L实例有很多的优点:首先,云耀云服务器L实例的购买流程非常简单,只用选择自己需要的镜像与实例规格,点击购买就行,相比起其他云服务器繁琐的配置与购买流程,极大的节省了时间,对消费者非常友好。其次,管理方便,简洁的管理页面,在云服务器的日常管理中完全够用,对新手友好易上手,节省学习成本。此外,当前最新支持的切换镜像功能也十分强大,在日常使用中非常有用。最后,云耀云服务器L实例是一款优秀的云服务器产品,可以满足我们日常的学习环境,成为我们技术成长的好帮手!
1462

被折叠的 条评论
为什么被折叠?



