文章摘要
-
智慧监狱概念与发展历程 智慧监狱是监狱信息化发展的新阶段,涉及司法部、监狱管理局等多个层级,包括约700所监狱和大量民警与罪犯。自2006年起,中国逐步推进监狱信息化,包括技术规范颁布、业务标准编制、信息化建设任务提出、规划印发,以及信息化建设的加快。
-
智慧监狱的业务挑战与管理现状 随着城市治安问题的升级,监狱管控面临挑战。智慧监狱需解决管理效率、安全防控、信息孤岛等问题,提升监狱管理现代化水平。
-
智慧监狱设计理念与建设目标 设计理念遵循信息化应用现状,以智慧化管理为目标,构建综合智能化系统。建设目标包括信息安全防护、标准规范、预警信息管理、智能分析等。
-
智慧监狱整体架构 整体架构包括安防设备管理、在押人员管理、信息应用、应急指挥管理等,以及网络通信系统、监控、监听、门禁、指挥通信等子系统,形成全面的监狱管理体系。
-
智慧监狱功能架构 功能架构进一步细化了智慧监狱的各个组成部分,包括信息采集、数据处理、交换、分析,以及数据共享、服务、集成分析等。
-
智慧监狱应急指挥解决方案 应急指挥解决方案涵盖现场机动应急通信、警情联动,确保快速响应和有效指挥调度。
-
人车网格化管控系统 利用人脸识别、车牌识别技术,实现对监区内人员、车辆的网格化管控,提升管理效率和安全性。
-
家属会见系统与车辆特征识别 家属会见系统通过智能卡、人脸识别等技术,严格控制身份验证,简化登记手续。车辆特征识别则通过录入人脸、车辆特征信息,简化车辆进出监狱流程。
-
智慧监狱报警系统 报警系统包括智能视频监测、周界智能视频监测、边界防护等子系统,实现全面安全预警。
-
警务公开系统与巡更系统 警务公开系统提供法律法规查询、民警介绍等服务。巡更系统则通过增加巡更点位和线路,提高监狱安全巡查效率。
-
数字广播系统与智能电教系统 数字广播系统负责节目制作、播出等,智能电教系统则支持个性化教育和互动点播,促进在押人员教育转化。
-
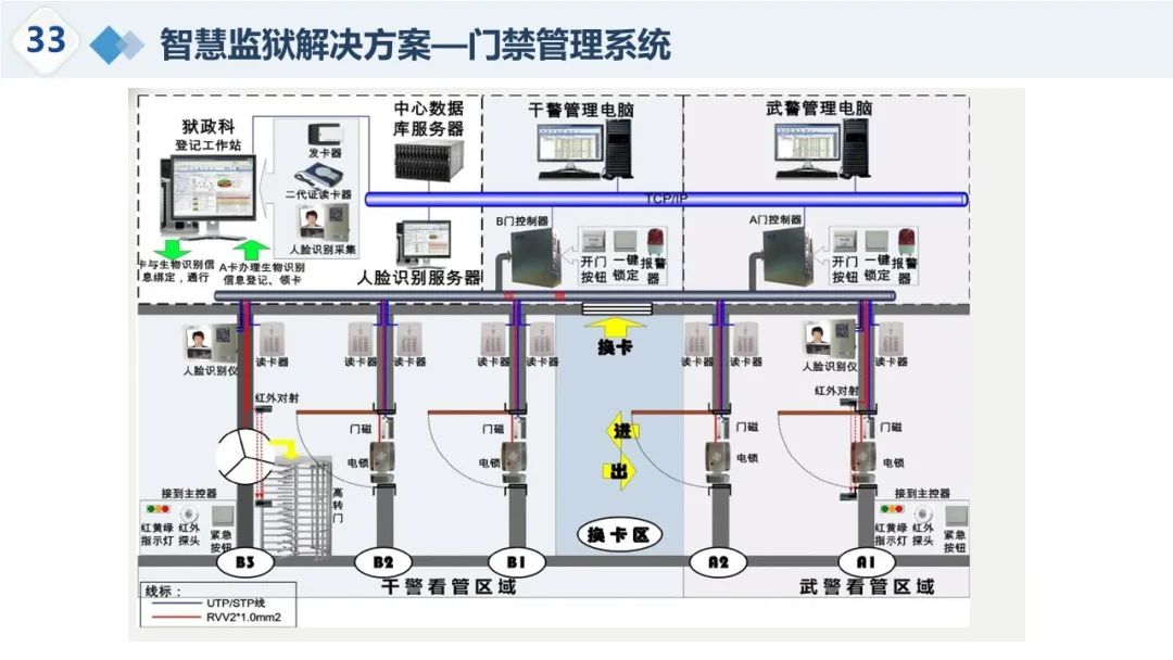
门禁管理系统 门禁管理系统包括监舍门禁和干警门禁,通过合法卡、指纹等验证,控制人员进出,提高安全性。
-
警务督察系统 警务督察系统实现责任明确化、业务流程化、统计精细化,通过督察反馈和评价,提升警务管理质量。
-
智能定位系统 智能定位系统解决被动式安防、周界预警等问题,实现对罪犯的实时位置掌握和身份唯一识别。
-
智慧运维与决策分析 智慧运维关注问题发现和考核管理,决策分析则包括用户行为、罪犯行为、监所动态、安全风险分析,以及可视化指挥调度。
-
可视化监狱 利用三维实景地图,实现监狱管理的可视化,提升指挥调度的真实性和效率。
结语
智慧监狱整体解决方案通过集成监控、报警、门禁、通信等多个系统,实现监狱管理的自动化、智能化,提高安全性和效率。通过信息化手段,智慧监狱能够更好地应对新形势下的挑战,实现监狱管理的现代化。
































关注我的技术公众号,每个工作日都有优质技术文章推送和电子版方案下载。
微信扫一扫下方二维码即可关注:

文件下载地址:https://download.csdn.net/download/llooyyuu/88948556
知识星球文档下载地址:
https://t.zsxq.com/pZXVg

1614

被折叠的 条评论
为什么被折叠?



