我们以监控linux中某个arm架构的服务器和amd架构的服务器为例
监控什么指标下载对应系统的exporter插件,统一下载地址:https://prometheus.io/download/
监控指标对应的grafana展示模板,统一下载地址:https://grafana.com/grafana/dashboards
环境准备
- 已完成Prometheus的配置安装
- 已完成Grafana的配置安装
- 下载node-exporter插件
开始配置
第一步
# 192.168.5.236
wget https://github.com/prometheus/node_exporter/releases/download/v1.2.0/node_exporter-1.2.0.linux-arm64.tar.gz
# 192.168.5.135
wget https://github.com/prometheus/node_exporter/releases/download/v1.2.0/node_exporter-1.2.0.linux-amd64.tar.gz
下载下来的安装包,解压后,只有一个脚本
./node_exporter
# 修改端口指定--web.listen-address=":9100"
-
脚本启动后,可以看到脚本为我们提供了一个基于9100的http服务,http://192.168.5.236:9100/
-
同理5.135也是一样(跳过)
第二步
- 我们需要将上述脚本提供的http地址配置到prometheus的配置文件中
scrape_configs:
- job_name: 'linux-5.236'
static_configs:
- targets: ['192.168.5.236:9100']
- job_name: 'linux-5.135'
static_configs:
- targets: ['192.168.5.135:9100']
- 保存退出并启动prometheus
./prometheus --config.file=prometheus.yml --web.listen-address=:9099
第三步
- 配置grafana
- 登录grafana
新建数据源,并选择prometheus源


将http://192.168.5.236:9099/填入到地址中,其他没有配置可以跳过不填写

- 点击测试并保存
弹窗提示:Data source is working
创建仪表板 - 使用导入监控服务器grafana模板的方式

- 经过在官网查找监控服务器指标模板id为1860(由于我们服务器都联网了,所以直接输入id,load即可)
[!TIP|style:callout]
此处特殊说明一下,导入模板的目的本身是为了避免我们重复造轮子,自己去针对每个监控面板写查询prometheus的语句,当然模板本身也是由其他开发者提交的,所以1860并不是我们唯一选择



- 选择
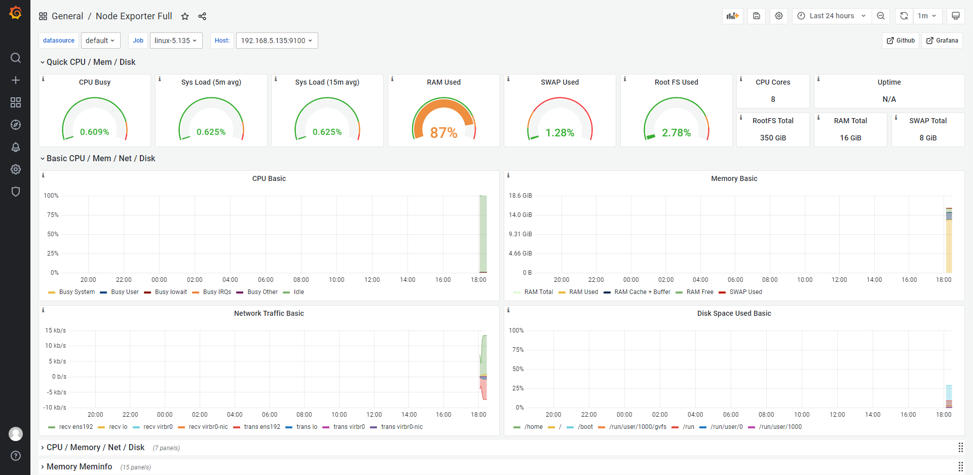
prometheus源,点击import,右上角我们修改为5s刷新一次,等一会可以看到5.135的监控指标如下:

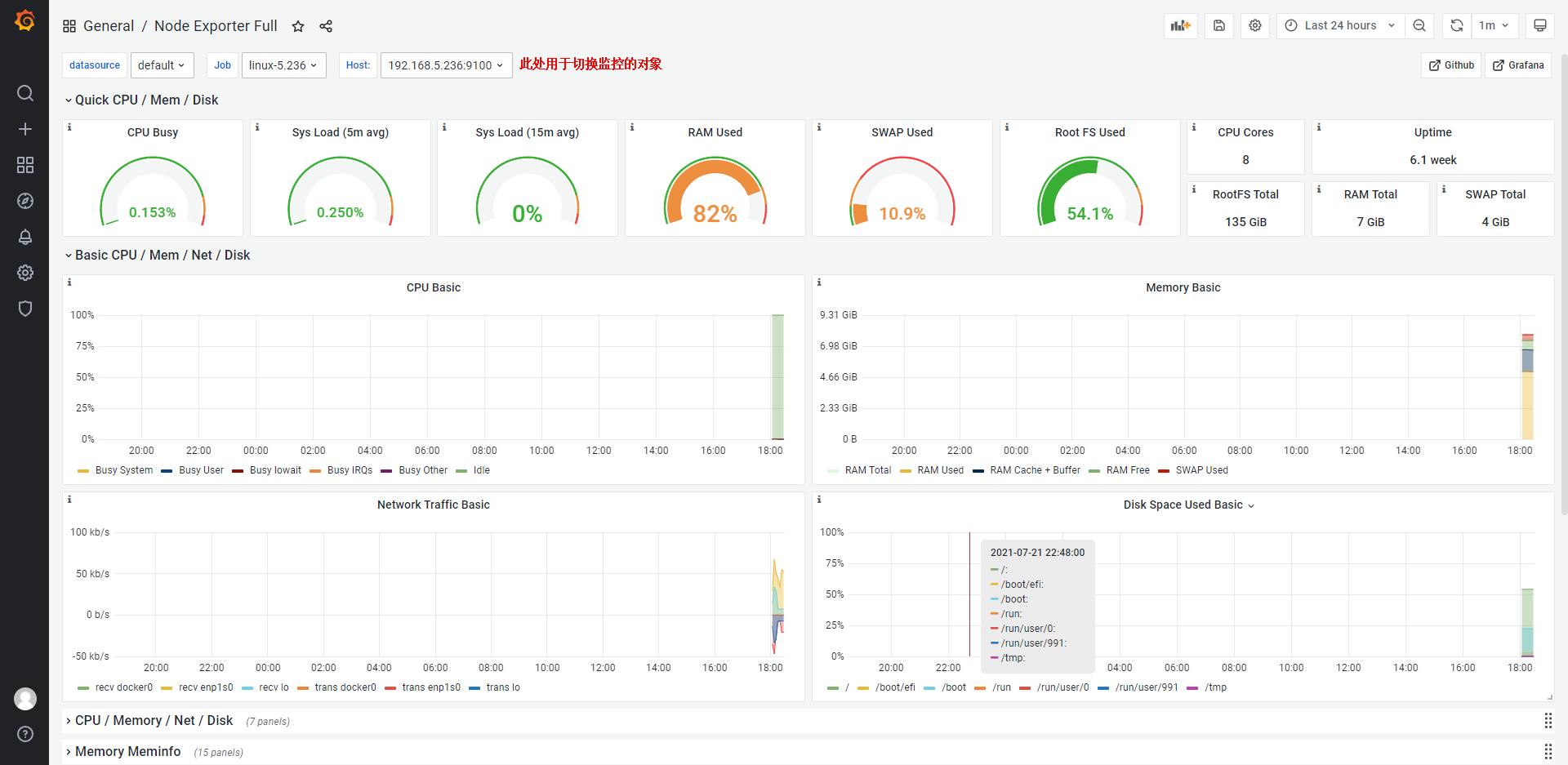
- 5.236指标监控如下:

至此,整个基于服务器的监控,从配置监控脚本到可视化展示就完成了!
4592

被折叠的 条评论
为什么被折叠?



