很高兴有机会为大家分享我对 Kyligence Zen 产品的真实体验。在过去的几周中,我花费了大量时间使用这个企业级指标平台,并发现它在帮助企业处理和分析海量数据方面拥有强大的能力。

作为数据分析师,我们经常需要处理和分析大量的数据。这可能需要数小时甚至数天的时间,而且还需要使用复杂的查询和数据分析工具。但是,在我开始使用Kyligence Zen之后,我发现我的工作效率大大提高了。该平台的查询速度非常快,可以轻松处理数以亿计的数据,而且不会影响到我的电脑性能。同时,它还提供了一些非常有用的功能,使我的工作变得更加简单和高效。
注册登录
注册十分的简单,进入注册页面,输入姓、名、邮箱、手机号点击免费试用

然后使用邮箱登录即可

查看统一的指标目录
指标是指从多个角度分析事务一种量化统计方式。我们可以通过切换维度和图表类型,快速分析和洞察。

维度是指观察数据的角度,可用来描述对象的属性或特征,如商品类型。
通过归因分析,我们可以了解每个维度是如何造成指标波动的。

这里我们可以查看该指标的详细定义,如模型,列、聚合方式和维度等。

在右侧面板上我们可查看指标的所有者、使用情况以及描述说明。

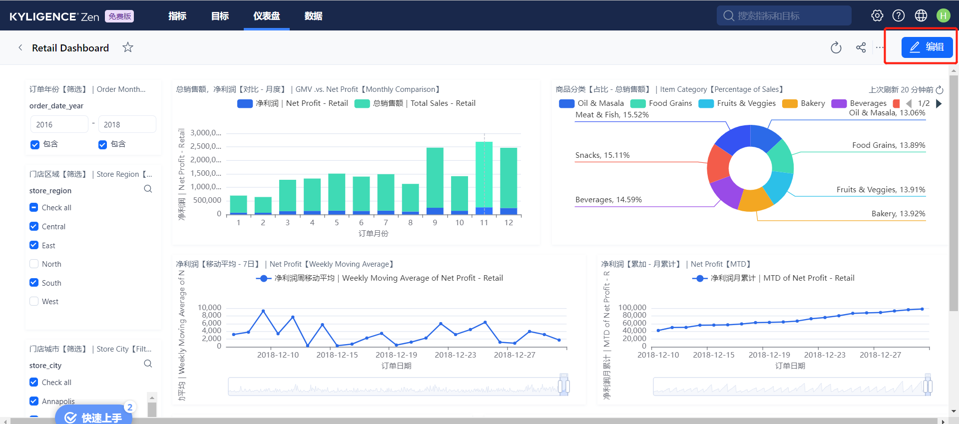
自助式分析关联指标
通过左侧调整筛选项,可以从不同视角查看指标,仪表盘实时变化。

仪表盘是多个可视化数据报表的集合,帮助您从多个维度来观察指标数据,其中报表类型支持柱状图、折线图、饼图等。
在右上角点击编辑,通过简单的鼠标拖拉拽即可完成仪表盘的创建和编辑,具体操作可查看此处。

基于指标的目标管理
通过添加子目标,保证整体目标的达成。

目标是组织或团队在某个时间段内所要达到的成果,您可以通过 Kyligence Zen 引用指标实现目标的量化、对齐团队的总目标,此外,您还可以创建更多的子目标以促进总目标的达成。
将指标与目标进行绑定,设置目标值,自动计算目标达成进度。

根据进度标记目标的状态,方便组织内沟通协同。

创建一个指标
在指标页点击 新建。 创建指标

选择要创建的指标类型。Kyligence Zen 提供多种指标类型,可满足复杂的数据分析需求:
- 基础指标:通常用于量化统计产品或业务的表现,例如我们将要创建的总体云成本指标。
- 衍生指标:围绕单个基础指标计算而来,可同时结合维度、统计或管理等属性,例如云成本月环比指标。
- 复合指标:围绕多个基础指标计算而来(如加减乘除运算),例如云成本占比指标。

列选择自数据源表,是这个指标主要追踪的数据,聚合是对这一列的运算。
示例:选择表retail_stores_by_transaction中的列 order_net_profit 、聚合方式 SUM 表示订单净利润的总和。

维度提供了指标的分析角度。
示例:维度 store_region 和 order_date,表示在未来分析中,可以按照时间趋势并可按不同店铺区域查看净利润额。

选择 DATE 类型的时间维度,可以看到指标的时间趋势图。

最后点击创建即可,会提示创建成功。

导出与导入指标
导出指标
在 Kyligenze Zen 平台,单击顶部菜单栏的指标,单击页面右侧的导出。

在弹出的对话框中,选中要导出的指标,单击下一步。

选择要导出的关联目标,点击下一步。

导入指标
在指标页面单击新建右侧下拉箭头,选择导入指标。在弹出的对话框,上传我们之前导出的文件,单击下一步。

选择要导入的指标,单击下一步

安全性
除了速度和功能之外,Kyligence Zen还提供了出色的安全性管理功能。它使用了高级加密技术来保护敏感数据,可以帮助我们确保数据的完整性和安全性。这对于我们企业级用户来说非常重要,因为我们必须确保我们的数据不会被未经授权的人员访问。
Kyligence Zen 在设计之初就聚焦安全性,从网络架构、数据、租户隔离等多个层面构建防御体系,可提供全面的数据安全保障:
- 基础设施:Kyligence Zen 部署在亚马逊云平台上,所有组件(如计算、存储等)均构建在云平台的基础设施之上,提供全面可靠的安全保障。
- 网络架构:Kyligence Zen 部署在独立的虚拟私有云(VPC)中,与公网隔离,并采用统一的网关入口和出口,同时在网关配置了访问控制。
- 数据访问:Kyligence Zen 针对所有用户采用独立租户隔离的形式,隔离的层级包括数据存储、对象存储等,收费租户独享计算资源。
- 数据所有权:用户拥有数据的所有权及控制权,此外,Kyligence Zen 从端到端都实现了对敏感数据的加密传输与存储。
- 权限控制:Kyligence Zen 采用自研的 IAM 系统实现了权限系统,在认证方面内置了用户管理体系,在授权方面提供基于角色的访问控制(RBAC),确保数据和信息只能由组织内的授权用户访问。
总结
在使用Kyligence Zen的过程中,我发现该平台对于多维数据分析非常有帮助。它可以轻松地处理复杂的数据结构,并在几秒钟内生成高度可视化的报告。这些报告非常易于阅读和理解,而且能够让我更好地了解数据背后的故事。
优点
- 指标目录:统一指标体系是企业高效管理和沟通的核心。Kyligence Zen 轻松定义和管理指标,形成统一的指标口径,并通过指标归因分析等能力即时获得可信的洞察结论。
- ZenML:ZenML 是由 Kyligenze Zen 提供的类 YAML 描述性语言,可以让工程师像写代码一样去定义和管理指标,通过将技术语言转换为业务语言,非技术用户也可以轻松获取数据洞察。
- 指标自动化:快速变化的业务需要数据平台有足够的敏捷能力。依托 Kyligence 专利的 AI 增强引擎,动态提取数据集市和相关指标、维度等信息,快速生成和持续维护指标目录,自动捕获最有价值的指标和数据点。
- 目标管理:无论是个人还是企业,目标的实现都离不开对过程指标的持续监测,以及对结果指标的及时复盘。只有当指标数据对齐到业务目标,才能真正意义上实现数据驱动的决策和增长。
- 开放 APIs:开放 API 是流程整合的基础。Kyligence Zen 提供开放 API 接口,轻松完成和各类管理、协同、BI 及可视化工具等的对接。赋能企业自动化各类管理、分析和工作流等。
- Excel / WPS 直连分析:在任何操作系统环境下,都可以在 Excel / WPS 中直连指标平台 Kyligence Zen,用户无需改变原有习惯,只需要简单的拖拽等操作,就能在 Excel / WPS 快速进行指标透视分析。
- 海量指标模板:自带海量指标模版,提供包含指标体系、业务目标体系和分析仪表盘等内容,支持用户一键导入,省去 80% 以上的调研和搭建时间,分析从未如此简单。
在我的使用体验中,我还发现Kyligence Zen提供了非常出色的查询优化功能。它可以自动识别查询中的瓶颈,并提供优化建议,帮助我们更快地得到查询结果。这极大地提高了我们的工作效率,并让我们更加轻松地进行数据分析和决策制定。
综上所述,我对Kyligence Zen产品的体验非常愉快。该平台具有卓越的性能和功能,可以帮助企业更高效地处理和分析数据,并发现其中的价值和见解。如果你正在寻找一款强大的企业级指标平台,我强烈推荐你试用Kyligence Zen。
KyligenceZen是一款强大的企业级指标平台,能快速处理海量数据,提升数据分析师的工作效率。其查询速度快,提供自助式分析,支持目标管理,并具备优秀的安全特性,确保数据安全。此外,平台还具有指标自动化、开放APIs等功能,简化了数据分析流程。
2737





