7、监控和报警
Doris 可以使用 Prometheus 和 Grafana 进行监控和采集,官网下载最新版即可。
Prometheus 官网下载:https://prometheus.io/download/
Grafana 官网下载:https://grafana.com/grafana/download
Doris 的监控数据通过 FE 和 BE 的 http 接口向外暴露。监控数据以 key-value 的文本形式对外展现。每个 key 还可能有不同的 Label 加以区分。当用户搭建好 Doris 后,可以在浏览器,通过以下接口访问监控数据.
Frontend: fe_host:fe_http_port/metrics,如 http://zuomm01:8030/metrics
Backend: be_host:be_web_server_port/metrics,如 http://zuomm01:8040/metrics
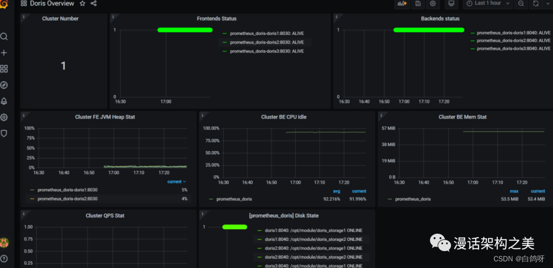
整个监控架构如下图

7.1、prometheus
1、上传 prometheus-2.26.0.linux-amd64.tar.gz,并进行解压
tar -zxvf prometheus-2.26.0.linux-amd64.tar.gz
2、配置 promethues.yml
配置两个 targets 分别配置 FE 和 BE,并且定义 labels 和 groups 指定组。如果有多个集群则再加 -job_name 标签,进行相同配置
vi prometheus.yml
scrape_configs:
- job_name: 'prometheus_doris'
static_configs:
- targets: ['zuomm01:8030','zuomm02:8030','zuomm03:8030']
labels:
group: fe
- targets: ['zuomm01:8040','zuomm02:8040','zuomm03:8040']
labels:
group: be
3、启动 prometheus
nohup /opt/app/prometheus-2.26.0.linux-amd64/prometheus --web.listen-address="0.0.0.0:8181" &
该命令将后台运行 Prometheus,并指定其 web 端口为 8181。启动后,即开始采集数据,并将数据存放在 data 目录中。
4、访问
http://zuomm01:8181
点击导航栏中,Status -> Targets,可以看到所有分组 Job 的监控主机节点。正常情况下,所有节点都应为 UP,表示数据采集正常。点击某一个 Endpoint,即可看到当前的监控数值。
7.2、grafana
1、上传 grafana-7.5.2.linux-amd64.tar.gz,并进行解压
tar -zxvf grafana-7.5.2.linux-amd64.tar.gz
2、配置 conf/defaults.ini
vi defaults.ini
http_addr = zuomm01
http_port = 8182
3、启动
nohup /opt/app/grafana-7.5.2/bin/grafana-server &
通过浏览器访问http://zuomm01:8182,配置数据源 Prometheus 账号密码都是 admin


添加数据源:在齿轮那边

添加普罗米修斯:

添加 dashboard
模板下载地址:https://grafana.com/grafana/dashboards/9734/revisions
上传准备好的 doris-overview_rev4.json
找到manager

导入下载得doris模板


8、备份(Backup)和恢复(Restore)
Doris 支持将当前数据以文件的形式,通过 broker 备份到远端存储系统中。之后可以通过恢复命令,从远端存储系统中将数据恢复到任意 Doris 集群。通过这个功能,Doris支持将数据定期的进行快照备份。也可以通过这个功能,在不同集群间进行数据迁移
8.1、备份原理
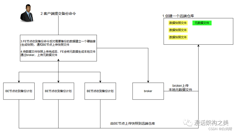
备份操作是将指定表或分区的数据,直接以 Doris 存储的文件的形式,上传到远端仓库中进行存储。当用户提交 Backup 请求后,系统内部会做如下操作:

1、快照及快照上传
快照阶段会对指定的表或分区数据文件进行快照。之后,备份都是对快照进行操作。在快照之后,对表进行的更改、导入等操作都不再影响备份的结果。快照只是对当前数据文件产生一个硬链,耗时很少。快照完成后,会开始对这些快照文件进行逐一上传。快照上传由各个 Backend 并发完成。
2、元数据准备及上传
数据文件快照上传完成后,Frontend 会首先将对应元数据写成本地文件,然后通过broker 将本地元数据文件上传到远端仓库。完成最终备份作业。
8.2、恢复(Restore)原理
恢复操作需要指定一个远端仓库中已存在的备份数据,然后将这个备份的内容恢复到本地集群中。当用户提交 Restore 请求后,系统内部会做如下操作:

1、在本地创建对应的元数据
这一步首先会在本地集群中,创建恢复对应的表分区等结构。创建完成后,该表可见,但是不可访问。
2、本地 snapshot
这一步是将上一步创建的表做一个快照。这其实是一个空快照(因为刚创建的表是没有数据的),其目的主要是在 Backend 上产生对应的快照目录,用于之后接收从远端仓库下载的快照文件。
3、下载快照
远端仓库中的快照文件,会被下载到对应的上一步生成的快照目录中。这一步由各个Backend 并发完成。
4、生效快照
快照下载完成后,我们要将各个快照映射为当前本地表的元数据。然后重新加载这些快照,使之生效,完成最终的恢复作业。
重点说明
1、备份恢复相关的操作目前只允许拥有 ADMIN 权限的用户执行。
2、一个 Database 内,只允许有一个正在执行的备份或恢复作业。
3、备份和恢复都支持最小分区(Partition)级别的操作,当表的数据量很大时,建议按分区分别执行,以降低失败重试的代价。
8.3、备份示例
1、创建一个远端仓库路径
-- 1.启动hdfs
-- 2.启动broker
CREATE REPOSITORY `hdfs_test_backup` -- 远端仓库的名字
WITH BROKER `broker_name`
ON LOCATION "hdfs://linux01:8020/tmp/doris_backup" -- 存储的路径
PROPERTIES (
"username" = "root",
"password" = ""
) ;
2、执行备份
BACKUP SNAPSHOT [db_name].{snapshot_name}
TO `repository_name`
ON ( -- 表里面的哪些数据
`table_name` [PARTITION (`p1`, ...)],
...
)
PROPERTIES ("key"="value", ...);
3、查看备份任务
SHOW BACKUP from test \G;
mysql> SHOW BACKUP from test \G;
*************************** 1. row ***************************
JobId: 13300
SnapshotName: event_info_log_snapshot
DbName: test
State: FINISHED
BackupObjs: [default_cluster:test.event_info_log]
CreateTime: 2022-11-27 21:29:56
SnapshotFinishedTime: 2022-11-27 21:30:00
UploadFinishedTime: 2022-11-27 21:30:06
FinishedTime: 2022-11-27 21:30:13
UnfinishedTasks:
Progress:
TaskErrMsg:
Status: [OK]
Timeout: 86400
1 row in set (0.02 sec)
4、查看远端仓库镜像
SHOW SNAPSHOT ON `repo_name`
[WHERE SNAPSHOT = "snapshot" [AND TIMESTAMP =
"backup_timestamp"]];
mysql> SHOW SNAPSHOT ON hdfs_test_backup;
+-------------------------+---------------------+--------+
| Snapshot | Timestamp | Status |
+-------------------------+---------------------+--------+
| event_info_log_snapshot | 2022-11-27-21-29-56 | OK |
+-------------------------+---------------------+--------+
5、取消备份
CANCEL BACKUP FROM test;
8.4、恢复示例
将之前通过 BACKUP 命令备份的数据,恢复到指定数据库下。该命令为异步操作。提交成功后,需通过 SHOW RESTORE 命令查看进度。
- 仅支持恢复 OLAP 类型的表
- 支持一次恢复多张表,这个需要和你对应的备份里的表一致
说明:
1、同一数据库下只能有一个正在执行的 BACKUP 或 RESTORE 任务。
2、ON 子句中标识需要恢复的表和分区。如果不指定分区,则默认恢复该表的所有分区。所指定的表和分区必须已存在于仓库备份中
3、可以通过 AS 语句将仓库中备份的表名恢复为新的表。但新表名不能已存在于数据库中。分区名称不能修改。
4、可以将仓库中备份的表恢复替换数据库中已有的同名表,但须保证两张表的表结构完全一致。表结构包括:表名、列、分区、Rollup 等等。
5、可以指定恢复表的部分分区,系统会检查分区 Range 或者 List 是否能够匹配。
6、PROPERTIES 目前支持以下属性:
- “backup_timestamp” = “2018-05-04-16-45-08”:指定了恢复对应备份的哪个时间版本,必填。该信息可以通过 SHOW SNAPSHOT ON 仓库名称; 语句获得。
- “replication_num” = “3”:指定恢复的表或分区的副本数。默认为 3。若恢复已存在的表或分区,则副本数必须和已存在表或分区的副本数相同。同时,必须有足够的host 容纳多个副本。
- “timeout” = “3600”:任务超时时间,默认为一天。单位秒。
从 example_repo 中恢复备份 snapshot_1 中的表 backup_tbl 到数据库 example_db1,时间版本为 “2021-05-04-16-45-08”。恢复为 1 个副本:
-- 创建表:
create table event_info
(
user_id varchar(20),
event_id varchar(20),
event_action varchar(20),
event_time datetime
)
DUPLICATE KEY(user_id)
DISTRIBUTED BY HASH(user_id) BUCKETS 1;
-- 指定哪个数据库里面的哪一个快招表的名字
RESTORE SNAPSHOT test.event_info_log_snapshot
-- 从哪个仓库中的哪一个快照中
FROM `hdfs_test_backup` -- 仓库名字
ON ( `event_info_log` ) -- 对应需要的那一张表
PROPERTIES
(
-- 指定时间版本
"backup_timestamp"='2022-11-27-21-29-56'
);
查看恢复任务
mysql> SHOW RESTORE from test \G;
*************************** 1. row ***************************
JobId: 13316
Label: event_info_log_snapshot
Timestamp: 2022-11-27-21-29-56
DbName: default_cluster:test
State: FINISHED
AllowLoad: false
ReplicationNum: 3
ReplicaAllocation: tag.location.default: 3
ReserveReplica: false
ReserveDynamicPartitionEnable: false
RestoreObjs: {
"name": "event_info_log_snapshot",
"database": "test",
"backup_time": 1669555796781,
"content": "ALL",
"olap_table_list": [
{
"name": "event_info_log",
"partition_names": [
"event_info_log"
]
}
],
"view_list": [],
"odbc_table_list": [],
"odbc_resource_list": []
}
CreateTime: 2022-11-27 21:55:27
MetaPreparedTime: 2022-11-27 21:55:28
SnapshotFinishedTime: 2022-11-27 21:55:31
DownloadFinishedTime: 2022-11-27 21:55:37
FinishedTime: 2022-11-27 21:55:43
UnfinishedTasks:
Progress:
TaskErrMsg:
Status: [OK]
Timeout: 86400
1 row in set (0.01 sec)
取消恢复
CANCEL RESTORE FROM db_name;
8.5、删除远端仓库
DROP REPOSITORY `repo_name`;
删除仓库,仅仅是删除该仓库在 Doris 中的映射,不会删除实际的仓库数据。删除后,可以再次通过指定相同的 broker 和 LOCATION 映射到该仓库。
原文:https://mp.weixin.qq.com/s/C9P8Zoyw6MdTt9BNEcL0MA
1760

被折叠的 条评论
为什么被折叠?



