搭建Mysqld_exporter+Prometheus+Grafana监控系统
普罗米修斯是后端数据监控平台,通过Mysqld_exporter收集mysql数据,Grafana将数据用图形的方式展示出来
1.下载安装Mysql
(1)启动MySQL服务
sudo mysql.server start
启动如果有误
查看是否启动
mysql.server status
登录
mysql -u root -p
(2)创建新用户
create user 'exporter'@'%' identified by '123456';
赋予特定数据库的所有权限
grant process,replication client,select on *.* to 'exporter'@'%'
刷新权限使变更生效
FLUSH PRIVILEGES;
查看用户信息:
SELECT USER FROM mysql.USER;
创建一个数据库
CREATE DATABASE may_exporter;

2.导入SQL文件
下载https://codeload.github.com/john1337/my2Collector/zip/master
- 解压文件后将此文件夹内的sql文件放入要监控的Mysql服务器中

查看当前数据库
SHOW DATABASES;
选择要导入sql文件的数据库
USE may_exporter;

导入
source /path/to/your/sql_file.sql;

source /Users/mac/Documents/my2Collector-master/my2.sql;
3.启动Promethues
prometheus --config.file=/usr/local/etc/prometheus.yml
4.下载安装mysqld_exporter
(1) 下载
下载Releases · prometheus/mysqld_exporter · GitHub

解压后,拷贝到/usr/local/bin下
(2)创建配置文件
进入文件路径
cd /usr/local/bin/mysqld_exporter-0.15.1.darwin-amd64

touch mysql_exporter.cnf

- 编辑配置文件,填写你的MySQL凭证
[client]
user=exporter
password=123456
账号密码只要连接得上mysql即可
(3)运行mysqld_exporter
如果不在路径下,先进入下载路径:
cd /usr/local/bin/mysqld_exporter-0.15.1.darwin-amd64
./mysqld_exporter --config.my-cnf="/usr/local/bin/mysqld_exporter-0.15.1.darwin-amd64/mysql_exporter.cnf"
- 加入Prometheus.yml配置
路径
/usr/local/etc/prometheus.yml
- job_name: "mysql"
static_configs:
- targets: ["mysql的ip地址:9104"]

重新加载:
prometheus --config.file=/usr/local/etc/prometheus.yml
端口9104可以根据你的需求更改,只要它不与系统上其他服务的端口冲突。
安装完成后,你可以通过访问http://localhost:9104/metrics来验证mysqld_exporter是否正常工作,它应该输出Prometheus格式的指标数据

(4)验证配置
查看配置是否成功:
http://localhost:9090/targets
5.启动grafana
brew services start grafana
访问http://localhost:3000
(1)添加Promethues数据源
mysqld_exporter收集数据后,在 Promethues监控中



(2)添加模板
仪表盘 import, ID:17320 或者 14057


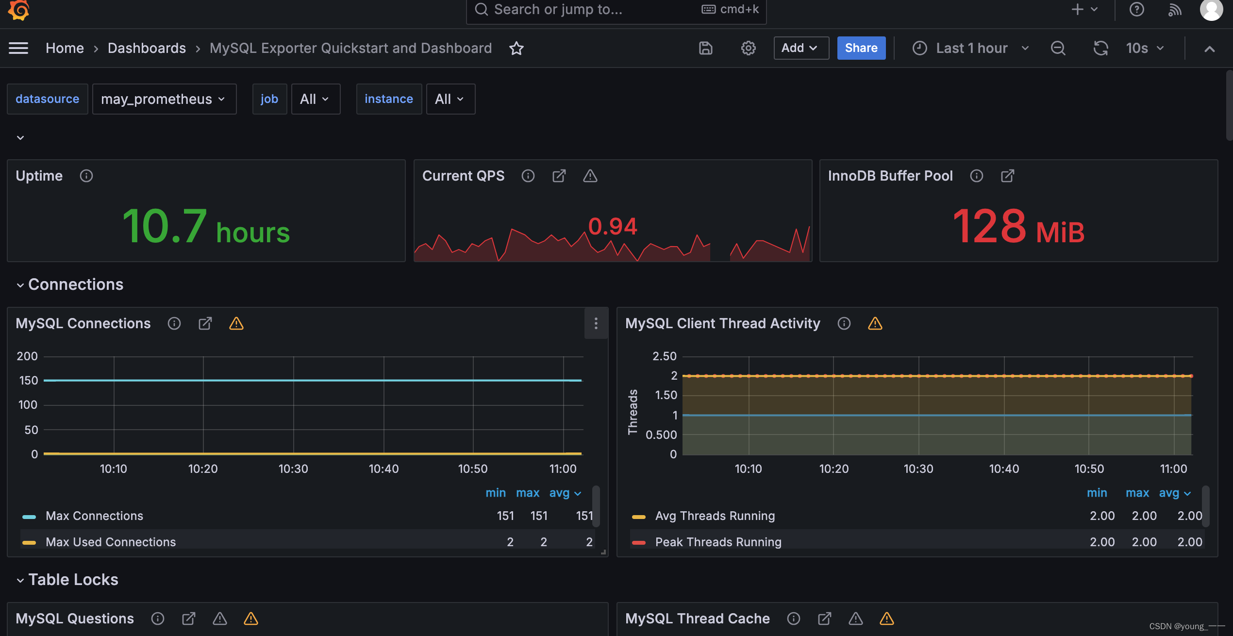
(3)效果展示
ID:17320

ID:14057 效果

(4)黄色警告
一般是grafana的版本和旧版的panel plugins兼容问题
其他各种监控(Redis、RabbitMQ、邮件报警、开放API、TiDB )
Grafana监控系统之Prometheus+Grafana监控系统搭建_granf监控-CSDN博客
Grafana监控系统之邮件报警
Grafana监控系统之开放API
Grafana监控系统之监控RabbitMQ
Grafana监控系统之监控Redis
Grafana监控系统之监控TiDB


493

被折叠的 条评论
为什么被折叠?



