1.部署zabbix
下面这篇文章写了详细的部署zabbix过程 ,使用的centos9系统
Linux:部署搭建zabbix6(1)-CSDN博客
https://blog.csdn.net/w14768855/article/details/137426966?spm=1001.2014.3001.5501下面这篇文章使用的是centos7部署的4.0版本
2.获取Grafana的rpm包
我的grafana是单独开的一台Linux做,系统为centos7
访问官方下载网站,下载软件包
Download Grafana | Grafana Labs
https://grafana.com/grafana/download?edition=oss
你可以直接在Linux中使用命令一键安装,前提是Linux需要联网
sudo yum install -y https://dl.grafana.com/oss/release/grafana-10.4.2-1.x86_64.rpm
如果你的Linux没有连接网络,可以找一台有网的Linux或者Windows下载下载下来安装包,然后放入要安装grafana的主机里
windows下载rpm包
直接 访问下面这个网站就自动下载,下载完了放到Linux中就行

Linux中获取rpm包
这台Linux可以连接外网的话直接使用命令
wget https://dl.grafana.com/oss/release/grafana-10.4.2-1.x86_64.rpm

下载下来就可以到处使用了
3.部署安装grafana
把这个rpm包放到要安装grafana的主机上
直接执行yum安装
yum -y install grafana-10.4.2-1.x86_64.rpm
如果你的Linux没有连接公网,也就意味着没有公网仓库,可以使用本地离线仓库也是一样的

安装完了直接可以启动使用了
systemctl start grafana-server
systemctl enable grafana-server
netstat -anpt | grep grafana

只要有 3000端口就可以了
4.访问grafana
访问方法:服务器ip:3000
我的服务器ip地址是192.168.6.2,那么我就要访问192.168.6.2:3000
grafana的默认账户和秘密都是admin

点击登录以后,他就会让你初始化一下新密码,这里你输入你自己想要的密码

输入完之后直接登录就进入主界面了

登录成功
5.安装zabbix插件
grafana监控数据是使用的数据源,但是grafana默认是不带zabbix监控数据源的,所以我们需要去额外下载个插件让grafana安装上
在下载之前,可以先去看一下究竟有没有数据源
点击创建一个数据源


可以看到他默认是有很多的数据源可选的,我们去搜索一下zabbix的数据源

可以看到他默认是不支持zabbix数据源的,这时我们就需要去安装一个zabbix数据源插件
All plugins for Grafana | Grafana Labs
https://grafana.com/grafana/plugins/all-plugins/进去插件实验室

可以直接看到zabbix的插件,如果看不到直接在上面搜索栏里搜索

直接点击zabbix进入

zabbix的安装方法我这里也分为两种,一种是在线安装,一种可以成为离线安装,离线安装就找一台有网或者网快的设备下载好了以后导入至grafana的主机里
在线安装
grafana-cli plugins install alexanderzobnin-zabbix-app直接在Linux里一执行就下载下来了
如果你下载的时候报这个错
那么你可以跟着我下面这个离线安装去做一下
离线安装
在zabbix插件主页点击 “Installation”
然后下一个zip的包
下载一个这样的包
把他放入Linux中
再去解压缩包,把这个压缩包解压到/var/lib/grafana/plugins/下
unzip alexanderzobnin-zabbix-app-4.4.7.linux_amd64.zip -d /var/lib/grafana/plugins/
然后重启grafana
systemctl restart grafana-server.service
然后回到grafana的web界面里,进入到plugins里

搜索zabbix,然后安装这个搜索到的插件 ,点击一下就会进行安装

安装完了一定要点击一下使用

这样就可以了,现在我们再回到数据源,再去看一下有没有zabbix了

有zabbix的数据源了
6.配置zabbix的数据源
点击进入zabbix的数据源


先去配置一下名字,然后写一下数据源,我的zabbix服务器ip是192.168.6.22
所以写http://192.168.6.22/zabbix/api_jsonrpc.php
然后去选择一些基础认证,如下图

然后输入账户密码,账户密码都是zabbix,使用默认的就行
账户:Admin,密码:zabbix

下面还有一个也要去写账号还有密码,Admin,zabbix

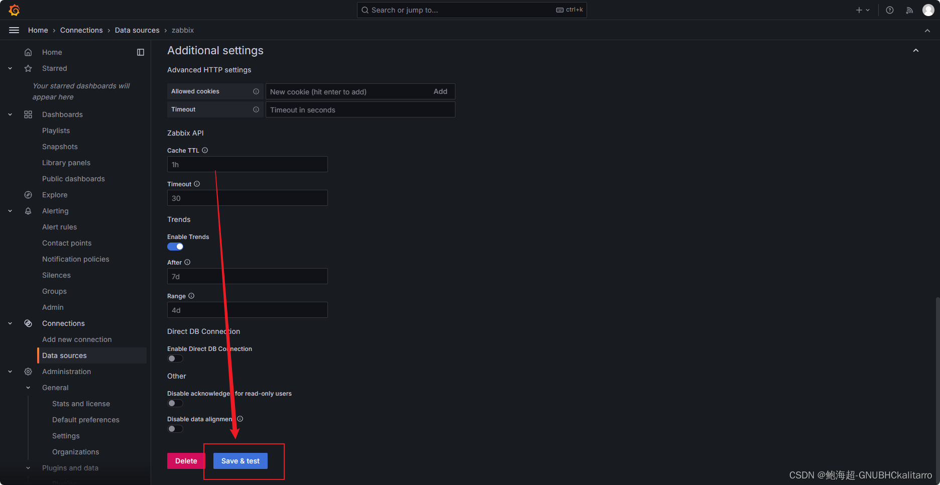
写完以后到最下面,点击保存测试


这样就可以了
数据源添加成功
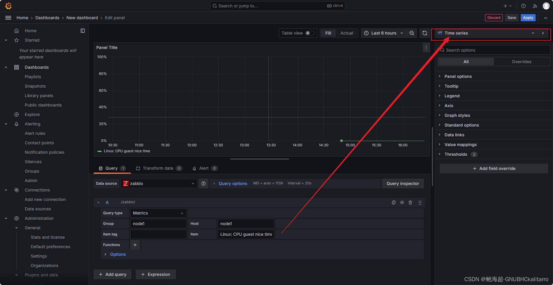
7.简单创建grafana监控项




这个是选择哪个zabbix组

这个是选择组内哪个主机

这个是就监控那些项目

监控要监控的项目

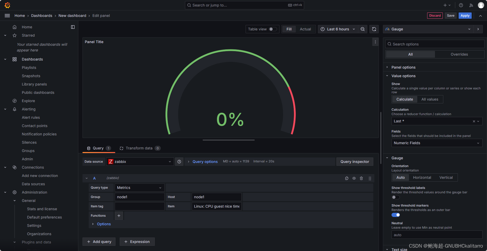
这里是选择展示的图形面板

各种各样,这样就创建成功了






1730

被折叠的 条评论
为什么被折叠?



