本文作者:桂陈
文中所分析的场景已经上线 Kyligence Zen 指标集市,您可以点击访问公有云成本管理指标,一键复现文中的场景,无需下载或安装任何程序。
云成本管控是企业成本管理的重要一环,IT 管理员需要定期汇报预算的使用情况,但是在日常工作中经常面临资金风险感知滞后,且需要定制报表给不同的部门、分析复杂且耗时长等问题。
面对上述问题,某企业使用 Kyligence Zen 作为云成本管理指标中台后并经过一段时间运营后云成本有了明显的下降,并最终稳定在一个较为理想的费用水平。本篇博客将通过真实案例演示如何通过 Kyligence Zen 两步构建一个云成本管理指标中台,赋能企业日常云上活动的监控以及事后的复盘。

某企业云成本趋势 图片来源 Kyligence
建立统一的云成本管控指标
首先,我们在 Kyligence Zen 的数据页面选择上传我们的云平台账单样例数据(文末提供了下载链接),当然也可以将其存放至 S3 存储桶中。

上传数据 图片来自 Kyligence Zen
接下来,我们通过 Kyligence Zen 批量创建指标,在指标页面即可一键导入云成本管控指标模板(文末提供了下载链接),完成操作后我们将得到下述指标体系。

指标目录 图片来自 Kyligence Zen
通过上述统一的指标体系,企业中的各角色用户可以自助选择要分析的指标和观察数据的角度。以总体云成本指标为例,指标界面的右上角信息展示了指标的负责人、计算方式、分析角度等,跨部门沟通成本极大降低,用户只需要跟随提示选择以部门的角度分析数据即可快速查看各部门的云成本支出情况。

指标图表与定义 图片来自 Kyligence Zen
复用指标实现数据监测
针对企业之前缺少预算余量跟踪的问题,我们可以在目标页面创建云成本整体预算控制的总目标,然后根据云平台将其拆分为两个子目标,分别关联我们在前面创建的指标并设置预算上限,从而方便管理层从全局的视角监控云成本预算,以帮助量化和跟踪预算的使用情况。

目标管理 图片来自 Kyligence Zen
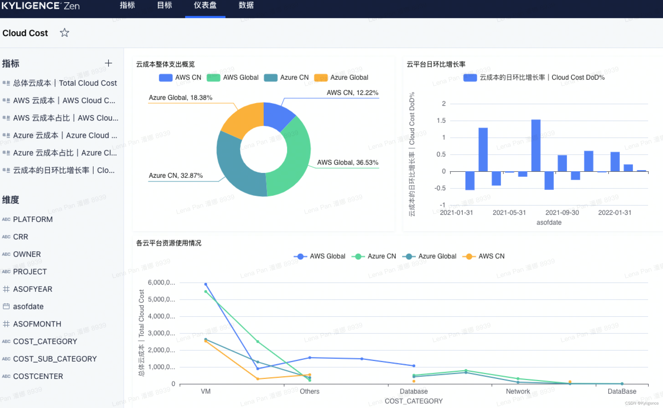
此外,企业中各角色的用户可以根据自身需求快速生成报表,例如 IT 管理员更关注云资源的使用情况和每天的云成本变化,那么他可以围绕云资源通过简单的拖拉拽生成报表并在团队内分享。

可视化报表 图片来自 Kyligence Zen
至此,我们通过简单 2 步完成了云成本监控分析平台的搭建,而针对前面提到的数据分析滞后性的问题,则可以通过 ETL 定时生成 CSV 数据并存放至 S3 存储桶,Kyligence Zen 会自动检索存储桶路径中拥有相同列的 CSV 文件,并将其视为一个整体执行数据查询,从而提升数据分析的时效性。
回到该企业最初遇到问题,借助 Kyligence Zen 可以帮助企业构建统一的指标中台进行云成本检测和分析;此外通过上传增量数据的方式提升了数据分析敏捷性,告别“头痛医头脚痛医脚”的困境。
文中所分析的场景已经上线 Kyligence Zen 指标集市,您可以点击访问公有云成本管理指标,一键复现文中的场景,无需下载或安装任何程序。

1061

被折叠的 条评论
为什么被折叠?



