管理学上有一句名言,If You Can't Measure It, You Can't Manage It。对于监控的重要性我就不细说了,原先我们使用Nagios、Catti、SmokePing、Icinga。Prometheus、Grafana、collectd、ELK、Graylog2啥的乱78糟的也都在用,每个开源软件都有他的适用场景。最近是由于原先安装的Nagios操作系统版本太老了,而且Nagios都9102年了都没什么大更新,索性我重新做了升级,并且全程使用了自动化部署,将一键部署源代码放在GitHub上,
https://github.com/haishanzheng/CampusMonitor
欢迎试用,觉得好用,请Star,有意见或者建议欢迎写信给haishanzheng@sina.com。
### Why Them
为什么选择Zabbix、Grafana、Icinga、SmokePing组合?主要是对应信息中心的2个需求。
业务是否正常,涉及到网络交换机,网站和业务流程。
测量师生在多出口环境下对外访问互联网网站延迟。
对应第一个需求,由于Nagios太老了,所以换Zabbix。Zabbix功能非常强大,GUI、API配置,然而我还是忘不了Nagios的文本配置对于程序化生成配置文件的友好,所以也引入了Icinga,2套类似的系统并行。
测量延迟使用SmokePing,SmokePing使用Perl和RRD文件,技术上稍微落后,但是配置异常简单,能达到目的也行。当然最近某网也出了很帅的“此版本与60寸以上大屏幕更配哦”的基于现网流量时延分析升级版,SmokePing可以认为是主动的定向的测量。
引入Grafana是地质大学宋焘的一句话给我打开了新天地。确实,Grafana的界面更加酷炫,Zabbix更偏向内部系统,通过将数据传递给Grafana,做一些友好性处理,剔除技术细节,就可以做个类似 https://grafana.wikimedia.org 或者中科大张焕杰的 http://linux.ustc.edu.cn/ ,向公众开放可访问的界面,让用户也可以看到整个校园网、数据中心和业务正常情况,减少故障报修订单。当然,是不是真的敢对外公开这个以后再说了。。。
这是整体框架图。

### 自动化部署有什么好处
可以看框架图,部署是非常复杂的,为了安全,Zabbix使用主从模式部署,从代理服务器部入一卡通专网和互联网云平台。SmokePing可使用树莓派部署后到处乱丢,没有自动化部署工作量是非常巨大的,而且使用了自动化部署,也可以在不同地方复制,让其他闲人也可以参与进来。
最简单的部署就需要6台服务器,我还引入了Vagrant,引入Vagrant的目的是建立服务器都自动化了。原先你可能需要在云平台开6台服务器,配置IP地址,写入inventory,然后跑Ansible脚本,加入Vagrant后,只要安装完Vagrant、VirtualBox,在项目目录内跑一个命令vagrant up,就会自动建立6台服务器,并自动跑Ansible部署完成。然后就可以在本机玩了,当然本机的内存要大一点。
GitHub的代码只供参考暂时,可能有错误,很多东西我也在摸索,我会根据反馈继续完善。
### 有什么坑
幸运的是坑我都踩了,以Zabbix支持中文为例,全网查找你可能会看到很多让你传Windows字体文件,替换或者更改PHP源代码,但是实际上Ubuntu的Zabbix包已经自带了字体切换功能。比如:
apt-get install fonts-wqy-zenhei
update-alternatives --install /usr/share/zabbix/fonts/graphfont.ttf zabbix-frontend-font /usr/share/fonts/truetype/wqy/wqy-zenhei.ttc 20
在Ansible里面就是这么一段话

这才是最优雅的实现。
### 说重点,界面长什么样
如果你花10分钟安装完Vagrant、VirtualBox,又花了半个小时跑完vagrant up,你会得到什么?

6个虚拟机,一台主控controller。
#### Zabbix

Zabbix主界面,最下面是目前问题的服务器或交换机。

基于SNMP自发现交换机端口后的对端口出入流量的画图。

Ping的结果。

资产视图,总的资产和问题资产。

资产视图。
### Grafana

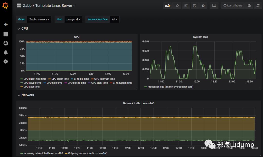
Grafana以Zabbix数据源做的图。某台安装了Agent的Linux的服务器性能图。

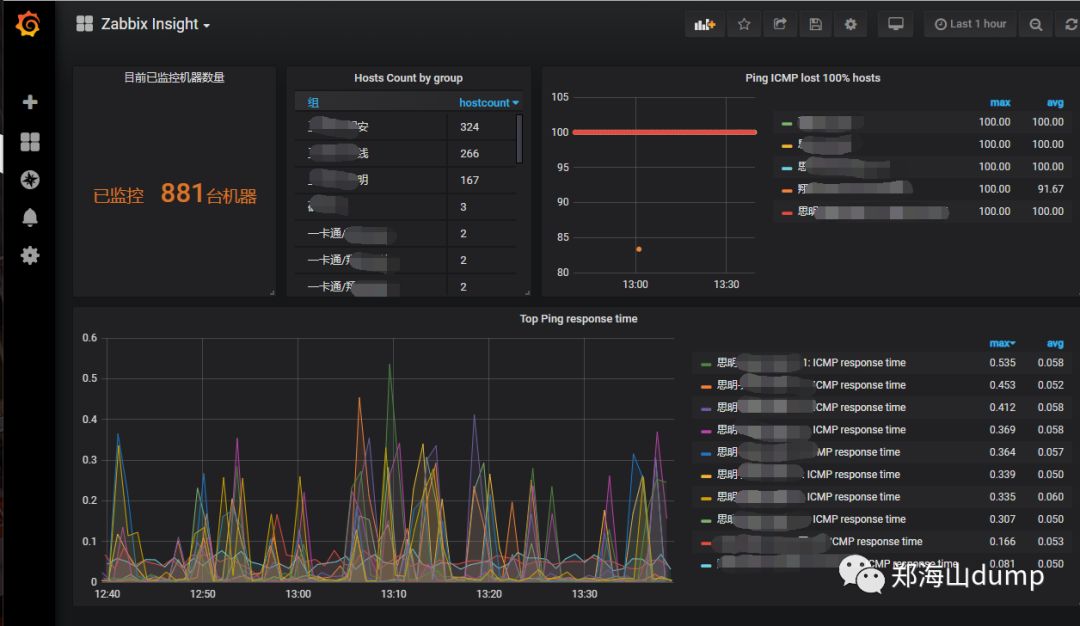
Grafana可以方便叠加Zabbix的指标。找出Ping时延最大的多台交换机。
### Icinga

Icinga总资产。

问题出现的时间序列。

Icinga Dashboard。
### SmokePing

SmokePing左边是监控目标。

对某个目标,叠加多个树莓派检测的结果,比较。


整体Top视图。

单个服务器的Ping时延和丢包率。
校园网监控实践
3205

被折叠的 条评论
为什么被折叠?



