我们都知道Jmeter提供了原生的结果查看,既然有原生的查看结果,为什么还要多此一举使用其他工具进行查看呢,除了查看内容丰富外还有最主要的原因:
Jmeter提供的查看结果插件本身是比较消耗性能的,所以在正式压测中应当禁用。但是我们又需要在脚本运行时实时查看结果,这时就需要借助外在工具实现。
除此之外,在真实压测过程中还需要注意Jmeter图形化模式只适合调试使用,不要进行压测。图形化的压测方式会消耗较多的客户端性能,在压测过程中容易因为客户端问题导致内存溢出。官方也给出了提示通过命令行执行。执行命令:
jmeter -n -t [jmx file] -l [results file] -e -o [Path to web report folder]- -n 表示在非 GUI 模式下运行 JMeter;
- -t 表示要运行的 JMeter 测试脚本文件,一般是 jmx 结尾的文件;
- -l 表示记录结果的文件,默认以 jtl 结尾;
- -e 表示测试完成后生成测试报表;
- -o 表示指定的生成结果文件夹位置。
实现原理
接下来详解借助 docker 使用 InfluxDB 和 Grafana 搭建性能可视化监控平台。InfluxDB概念:InfluxDB是一款用Go语言编写的开源分布式时序、事件和指标数据库,无需外部依赖。该数据库现在主要用于存储涉及大量的时间戳数据,如DevOps监控数据,APP metrics, loT传感器数据和实时分析数据。InfluxDB概念特点:
- 无结构(无模式):可以是任意数量的列;
- 可以设置metric的保存时间;
- 支持与时间有关的相关函数(如min、max、sum、count、mean、median等),方便统计;
- 支持存储策略:可以用于数据的删改。(influxDB没有提供数据的删除与修改方法);
- 支持连续查询:是数据库中自动定时启动的一组语句,和存储策略搭配可以降低InfluxDB的系统占用量;
- 原生的HTTP支持,内置HTTP API;
- 支持类似sql语法;
- 支持设置数据在集群中的副本数;
- 支持定期采样数据,写入另外的measurement,方便分粒度存储数据。
Grafana概念:一个开源软件,拥有丰富的指标仪表盘和图形编辑器,适用Graphite, Elasticsearch, OpenTSDB, Prometheus,InfluxDB。简单点说就是一套开源WEB可视化平台。
JMeter引入Backend Listener将在压测过程中实时发送统计指标数据发送到Influxdb数据库,Grafana(开源的WEB可视化看板)数据源连接到Influxdb,创建可视化看板,并实时获取到测试指标数据。

安装InfluxDB
docker 下进行安装
拉取influxdb镜像:docker pull influxdb
运行influxdb容器:docker run --name my_influxdb -p 8086:8086 influxdb
进入容器:docker exec -it 容器id /bin/bash
创建数据库 jmeter
influx
show databases;
create database jmeter;
show databases;
use jmeter;
select * from jmeter;
exit;安装Grafana
拉取grafana镜像:docker pull grafana/grafana
运行容器:docker run --name my_grafana -p 3000:3000 grafana/grafana
访问grafana:http://ip:3000用户名与密码都是"admin"


进入后添加数据库


进入后对数据库进行配置

保存并且测试

配置展示模板
模板比较丰富,可以预览进行查看,选择合适的进行下载
下载地址:https://grafana.com/grafana/dashboards

下载json文件

准备导入

将下载下来的json文件导入之后即可。

设置完成后进入面板

在此可设置刷新频率

配置Jmeter
创建Jmeter脚本。

设置后端监听器

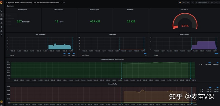
运行脚本后可查看结果

使用Docker搭建JMeter+Grafana+Influxdb性能监控平台
本文介绍了如何利用Docker部署InfluxDB和Grafana,结合JMeter的Backend Listener,实现性能测试结果的实时监控和可视化。在JMeter非GUI模式下运行测试,通过InfluxDB存储数据,Grafana提供仪表板展示,提高测试效率。
5368

被折叠的 条评论
为什么被折叠?



