【Grafana】【五】可视化Graph详解 上

可视化Graph详解 上

编辑Panel

在这里插入图片描述

fill & fit

一般使用fill就行

在这里插入图片描述

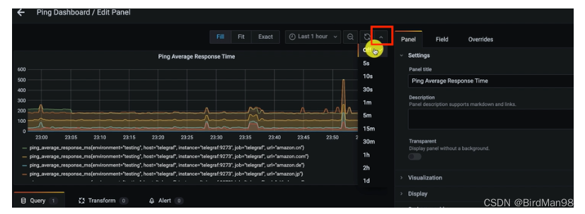
时间

设置显示的时间范围

在这里插入图片描述

refresh

刷新时间,动态显示

在这里插入图片描述

刷新间隔

在这里插入图片描述

设置为1分钟刷新一次Panel

在这里插入图片描述

Query

metircs

过滤

在这里插入图片描述

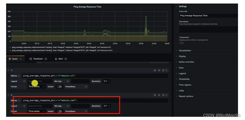
在添加一个

在这里插入图片描述

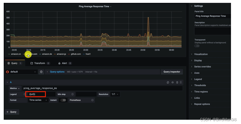
设置legend

在这里插入图片描述

使用模板{{url}}设置legend

在这里插入图片描述

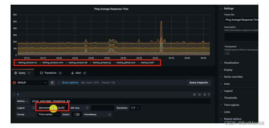
增加前缀

在这里插入图片描述

模板组合

在这里插入图片描述

Min step

点与点之间的间隔,会覆盖全局的设置

在这里插入图片描述

两分钟内四个点,每30秒一个点数据

在这里插入图片描述

Interval

在这里插入图片描述

Resolution

降低数据展示精度和分辨率

在这里插入图片描述

Format

不同的数据使用不同的展示

在这里插入图片描述

Instant

显示最新的一个值,适合与format的table一起使用

在这里插入图片描述

评论
添加红包

请填写红包祝福语或标题

红包个数最小为10个

红包金额最低5元

当前余额3.43前往充值 >
需支付:10.00
成就一亿技术人!
领取后你会自动成为博主和红包主的粉丝 规则
hope_wisdom
发出的红包

打赏作者

BirdMan98

你的鼓励将是我创作的最大动力

¥1 ¥2 ¥4 ¥6 ¥10 ¥20
扫码支付:¥1
获取中
扫码支付

您的余额不足,请更换扫码支付或充值

打赏作者

实付
使用余额支付
点击重新获取
扫码支付
钱包余额 0

抵扣说明:

1.余额是钱包充值的虚拟货币,按照1:1的比例进行支付金额的抵扣。
2.余额无法直接购买下载,可以购买VIP、付费专栏及课程。

余额充值