文章目录
Ceph Dashboard
ceph-dashboard官方介绍:https://docs.ceph.com/en/latest/mgr/dashboard/
Ceph Dashboard是一个内置的ceph管理和监控的web应用程序,通过ceph dashboard可以监控和管理ceph集群中的资源。ceph dashboard是作为ceph-mgr中的一个模块实现的。
启用dashboard插件
在所有mgr节点安装依赖包
apt-cache madison ceph-mgr-dashboard
apt -y install ceph-mgr-dashboard
启用dashboard模块
#在主mgr节点执行
ceph-mgr module enable dashboard
ceph-mgr module ls #列出所有的模块

查看dashboard的访问地址
ceph mgr services

浏览器访问验证
集群概览信息

主机信息

monitor节点信息

osd状态

配置管理

dashboard启用ssl
https://docs.ceph.com/en/quincy/mgr/dashboard/#ssl-tls-support
ceph dashboard启用ssl时可以通过ceph命令快速签发证书,也可以使用自签证书。
ceph dashboard create-self-signed-cert #通过ceph命令快速签发证书
ceph config set mgr mgr/dashboard/ssl true #启用ssl
ceph mgr module disable dashboard #禁用再启用dashboard模块使ssl配置生效
ceph mgr module enable dashboard

访问测试

ceph dashboard的更多配置可以参考官方文档:https://docs.ceph.com/en/quincy/mgr/dashboard/
Promethues监控ceph
ceph mgr内部包含了prometheus模块,可以通过每个节点的9283端口向prometheus提供监控数据。https://docs.ceph.com/en/quincy/mgr/prometheus/
启用prometheus模块
ceph mgr module enable prometheus
ceph mgr module ls #查看启用的模块

在mgr节点验证端口监听

访问mgr节点,验证metrics数据

配置prometheus采集数据
编辑prometheus配置文件,添加job配置
vim /usr/local/prometheus/prometheus.yml
###################
- job_name: "ceph"
static_configs:
- targets: ["192.168.211.23:9283", "192.168.211.24:9283", "192.168.211.25:9283"]
###################
systemctl restart prometheus-server.service
验证target状态

grafana数据展示
导入模板,ceph集群状态模板:https://grafana.com/grafana/dashboards/2842-ceph-cluster/

集群模板2:https://grafana.com/grafana/dashboards/17600-ceph-rgw-new/

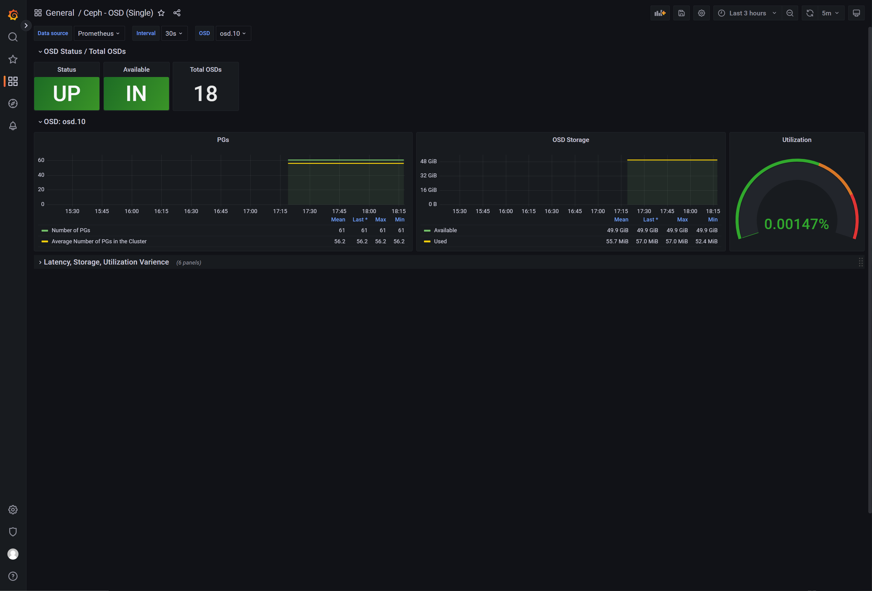
ceph osd模板:https://grafana.com/grafana/dashboards/5336-ceph-osd-single/

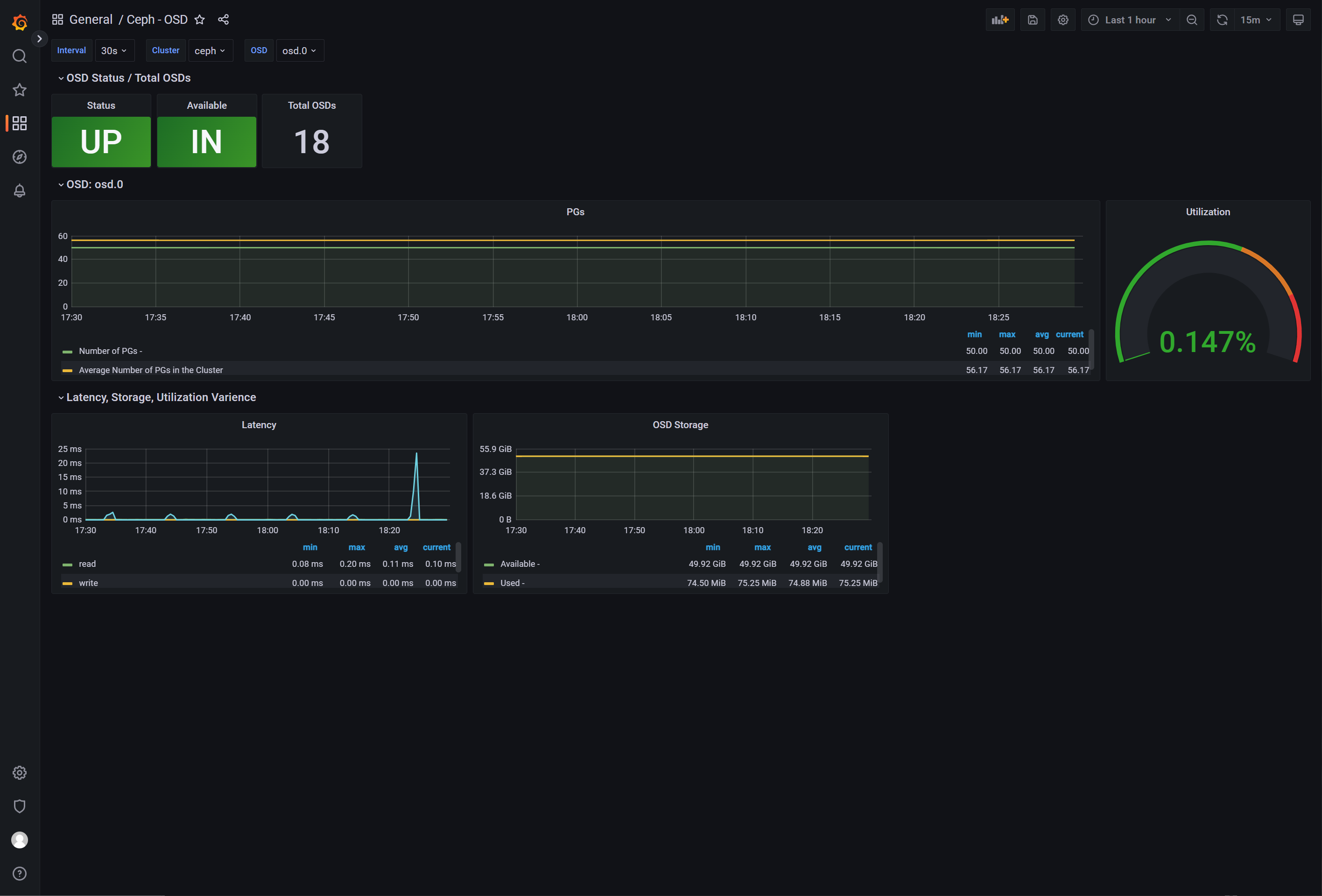
osd-模板2:https://grafana.com/grafana/dashboards/9551-ceph-osd/

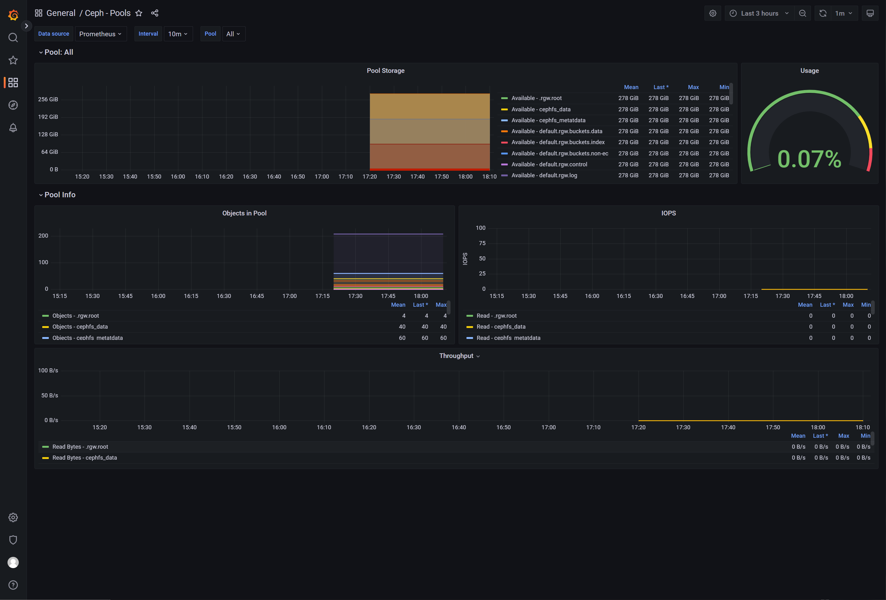
ceph pool模板:https://grafana.com/grafana/dashboards/5342-ceph-pools/

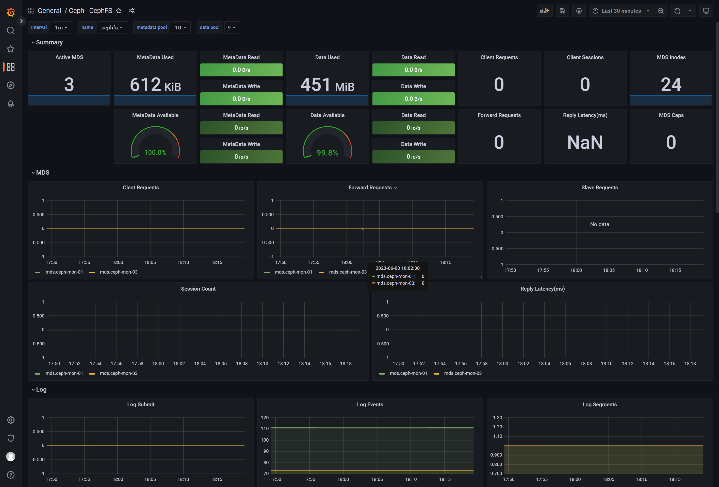
cephfs模板:https://grafana.com/grafana/dashboards/9340-ceph-cephfs/

4321

被折叠的 条评论
为什么被折叠?



