GitHub 上有个开源项目,叫:SafeLine 。
目前已经获得 1.8 万多的 Star 了,是比较火的开源 Web 应用防火墙和反向代理工具。

它专门保护你的网站免受各种网络攻击和漏洞利用,能够过滤和监控进出的 HTTP 流量,阻止恶意访问。
全球超过 18 万次安装,已经保护超过 100 万个网站,每日处理超过 300 亿次 HTTP 请求。
🛡️ 全面Web攻击防护:防御SQL注入、XSS等各类攻击
⏱️ 智能速率限制:防DoS攻击与暴力破解
🤖 主动反机器人:区分真人用户与恶意爬虫
🔑 灵活认证:密码验证机制拦截未授权访问
🔄 动态代码加密:实时加密HTML/JS代码防窃取
01
项目简介
SafeLine 是一款国产的反向代理型 Web 应用防火墙(WAF),部署在 Web 应用与互联网之间,通过过滤、监控和阻断恶意流量,保护你的网站免受攻击,同时防止未授权数据泄露。
它的核心特性主要是下面这些,能防护绝大多数网站攻击:

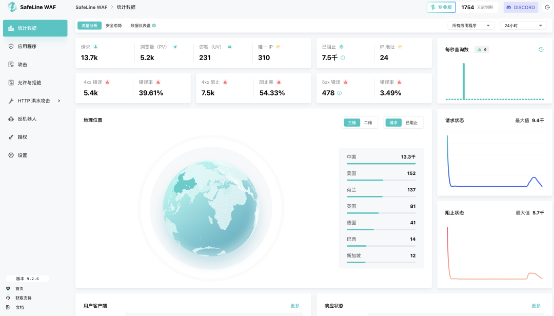
现在,你可以直接登录下面这个部署好的面板去瞧瞧,在这里你就能直观的看到受保护网站的防护情况。
链接:https://demo.waf.chaitin.com:9443/在这个面板,你能直观的看到世界各地对你网站发起的请求。拦截了多少恶意请求、用户的请求客户端、引用页面一目了然。


在下面这个面板,你能看到哪个 IP 对你发起了多少次攻击,攻击持续多长时间。

发现了异常,你可以设置速率限制,通过限制单一来源的请求速率, 有效防御 DDoS 攻击, 恶意爬虫和机器人。

而且最近新增了人机验证,能够智能识别真实用户或者机器人,有效阻止自动化攻击,同时保障用户体验。

02
工作原理
这个工具的工作原理很简单。
当你在 Web 应用前面部署 SafeLine 后,它就像一个反向代理,所有用户请求都需要先经过这个防火墙,然后才会到达你的服务器。
这样一来,SafeLine 可以在恶意流量到达你的应用之前就将其拦截,保护你的服务器不被直接暴露在互联网上。

安装 SafeLine 非常简单,如果你的网站部署在 1 核 CPU / 1 GB 内存 / 5 GB 硬盘配置以上的 Linux 系统,只需运行下面这个命令就行了。
bash -c "$(curl -fsSLk https://waf.chaitin.com/release/latest/manager.sh)" -- --en部署完成后,你可以登录管理界面,轻松配置要保护的 Web 网站。
你可以在应用程序这里配置你网站的域名、端口等信息,让 SafeLine 开始防护。

如果你是开发者、网站管理员或企业 IT 人员,SafeLine 都是一个值得考虑的 Web 安全解决方案。
它不仅功能强大,而且易于部署和管理,能够为你的 Web 应用提供全方位的安全保护。
开源地址:https://github.com/chaitin/SafeLine长按扫描二维码
加入 SafeLine 技术交流群

03
点击下方卡片,关注逛逛 GitHub
这个公众号历史发布过很多有趣的开源项目,如果你懒得翻文章一个个找,你直接关注微信公众号:逛逛 GitHub ,后台对话聊天就行了:

1278

被折叠的 条评论
为什么被折叠?



