作者简介:金津,智领云高级研发经理,华中科技大学计算机系硕士。加入智领云 8 余年,长期从事云原生、容器化编排领域研发工作,主导了智领云自研的 BDOS 应用云平台、云原生大数据平台 KDP 等产品的开发,并在多个大规模项目中成功实施落地,在大规模容器化编排系统方向有丰富的实践经验。
在 KubeSphere 上部署 KDP
GitHub 地址:https://github.com/linktimecloud/kubernetes-data-platform/blob/main/docs/zh/user-tutorials/install-kdp-on-kubesphere-101.md
技术简介
-
KubeKey 是一个开源的 Kubernetes 安装程序和生命周期管理工具。它支持安装 Kubernetes 集群、KubeSphere 以及其他相关组件。
-
KubeSphere 是一个用于云原生应用程序管理的分布式操作系统,使用 Kubernetes 作为其内核。它提供了即插即用架构,允许第三方应用程序无缝集成到其生态系统中。
-
KDP(Kubernetes Data Platform)提供了一个基于 Kubernetes 的现代化混合云原生数据平台,能够利用 Kubernetes 的云原生能力来有效地管理数据平台。KDP 是构建在 Kubernetes 之上的,因此可以与任意的 Kubernetes 管理平台快速集成。
总的来说,KubeSphere 和 KDP 组合在一起,能够为用户提供一套完善的、强大的、基于 Kubernetes 的现代化云原生应用数据平台。未来,通过 KubeSphere 的 LuBan 集成框架,可以将 KDP 开发成为 KubeSphere 的扩展组件,从而进一步深度融合进 KubeSphere。
先决条件
在 Kubernetes 上已安装 KubeSphere(快速开始可参考在 Kubernetes 上最小化安装 KubeSphere):

KubeSphere 安装完成后,登录 KubeSphere Web 控制台并确保监控组件已启用:

安装 KDP
假设您已经在一个 v1.26.x Kubernetes 集群上安装了 KubeSphere ,并开启了监控套件。
安装 KDP 命令行工具
- 可选使用本地终端工具或 KubeSphere 网页终端进行操作:
- 通过本地 Shell:打开您计算机上的 Bash 或 Zsh 终端。
- 通过 Web Kubectl:

- 在网页或本地终端中,请执行以下命令以安装 KDP 命令行工具(注:若使用网页终端,因其无状态特性,每次新建立会话都需要重新安装 KDP 命令行工具):
# 下载 KDP CLI(设置环境变量'VERSION'为所需版本号)
export VERSION=v1.1.0
wget https://github.com/linktimecloud/kubernetes-data-platform/releases/download/${VERSION}/kdp-${VERSION}-linux-amd64.tar.gz
tar xzf kdp-${VERSION}-linux-amd64.tar.gz
mkdir -p ~/.local/bin
install -v ./linux-amd64/kdp ~/.local/bin
export PATH=$PATH:$HOME/.local/bin
kdp version
安装 KDP 基础平台
执行以下命令以安装 KDP 基础平台:
# 注:请关注以下参数:
# - `openebs.enabled=false`:跳过 KDP 内置 OpenEBS hostpath provisioner 组件的安装
# - `storageConfig.storageClassMapping.localDisk=local`:使用 KubeSphere 上的内置 StorageClass,你也可以将 `local` 更改为其他现有的 SC
# - `prometheusCRD.enabled=false`:跳过 KDP 内置 Prometheus CRD 的安装
# - `prometheus.enabled=false`:跳过 KDP 内置 Prometheus Operator 的安装
# - `prometheus.externalUrl=http://prometheus-operated.kubesphere-monitoring-system.svc:9090`:使用 KubeSphere 上的内置 Prometheus 服务
kdp install \
--force-reinstall \
--set openebs.enabled=false \
--set storageConfig.storageClassMapping.localDisk=local \
--set prometheusCRD.enabled=false \
--set prometheus.enabled=false \
--set prometheus.externalUrl=http://prometheus-operated.kubesphere-monitoring-system.svc:9090
访问 KDP UX
- 等待安装完成:

- 转到 KubeSphere Web 控制台,并在菜单 “应用负载” -> “应用路由” 中找到名为 ‘kdp-ux’ 的应用路由对象:

- 点击并进入’kdp-ux’应用路由的详细页面,然后点击路径’/'的’访问服务’按钮,KDP UX 将在新标签页中打开:

- 您现在可以使用 KDP Web 控制台来建设自己的数据平台。有关使用数据组件的更多教程,请参考教程目录:

在 KDP 上快速交付 Kafka
KDP 提供开箱即用的开源 Kafka K8s 运行时,主要包括:Strimzi Kafka Operator、Kafka Cluster、Kafka Manager 等。用户通过 KDP 可以高效便捷地交付和运维 Kafka 套件,KDP 为数据组件运行时提供完善的生命周期管理以及监控、告警、日志的自动化集成。
Kafka 简介
Kafka,Apache Kafka 是一个分布式事件流平台。基于 Kafka,可以构建高吞吐量、高扩展性的消息中间件服务。适用于日志采集、流式数据处理、流量削峰填谷等场景。Kafka 具备高可靠、高并发访问、可扩展的特性是大数据生态系统中不可或缺的组成部分。
在 KDP 上部署 Kafka 套件
以下展示的是如何在 KDP 上快速交付 Kafka 套件:
- 通过 KDP 应用目录安装 Kafka Operator 及 Kafka Cluster

- 部署过程中可以实时查看 Pod 日志

- 待 ZK 集群与 Kakfa 集群所有 Pod 运行就绪

- KDP 提供应用实例下所有底层 K8s 资源拓扑展示

- 待 Kafka Cluster 运行正常后,继续安装好 Kafka Manager;完成后,应用实例界面右上角可快速打开 Kafka Manager 的页面

创建一个 Topic
以上我们已经在 KDP 上快速交付了一套 Kafka Cluster 以及 Kafka Manager(开源的 Kafka 界面管理工具),接下来我们基于 Kafka 界面管理工具来创建一个 Topic:
- 进入 Kafka Manager 界面,可以看到已自动导入我们安装好的 Kafka Cluster

- 在 Kafka Manager 界面上创建一个 topic “my-2nd-topic”

- 完成后,在 Topic 列表中可以看到我们新建的 topic

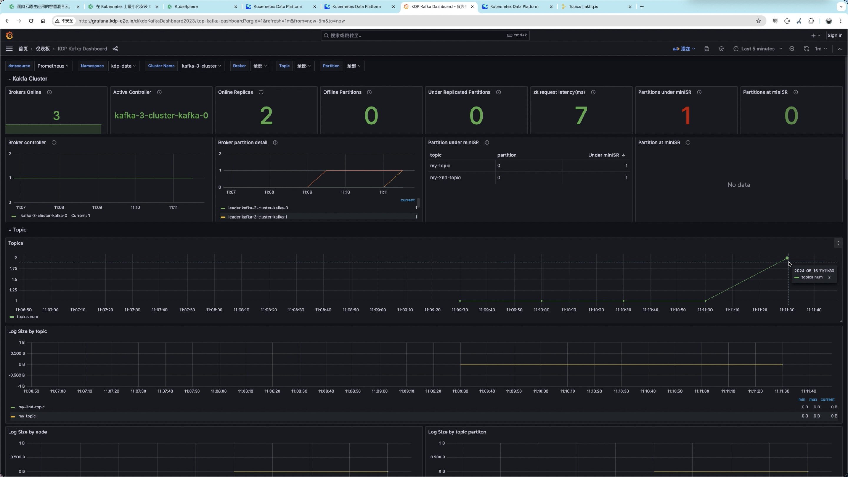
- 从 KDP 内置的监控面板上 topic 的指标数据中,我们也可以观测到 topic 数量从 1 变为了 2

相关链接
-
【教程文档】在 KubeSphere 上安装 KDP 101:
https://linktimecloud.github.io/kubernetes-data-platform/docs/zh/user-tutorials/install-kdp-on-kubesphere-101.html -
【教程文档】如何与 KDP 上的 Kafka 快速集成:
https://linktimecloud.github.io/kubernetes-data-platform/docs/zh/user-tutorials/integration-kafka-with-int-ext-comps.html
本文由博客一文多发平台 OpenWrite 发布!
7165

被折叠的 条评论
为什么被折叠?



