一、前言
以往做性能测试的时候为了获得全面的性能数据,主要采用NMON作为检测工具并结合linux命令进行实时查看。缺点是NMON中的检测指标有限,且需要download到NMON分析工具中进行分析,是在测试后才能看到图形化数据,而linux自带监控命令又不够图形化和直观。经过一番资料查找与实践,发现一款叫做netdata的工具,它安装便捷、无需配置、指标全面、监控实时、界面简洁、内存消耗极低(对于大多数具有几百个图表和几千个维度的服务器系统,netdata守护程序资源占用不超过单个核心的1%)、支持按需安装多种插件、支持程序拓展。如此好用的神器,忍不住要给小伙伴安利一下。
二、工具介绍
Netdata是一款Linux系统实时性能监测工具,以web的可视化方式展示系统及应用程序的实时运行状态。前端响应快,UI很整洁,操作方面,支持图表重置,缩放。具体优点如下:
界面酷炫:interactive bootstrap dashboards,也可使用简单的HTML代码去自定义控制界面
运行高效:C编写,每秒采集数千个指标,但仅占cpu单核1%,少量MB的内存以及完全没有磁盘IO
零配置:安装即监控
零依赖:有自己的静态网络文件和网络接口拥有自己的网络服务器
可扩展:使用自带的插件API,手机任何可以衡量的数据。
可嵌入:它可以在任何Linux内核可以运行的地方运行
可告警:提供复杂的、各种类型的告警,支持动态阈值、告警模板、多种通知方式等
数据全面:
1.CPU的使用率,中断,软中断和频率(总量和每个单核)
2.RAM,互换和内核内存的使用率(包括KSM和内核内存deduper)
3.硬盘输入/输出(每个硬盘的带宽,操作,整理,利用等)
4.IPv4网络(数据包,错误,分片):
TCP:连接,数据包,错误,握手
UDP:数据包,错误
广播:带宽,数据包
组播:带宽,数据包
5.Netfilter/iptables Linux防火墙(连接,连接跟踪事件,错误等)
6.进程(运行,受阻,分叉,活动等)
7.NFS文件服务器,v2,v3,v4(输入/输出,缓存,预读,RPC调用)
8.网络服务质量(唯一一个可实时可视化网络状况的工具)
9.应用程序,通过对进程树进行分组(CPU,内存,硬盘读取,硬盘写入,交换,线程,管道,套接字等)
10.Apache Web服务器状态(v2.2, v2.4)
11.Nginx Web服务器状态
12.Mysql数据库(多台服务器,单个显示:带宽,查询/s, 处理者,锁,问题,临时操作,连接,二进制日志,线程,innodb引擎等)
13.ISC Bind域名服务器(多个服务器,单个显示:客户,请求,查询,更新,失败等)
14.Postfix邮件服务器的消息队列(条目,大小)
15.Squid代理服务器(客户带宽和请求,服务带宽和请求)
16.硬件传感器(温度,电压,风扇,电源,湿度等)
17.NUT UPSes(负载,充电,电池电压,温度,使用指标,输出指标)
三、工具安装
1.安装Netdata需要的基本编译环境安装:
yum install zlib-devel gcc make git autoconf autogen automake pkgconfig
2.下载和安装Netdata
# cd /usr/local/src/
# wget http://firehol.org/download/netdata/releases/v1.0.0/netdata-1.0.0.tar.gz
# tar -xf netdata-1.0.0.tar.gz
# cd netdata-1.0.0
# ./netdata-installer.sh
3.访问Netdata:http://localhost:19999
四、工具使用
访问Netdata:http://localhost:19999
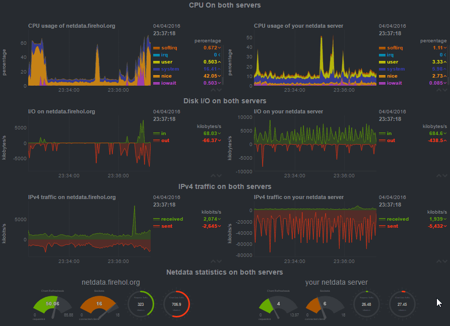
运行效果图如下: 
数据详情支持缩放,定位,拖动等操作:

五、数据采集介绍
netdata支持内部和拓展数据收集插件:
内部插件由C编写而成并作为netdata守护进程内的线程运行。
拓展插件可以用任何计算机语言进行编写,并生成未独立于netdata守护进程的持续运行进程。它们通过pipes(stdout)与netdata进程通信。
内部插件数据采集原理

Netdata是一款强大的Linux系统实时性能监测工具,提供酷炫的交互式图表和高效的运行效率。它无需配置,零依赖,支持扩展和自定义,涵盖了CPU、内存、硬盘、网络等全面的监控指标。安装简单,适合性能测试和运维人员使用。
最低0.47元/天 解锁文章
6252

被折叠的 条评论
为什么被折叠?



