大家好,我是java1234_小锋老师,看到一个不错的基于Python的Flask+Vue3在线图书(图书借阅)管理系统【论文+源码+SQL脚本】,分享下哈。
项目视频演示
https://www.bilibili.com/video/BV1VzmCBaE4a/
项目介绍
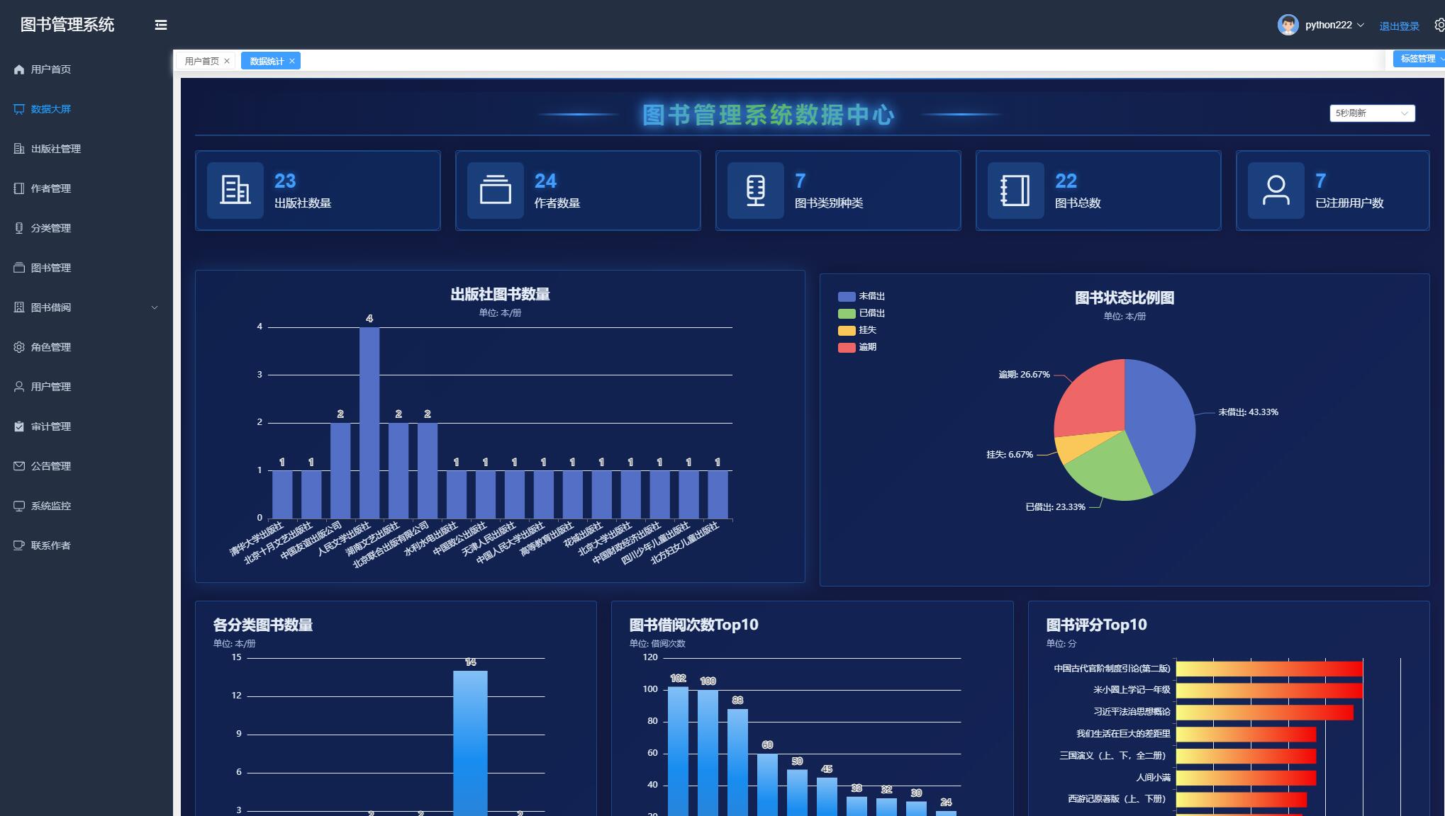
如今社会上各行各业,都在用属于自己专用的软件来进行工作,互联网发展到这个时候,人们已经发现离不开了互联网。互联网的发展,离不开一些新的技术,而新技术的产生往往是为了解决现有问题而产生的。智慧图书管理系统能够实现数据大屏,出版社管理,作者管理,图书管理,图书借阅管理,角色管理,用户管理,公告管理等功能。该系统采用了Mysql数据库,Vue+Python语言前后端分离等技术进行编程实现。
系统展示

部分代码
from datetime import datetime
from exts import db
from flask_login import UserMixin
class User(db.Model, UserMixin):
id = db.Column(db.Integer, primary_key=True, autoincrement=True)
name = db.Column(db.String(80), unique=True)
password = db.Column(db.String(120))
email = db.Column(db.String(120), unique=True)
role_id = db.Column(db.Integer)
register_time = db.Column(db.DateTime, default=datetime.now())
last_login_time = db.Column(db.DateTime, default=datetime.now())
ip = db.Column(db.String(15))
description = db.Column(db.String(256))
book_collect_list = db.Column(db.String(1024))
avatar = db.Column(db.String(256))
status = db.Column(db.Boolean, default=True)
def __init__(self, u_id, name, password, email, role_id=0):
self.id = u_id
self.name = name
self.password = password
self.email = email
self.role_id = int(role_id)
def __str__(self):
return self.name
def keys(self):
return ('id', 'name', 'email', 'role_id', 'register_time', 'last_login_time', 'ip', 'description', 'status','avatar')
def __getitem__(self, item):
return getattr(self, item)
源码下载
链接:https://pan.baidu.com/s/12Nl_1J0hRoH8ZwOz7mD3pQ
提取码:1234








43万+

被折叠的 条评论
为什么被折叠?



