前传
prometheus grafana的安装使用:https://nanxiang.blog.csdn.net/article/details/135384541
本文说下监控nginx,prometheus grafana nginx 安装配置和使用
Docker 镜像下载地址: https://hub.docker.com
比较好的hub.docker.com///-- https://hub.docker.com/u/bitnami
grafana监控面板:https://grafana.com/grafana/dashboards
安装redis-exporter
docker pull bitnami/redis-exporter:1.56.0
docker run -itd --name redis-exporter --restart=always -p 9121:9121 -v /etc/localtime:/etc/localtime bitnami/redis-exporter:1.56.0 --redis.addr=redis://10.255.20.230:6379
docker logs redis-exporter
需要看下是redis是否已经连上,起码日志不能报错
redis_exporter参数配置参考
https://github.com/oliver006/redis_exporter#flags
配置prometheus
- job_name: 'redis-230'
static_configs:
- targets: ['10.255.20.230:9121']
查看promethues redis job节点
http://10.255.20.231:9090/targets

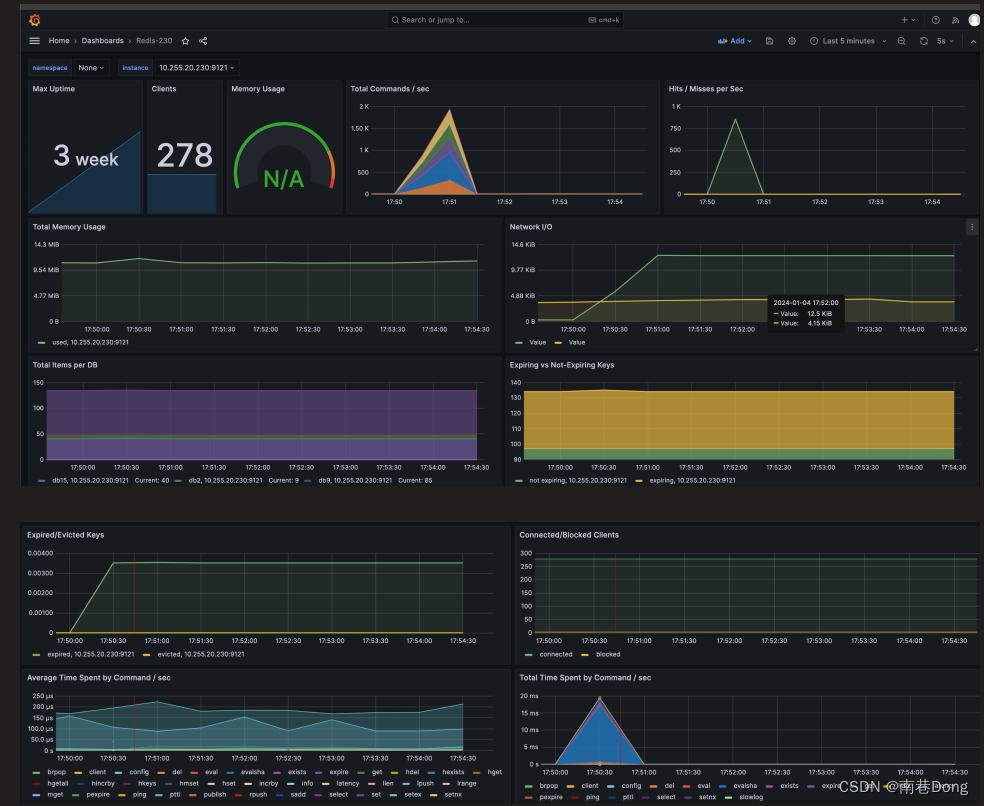
grafana配置
访问grafana地址: http://10.255.20.231:3000/
模版地址:https://grafana.com/grafana/dashboards/763-redis-dashboard-for-prometheus-redis-exporter-1-x/
监控面板ID:763

外传
😜 原创不易,如若本文能够帮助到您的同学
🎉 支持我:关注我+点赞👍+收藏⭐️
📝 留言:探讨问题,看到立马回复
💬 格言:己所不欲勿施于人 扬帆起航、游历人生、永不言弃!🔥
本文介绍了如何安装和配置Redis-exporter,将其与Prometheus集成以监控Redis,以及如何在Grafana中设置模板来可视化数据。还涵盖了Nginx的安装和监控配置。
2583

被折叠的 条评论
为什么被折叠?



