🧾 一、前置条件
在开始之前,请确保环境满足以下条件:
-
一台或多台 Linux 主机(CentOS / Ubuntu 均可)
-
开放必要端口:
-
Prometheus 默认端口:
9090 -
Node Exporter 默认端口:
9100
-
-
主机之间网络互通,SSH 可连接
-
如使用自动化部署工具(如 Ansible),需保证非 root 用户有足够权限操作
🖥️ 二、安装 Grafana(可视化平台)
# 添加 Grafana 安装包
sudo yum install -y https://dl.grafana.com/oss/release/grafana-10.2.3-1.x86_64.rpm
# 启动并设置为开机启动
sudo systemctl enable --now grafana-server
-
默认访问地址:http://localhost:3000
-
默认登录账号:
-
用户名:
admin -
密码:
admin(首次登录会要求修改)
-
📊 三、连接 Prometheus 数据源到 Grafana
-
打开浏览器访问 Grafana 控制台
-
进入 Configuration → Data Sources → Add data source

-
选择 Prometheus

-
在 URL 中填入 Prometheus 的地址,例如:

http://<prometheus主机IP>:9090
- 点击 Save & Test,确认连接成功
📈 四、导入主机监控大盘模板
Grafana 官方和社区提供了丰富的大盘模板,推荐如下:
-
推荐模板 ID(适用于 Node Exporter):
-
1860(基础主机监控) -
12633(增强版个人使用)
-
导入方式:
- Grafana 左侧菜单 → Dashboards → Import
- 输入模板 ID,如 12633,点击 Load

- 选择对应的 Prometheus 数据源

- 点击 Import,即可使用大盘监控主机指标
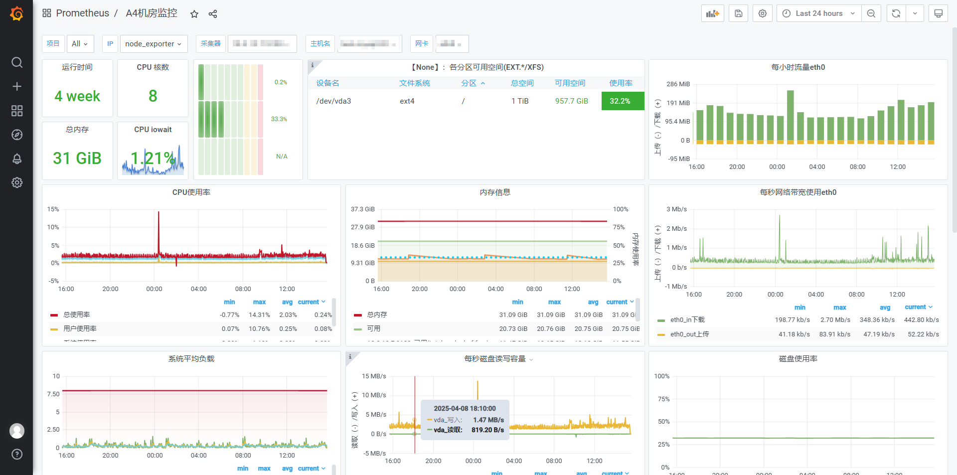
🧠 五、效果预览
完成后你将看到:
-
CPU 利用率趋势图
-
内存/磁盘使用率
-
网络流量、系统负载等
支持通过变量切换不同主机进行监控对比。

1126

被折叠的 条评论
为什么被折叠?



