随着技术的迅速发展,各种多元化的数据库产品应运而生,它们不仅类型众多,而且形式各异,国产化数据库千余套,开源数据库百余套 OceanBase 、PolarDB 、StarRocks…还有一些像 Oracle、MySQL 这些传统数据库。这些数据库产品有着各自的优势和特点,能够满足不同业务需求。如何找到一款工具能够对这些数据库进行管控,成为首要考虑的问题。
此外,在使用数据库时,也涉及到很多常见的数据库安全管控问题,包括账号和密码管理、权限管理、数据备份与恢复、数据加密和脱敏、以及审计与监控。这些问题可能导致未经授权的访问、数据泄露、数据丢失或损坏等安全风险。为规避上述这些问题,CloudQuery 对 StarRocks 有哪些支持?
支持在 CloudQuery 中创建连接,便于进行数据库管控。
进入 CloudQuery 平台「数据查询」模块,创建 StarRocks 连接,将 StarRocks 纳入 CloudQuery 平台进行管控。并支持关闭连接、新建查询、连接管理、移动到组等基础功能。

支持对数据源操作权限、数据导出权限、过滤权限、执行次数、执行行数等权限的管控,如 DML、DQL、DDL 等操作可细粒度到对象级别,限制导出行数、过滤数据库元素、限制对应操作的执行次数等。

支持执行时间限制,限制数据库对象及操作的可执行时间段。
支持高危资源设定。
**支持数据保护,**对敏感数据查询时进行脱敏,支持创建敏感资源扫描任务,自动识别敏感资源并脱敏。

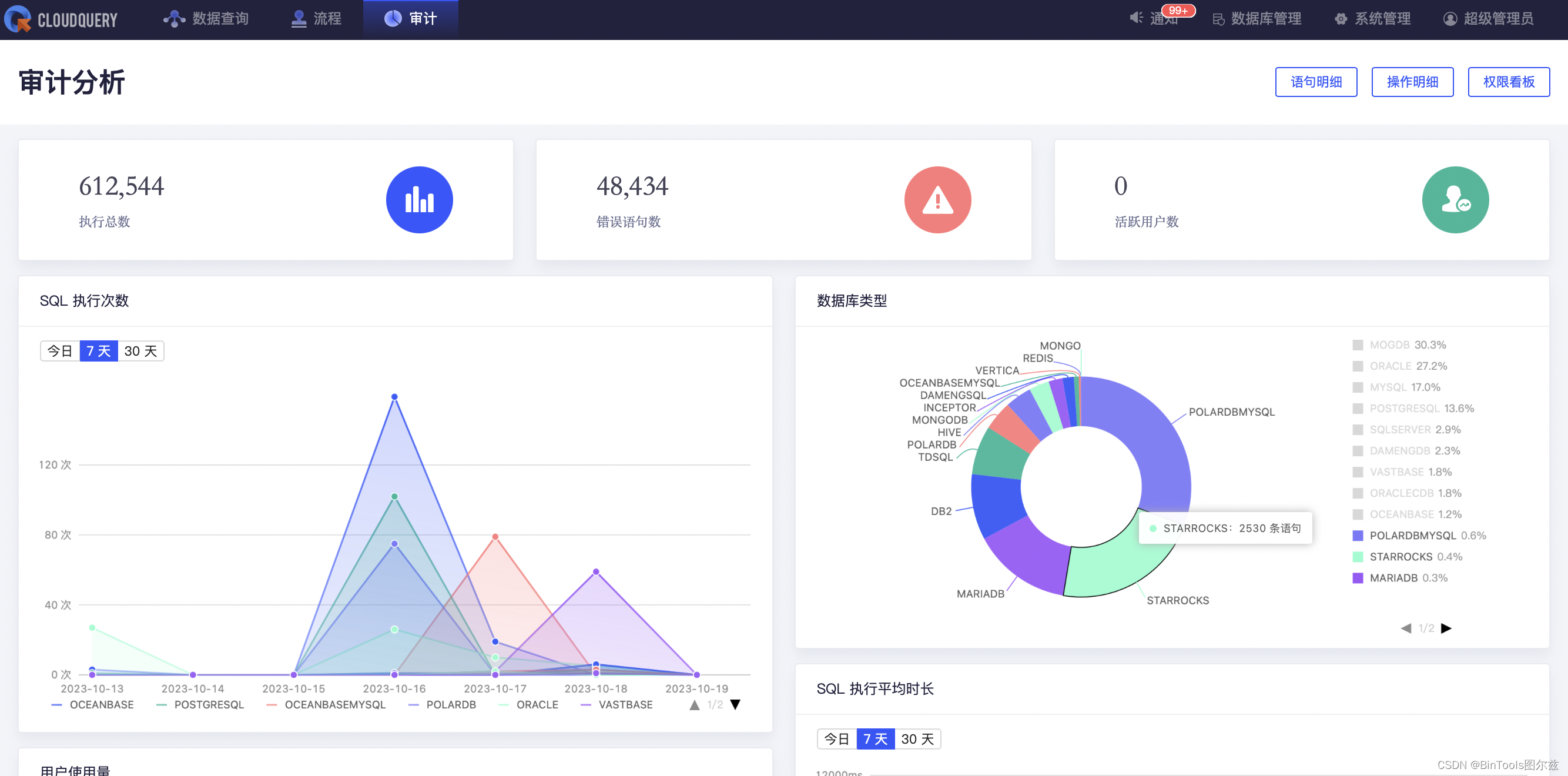
此外,在 CloudQuery 平台上对 StarRocks 所有的操作都进行了审计,包括 SQL 执行次数、错误数、数据库使用占比、活跃用户数等 SQL 语句明细等,还对使用者的越权行为进行统计。

其他支持,欢迎大家下载 CloudQuery 社区版进行了解。
下载地址:https://www.cloudquery.club/download,或点击文末“阅读原文”
目前,我们也和基于 StarRocks 进行开源商业化的公司镜舟科技达成了合作,双方已形成产品兼容性互认。

关于镜舟数据库
北京镜舟科技有限公司是一家领先的大数据软件提供商,专注打造新一代极速全场景MPP 数据库,解决企业数字化转型最后一公里难题 ,助力企业全面数字化经营。
镜舟数据库是基于 StarRocks 发展起来的企业级商用数据库产品,当前已广泛应用于金融、零售、物流、制造、电商、游戏、其他互联网场景等的行业头部客户,服务超过200家市值70亿元以上的大型企业,覆盖了实时数仓、OLAP 报表、数据湖分析等场景,帮助企业实现多维复杂、实时、高并发的数据分析。镜舟数据库使用向量化、MPP 执行框架、列式存储引擎等技术,致力于打造极速统一的数据分析新范式,解决企业数字化转型最后一公里难题,满足客户对产品性能、技术支持、解决方案、生态建设、售后保障等方面的极致要求。
关于 CloudQuery
CloudQuery 是一款面向企业的云原生一体化数据库管控平台。致力于为开发者、数据资产管理者等技术人员,打造一个一站式安全可控的数据操作平台,CloudQuery 赋予用户仅通过一个 web 浏览器,即可实现数据安全访问、数据分析治理、数据脱敏等各类复杂场景的能力。
CloudQuery 核心能力
- 自研数据库客户端:多种数据库,一个管理和开发工具。
- 支持多类型数据库:覆盖 PolarDB、OceanBase、Oracle、Mysql、PostgreSQL、HIVE、达梦等20多种数据库,并在不断迭代中。
- 用户统一管理:一个组织身份账户,即可访问所有数据源,简化数据库管理工作。
- 数据泄漏防护:依据数据安全法要求有效保护企业数据,避免数据泄露和滥用。
- 高危操作拦截:操作语句逐条解析,支持多种高危行为识别与拦截。
- 终端安全防护:避免传统数据库客户端导致的账号泄漏、数据泄漏、版权问题。
…
CloudQuery 官网:https://www.cloudquery.club/home
CloudQuery 文档:https://bintools.yuque.com/org-wiki-bintools-xniowl/do4ums
镜舟官网:https://www.mirrorship.cn/zh-CN/index
CloudQuery助力数据库管控与安全防护
1144

被折叠的 条评论
为什么被折叠?



