此文基于 Granfana+Loki+Vector +Kafka 筛选过滤 指定字段
-
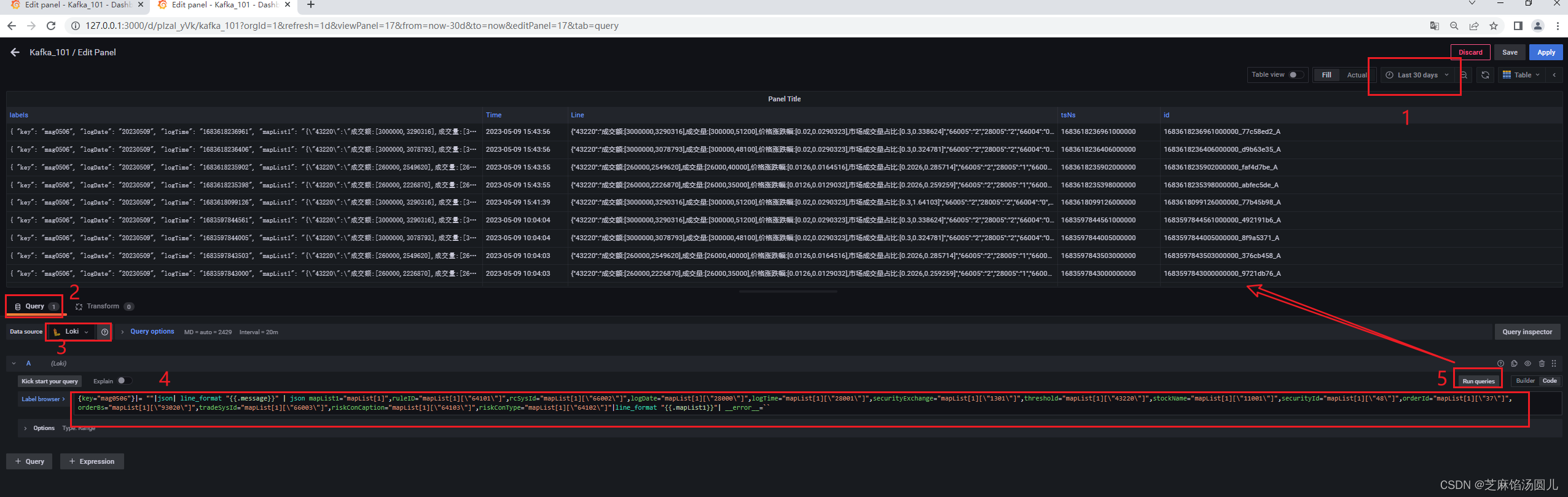
添加Query
在Granfana 中配置 Data Source ->Loki --> Add
# 1. 在Granfana 中添加loki 过滤条件
# 2. 过滤 ruleID,rcSysId,logDate,logTime,securityExchange,threshold,stockName 等字段值
{key="mag0506"}|= ""|json| line_format "{{.message}}" | json mapList1="mapList[1]",ruleID="mapList[1][\"64101\"]",rcSysId="mapList[1][\"66002\"]",logDate="mapList[1][\"28000\"]",logTime="mapList[1][\"28001\"]",securityExchange="mapList[1][\"1301\"]",threshold="mapList[1][\"43220\"]",stockName="mapList[1][\"11001\"]",securityId="mapList[1][\"48\"]",orderId="mapList[1][\"37\"]",orderBs="mapList[1][\"93020\"]",tradeSysId="mapList[1][\"66003\"]",riskConCaption="mapList[1][\"66103\"]",riskConType="mapList[1][\"64102\"]"|line_format "{{.mapList1}}"| __error__=``
原始kafka 数据:
{
"currentIndex":0,
"header":{
"headerMap":{
"35":"381166"
}
},
"mapList":[
{
"10007":"1"
},
{
"37":"4",
"38":"35000",
"44":"660000",
"48":"603900",
"1301":"1",
"11001":"建发合诚",
"11436":"20230508",
"28000":"20230508",
"28001":"1683537179648",
"28005":"1",
"28101":"1538922182",
"43220":"成交额:[260000,2945300],成交量:[26000,45000],价格涨跌幅:[0.0126,0.0398387],市场成交量占比:[0.2026,1.28571]",
"64101":"99003",
"64102":"1101",
"64103":"99003-1753个证券-包含上证50证券和6个账户(一个账户与9904重复)",
"65098":"1",
"66002":"5",
"66003":"1",
"66004":"0",
"66005":"2",
"91001":"830035",
"93020":"1"
}
]
}
将以上kafka 原始消息数据,筛选过滤出指定字段,语句如下:
{key="mag0506"}|= ""|json| line_format "{{.message}}" | json
mapList1="mapList[1]",ruleID="mapList[1][\"64101\"]",rcSysId="mapList[1][\"66002\"]",logDate="mapList[1][\"28000\"]",logTime="mapList[1][\"28001\"]",securityExchange="mapList[1][\"1301\"]",threshold="mapList[1][\"43220\"]",stockName="mapList[1][\"11001\"]",securityId="mapList[1][\"48\"]",orderId="mapList[1][\"37\"]",orderBs="mapList[1][\"93020\"]",tradeSysId="mapList[1][\"66003\"]",riskConCaption="mapList[1][\"64103\"]",riskConType="mapList[1][\"64102\"]"|line_format "{{.mapList1}}"| __error__=``
优化以上 筛选过滤条件:
{key="mag0506"}|= ""|json| line_format "{{.message}}" | json mapList1="mapList[1]"|line_format "{{.mapList1}}"| __error__=``

优化后 如下图所示:
-
添加Table Panel

第一步
step1: clieck Query 输入 将 kafka 原始消息数据,筛选过滤出指定字段语句

真实显示如下图所示:
step2:Click-Transform
添加Extract files -->Source:Line -->Format:JSON
添加 Organize fiels --> 将json所有字段转为列后:
- 重名列名
- 调整列顺序
- 显示隐藏指定列

到此已简单将Grafana 中数据源为Loki 的kafka 消息,以Tabel的形式展示出来。
本文介绍了如何使用Grafana+Loki+Vector进行Kafka消息筛选,通过示例展示了如何过滤指定字段,并进行了优化,最终以表格形式在Grafana中展示。操作步骤包括在Loki中添加数据源、配置Query、Transform提取字段,以及在Table Panel中组织和调整列。

246

被折叠的 条评论
为什么被折叠?



