jvm监控
安装配置好grafana后,在官网找到jvm的监控模板【12856】链接戳这
导入

输入模板id

进入界面

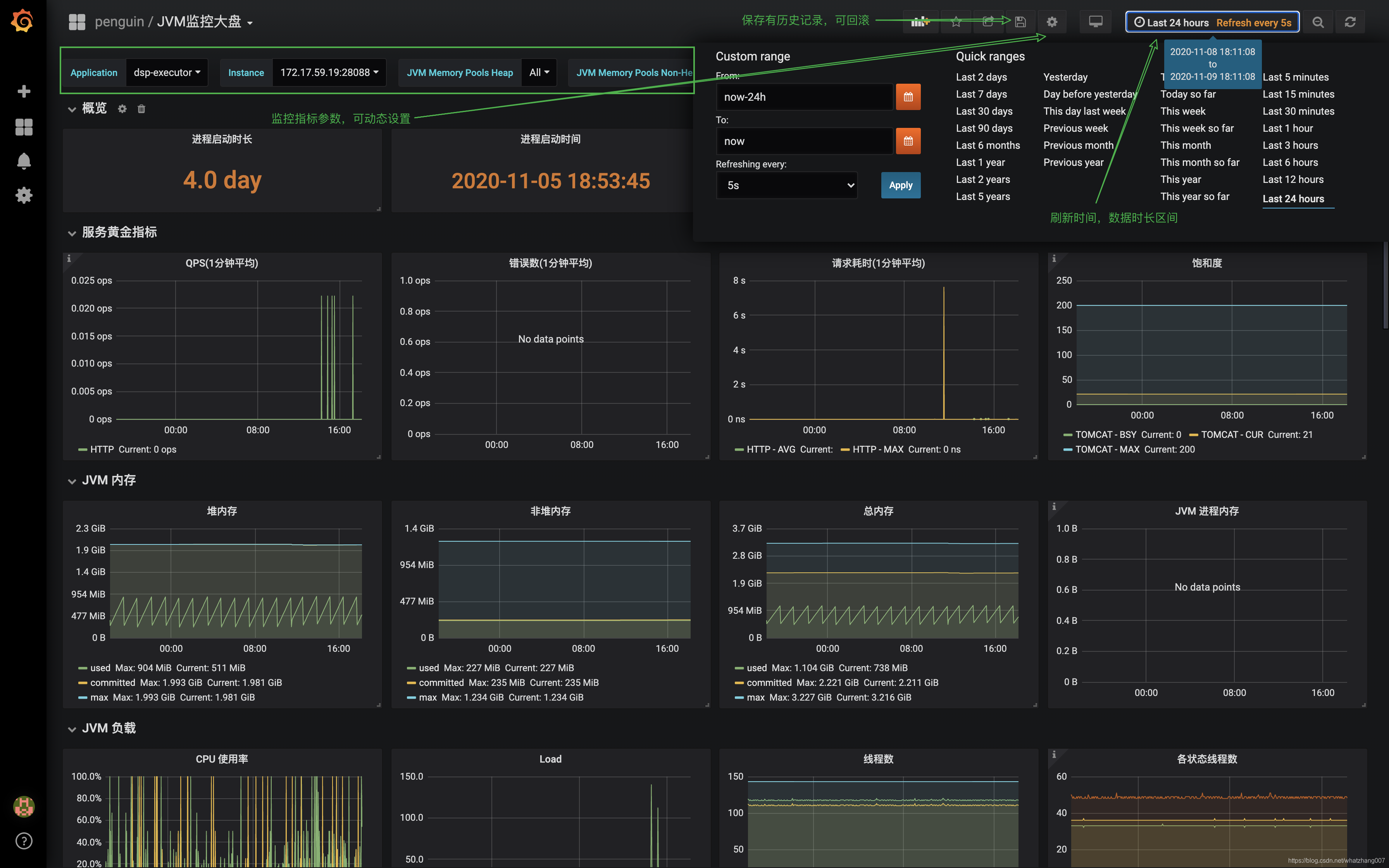
监控参数设置
- 基本参数

- 数据源,进程重打标记

- 常量指标设置

- 版本

- json配置化

- 图形面板

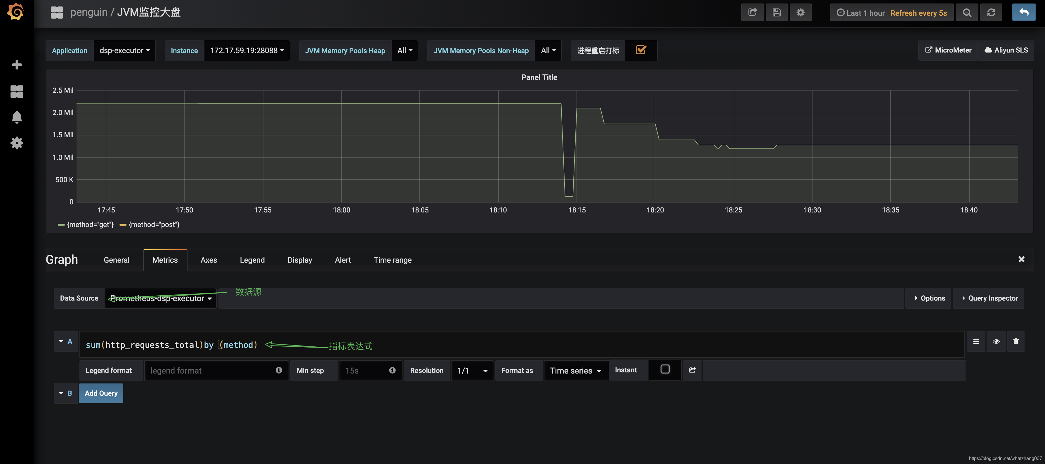
自定义监控图形面板
- 新建

- 编辑参数

在pronetheus调试promQL查询表达式,例如 查询不同请求的总量
sum(http_requests_total)by (method)

保存后查看

大功告成,当然这只是一个简单的demo,算是入门吧
本文介绍如何使用Grafana和Prometheus进行JVM监控。通过导入特定模板ID,完成基本参数及常量指标设置,并演示了如何自定义监控图形面板,包括在Prometheus中调试PromQL查询表达式。
安装配置好grafana后,在官网找到jvm的监控模板【12856】链接戳这

输入模板id

进入界面

监控参数设置








sum(http_requests_total)by (method) 


2726

被折叠的 条评论
为什么被折叠?