(二)HTTP请求压力测试篇——性能实时监控平台搭建(Grafana+Prometheus+Jmeter)

本文档介绍了如何利用Grafana、Prometheus和Jmeter构建一个HTTP接口性能监控平台。首先,通过Docker部署Prometheus并配置jmeter的监控地址。接着,配置Grafana的数据源为Prometheus,并导入监控面板模板。然后,下载并安装Jmeter的Prometheus插件,启动测试并验证数据采集。最后,展示了在Grafana中查看监控数据的截图,完成了整个平台的搭建过程。

前言

在前面的小节中,我们详细讲解了如何搭建一个HTTP接口性能实时监控测试平台,使用Grafana+Influxdb+Jmeter的组合实现,这一节我们延续上一节的内容,使用另外一组组合,Grafana+Prometheus+Jmeter的方式实现,原理基本是一致的,只是配置稍有不同。好了,话不多说,我们开始。

正文

  • Prometheus安装

  • 创建Prometheus容器

命令:docker run -d --name my-prometheus --restart=always -p 9090:9090 -e "TZ=Asia/Shanghai" prom/prometheus

  • 验证

访问http://ip:port/地址,如果出现下面的内容就说明我们的时序数据库Prometheus安装完毕了。这里也可以依据我们的数据库内容做一些监控图表,使用add panel按钮,这里作者就不演示了。

  • prometheus.yml配置文件中添加jmeter监控地址

命令:docker exec -it my-prometheus sh

使用vi编辑器修改prometheus.yml的配置文件,添加jmeter的配置监控,此处使用的ip地址是我们jmeter所在服务器的IP地址,端口为固定的9270端口,然后重启容器,我们的prometheus数据库服务器就搭建好了,后续可以通过配置的监控地址,通过jmeter写入测试数据。

  • grafana配置

关于grafana的安装,我这里就不在赘述。请参考(一)HTTP请求压力测试篇——性能实时监控测试平台搭建(Grafana+Influxdb+Jmeter)本节中grafana的相关部分。

  • 配置Prometheus数据源

  • 配置Prometheus监控panel模板

访问:Dashboards | Grafana Labs,获取panel模板

到这里,整个Grafana+Prometheus+Jmeter监控平台的配置就完成了

  • 配置jmeter

  • 下载Prometheus的jmeter整合插件

下载地址:https://github.com/johrstrom/jmeter-prometheus-plugin/releases,这里我们下载0.5.2版本的,最新版的配置Prometheus目前无法采集,具体原因作者还没有查看

  • 启动ATP应用,压测ATP应用接口

  • 启动jmeter,填写接口配置信息

添加线程组,同上一小节内容

http请求的配置同上一小节内容

添加一个Prometheus监听器

如果出现如下内容,说明我们的jmeter已经可以采集数据了,Prometheus正是通过这个接口采集我们的测试数据,我们Prometheus配置的监控地址正是这里,前面配置里面使用的是IP地址,因为localhost只能本地访问。

  •  查看Prometheus,看是否有数据写入

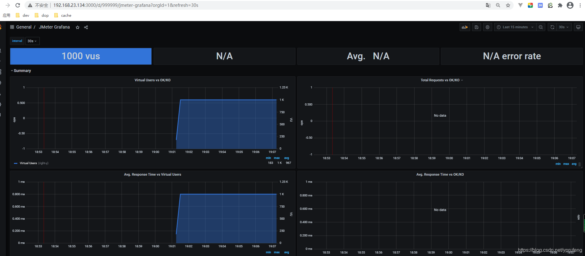
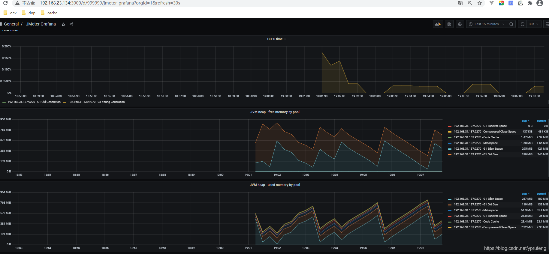
  • 查看grafana监控面板

请求相关统计

内存情况统计 

结语

ok,到这里,我们HTTP请求压力测试篇——性能实时监控平台搭建(Grafana+Prometheus+Jmeter)及示例演示就完成了,我们下期见。。。

评论 8
添加红包

请填写红包祝福语或标题

红包个数最小为10个

红包金额最低5元

当前余额3.43前往充值 >
需支付:10.00
成就一亿技术人!
领取后你会自动成为博主和红包主的粉丝 规则
hope_wisdom
发出的红包

打赏作者

厉害哥哥吖

您的支持是我创作下去的最大动力

¥1 ¥2 ¥4 ¥6 ¥10 ¥20
扫码支付:¥1
获取中
扫码支付

您的余额不足,请更换扫码支付或充值

打赏作者

实付
使用余额支付
点击重新获取
扫码支付
钱包余额 0

抵扣说明:

1.余额是钱包充值的虚拟货币,按照1:1的比例进行支付金额的抵扣。
2.余额无法直接购买下载,可以购买VIP、付费专栏及课程。

余额充值