一、Prometheus
1.1 介绍
prometheus是一个开源监控解决方案,用于收集和聚合指标作为时间序列数据
1.2 下载(windows)
网址:https://prometheus.io/download/
1.3 添加配置
1.4测试访问
1.5 启动程序
http://ip地址:9090 访问出现如下界面既是访问成功
二、Grafana
2.1 介绍
Grafana 是一个仪表盘,其主要目的是对各种数据提供可视化。
2.2 下载
https://grafana.com/grafana/download
2.3 启动测试
http://localhost:3000 若能显示页面即可
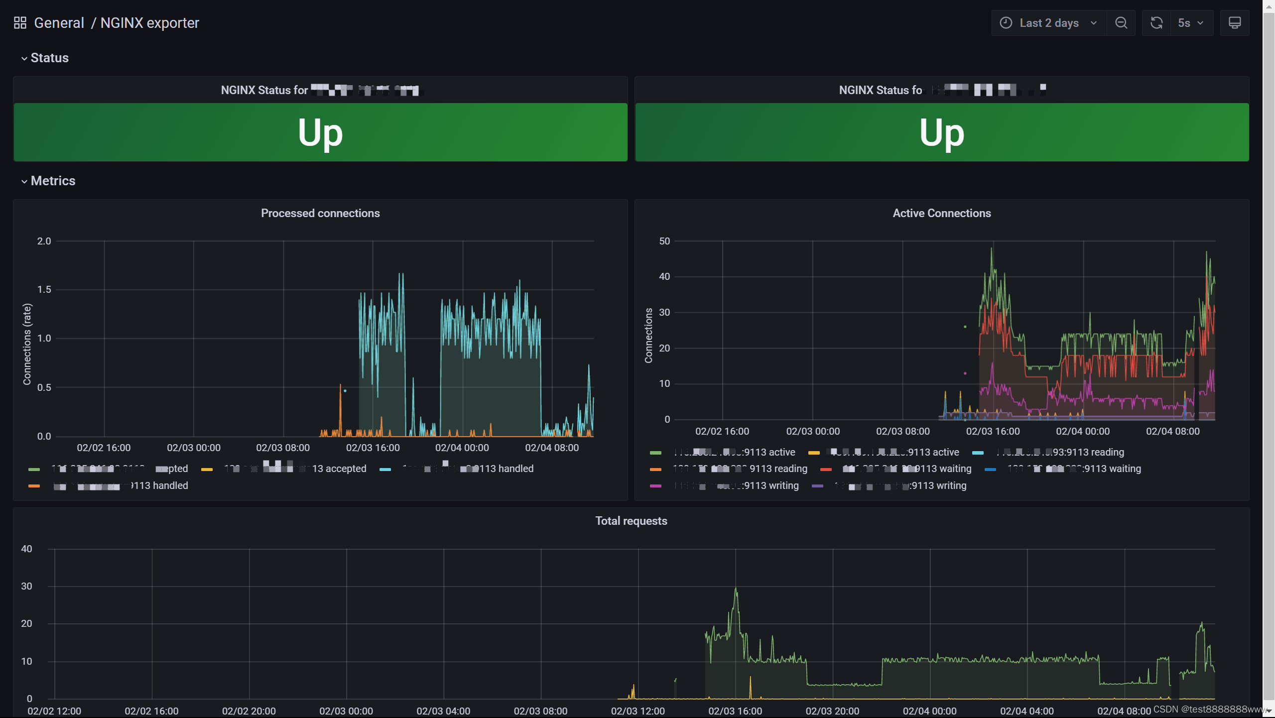
三、NGINX exporter
3.1 效果
Status,Metrics
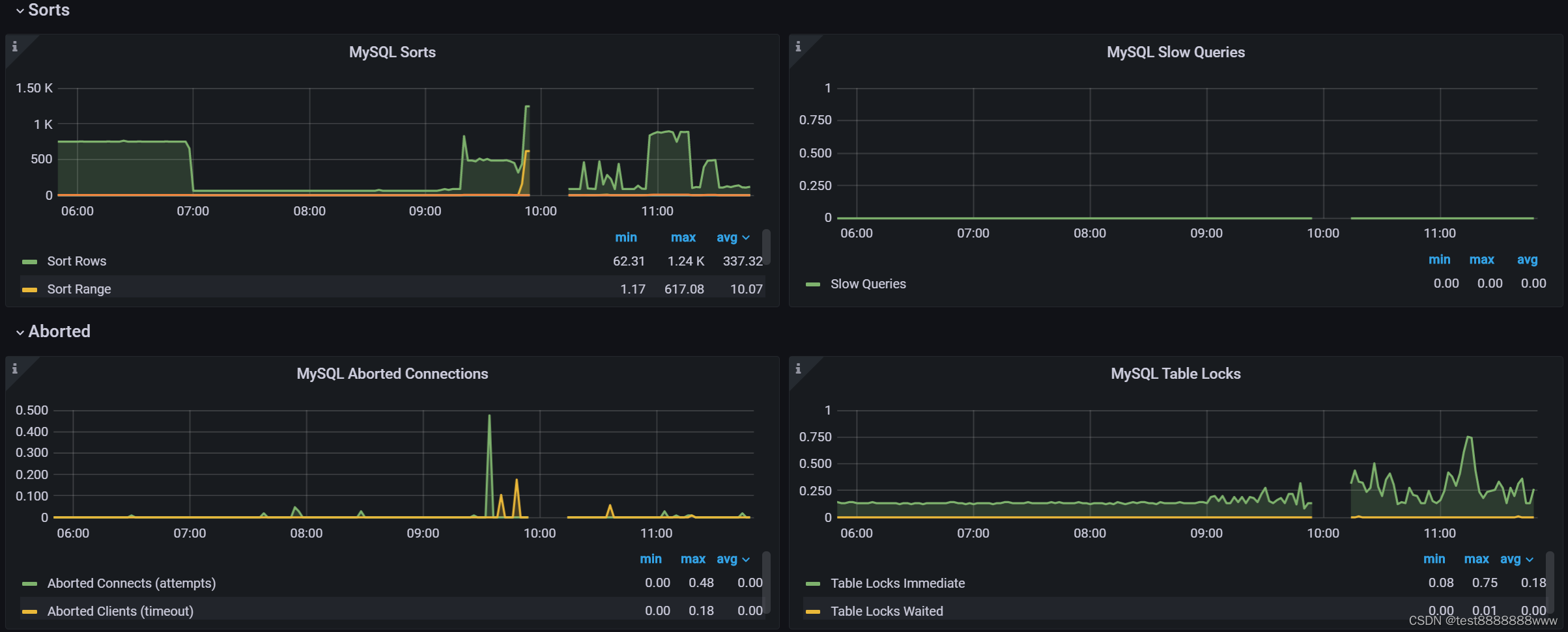
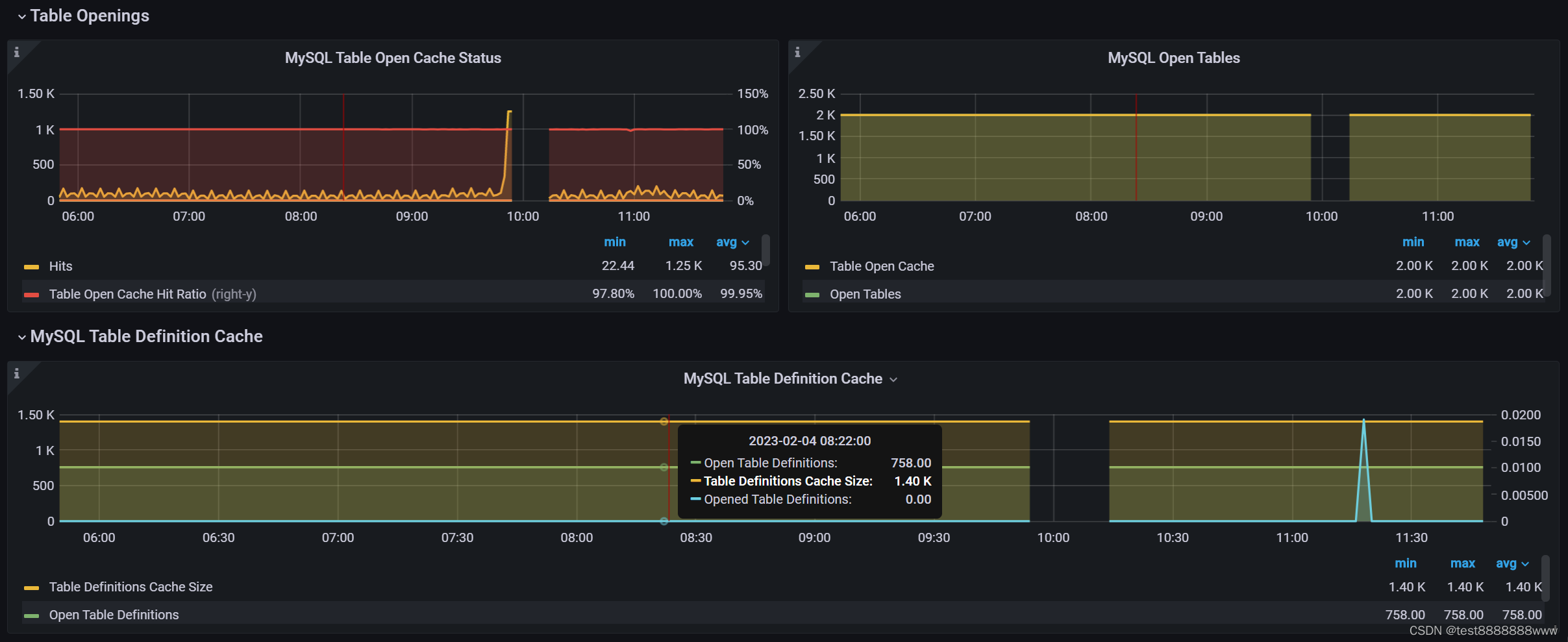
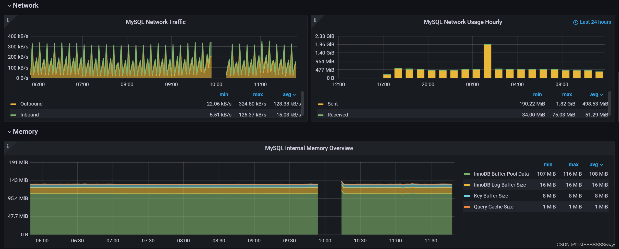
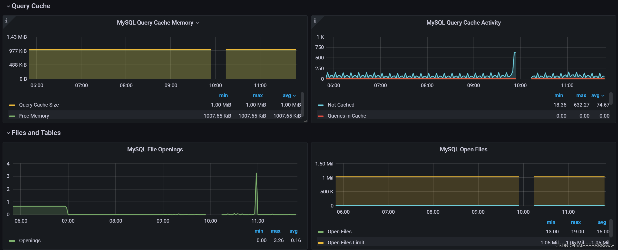
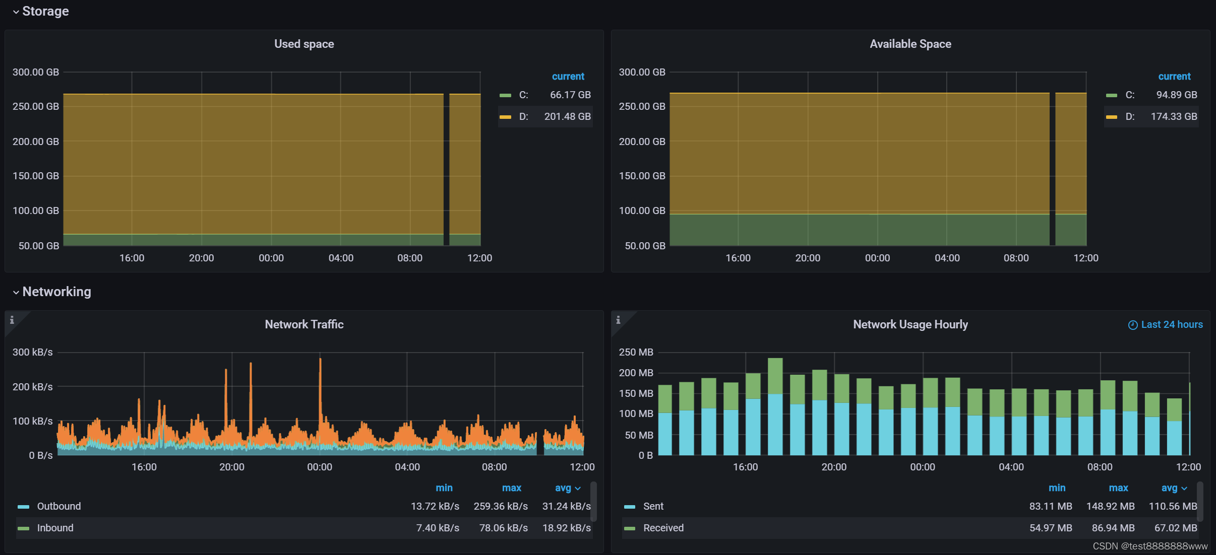
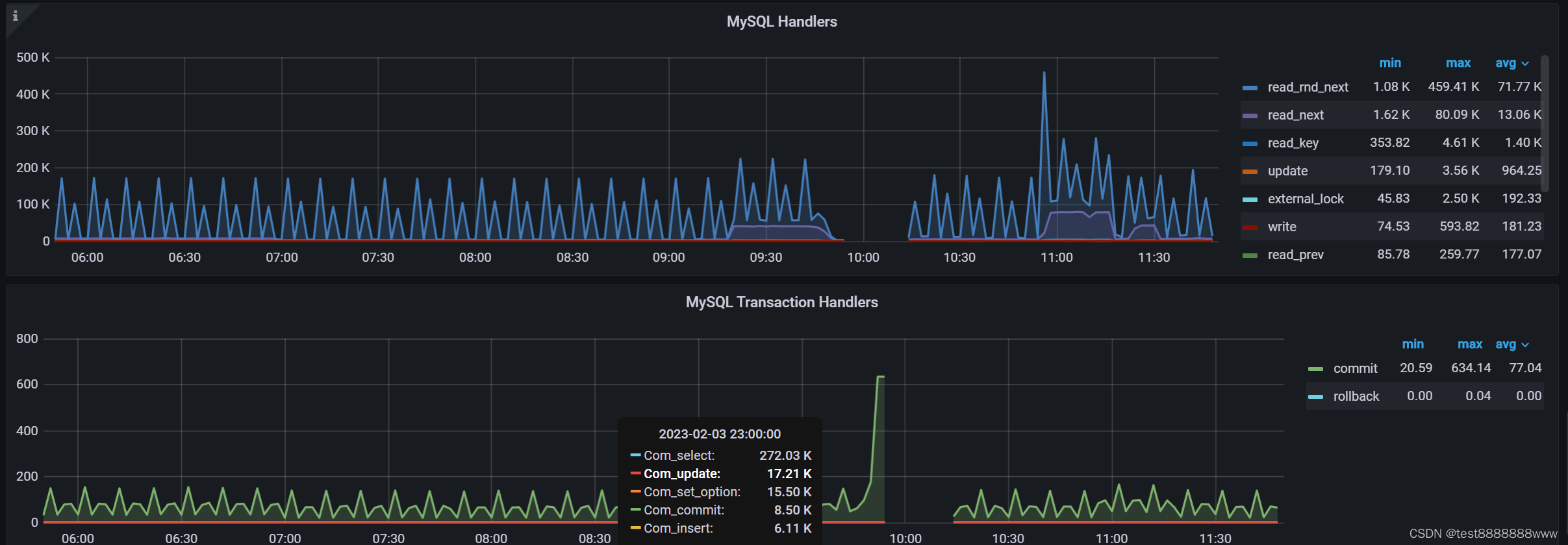
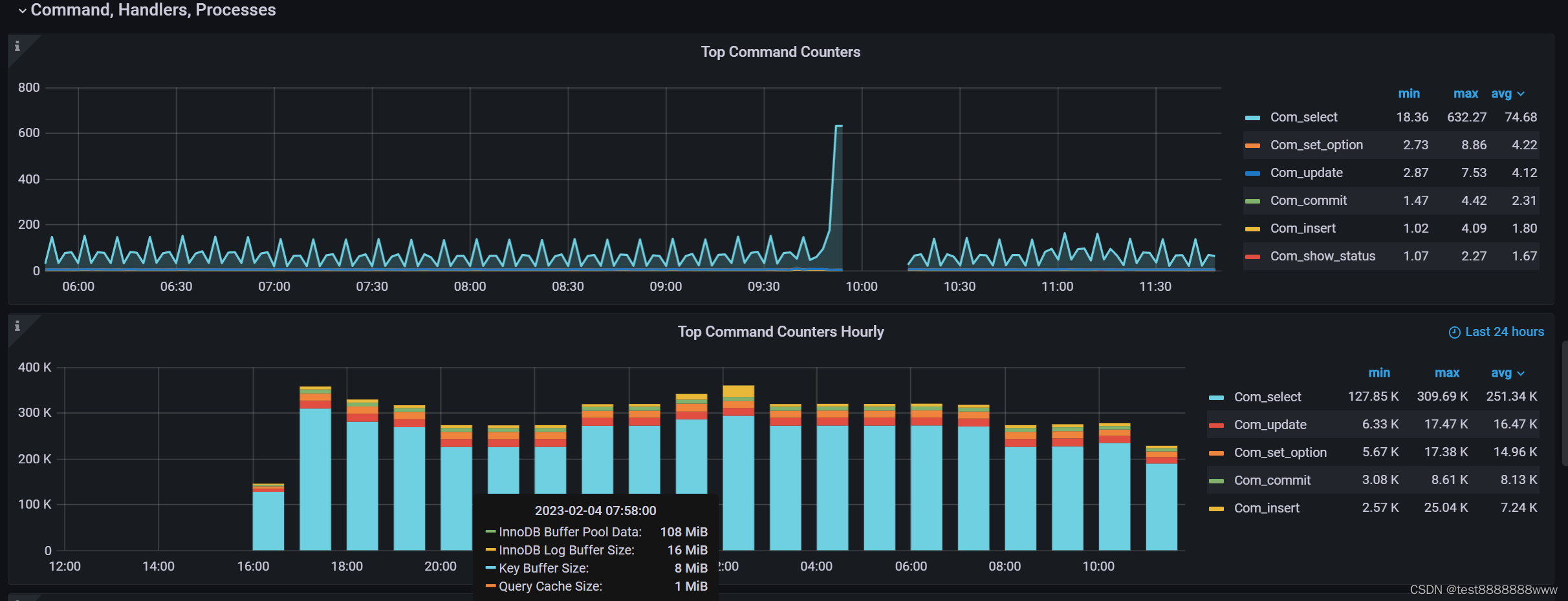
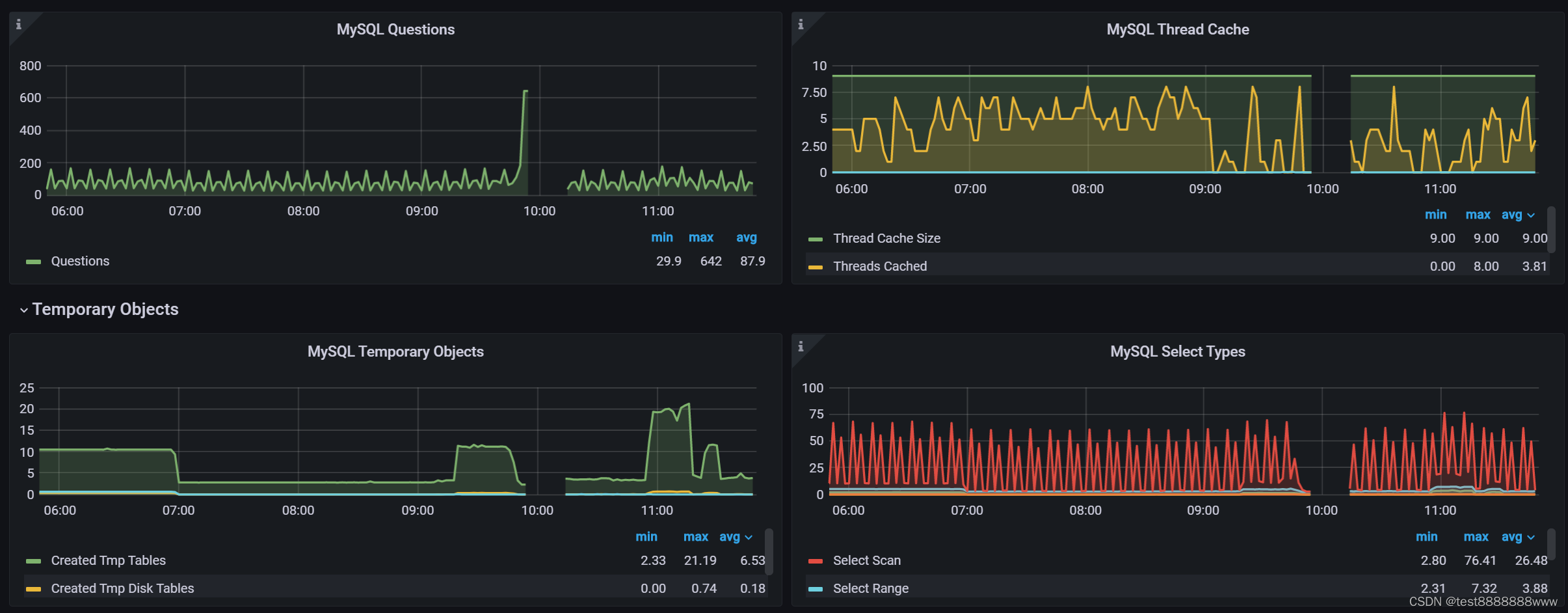
四、MySQL Overview
4.1 监控参数
MySQL Uptime,Current QPS,InnoDB Buffer Pool Size,Buffer Pool Size of Total RAM,Connections,MySQL Connections,MySQL Client Thread Activity,MySQL Questions
4.2 效果
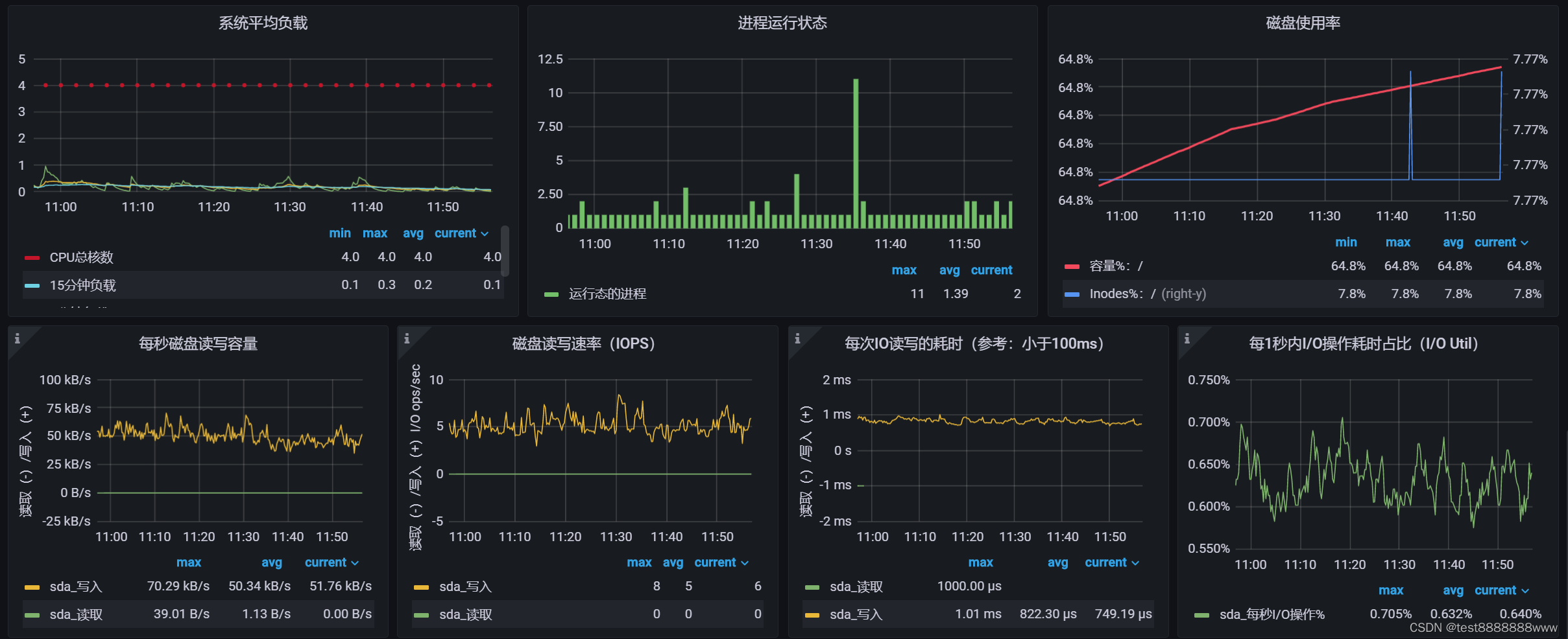
五、Node Exporter
Prometheus客户端分为pull和push两种方式。如果是pull形式的话则是服务端主动向客户端拉取数据,这样需要客户端上安装exporters作为守护进程。
5.1 windows_exporter
5.1.1 下载
网址:https://github.com/prometheus-community/windows_exporter/releases
5.1.2 配置
从当前文件夹执行命令
msiexec /i windows_exporter-0.18.1-amd64.msi ENABLED_COLLECTORS=cpu,cpu_info,cs,logical_disk,net,os,service,system,textfile,iis,process,memory,tcp,mssql
注:若之前已安装过windows_exporter服务,除卸载windows服务windows_exporter之外,还需要去“应用和功能”里去卸载windows_exporter功能
5.1.3 测试
访问:http://localhost:9182/metrics 若能出数据即可。
5.1.4 效果
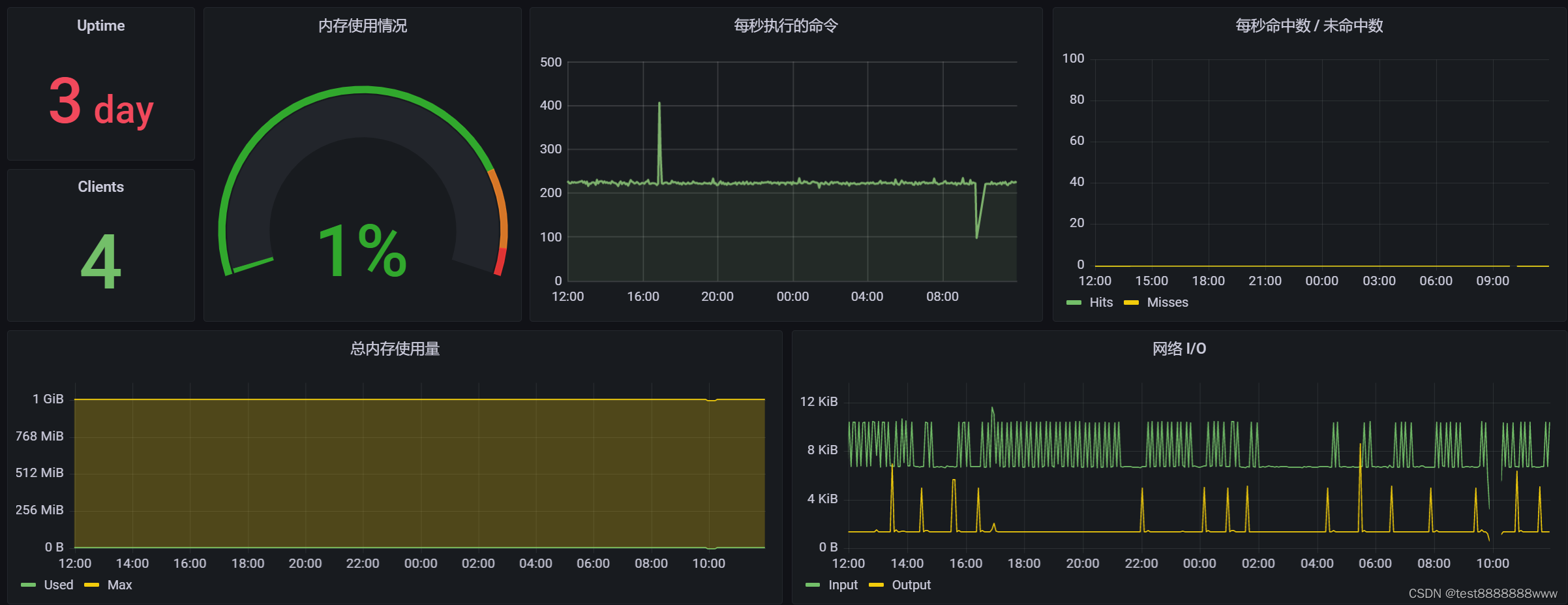
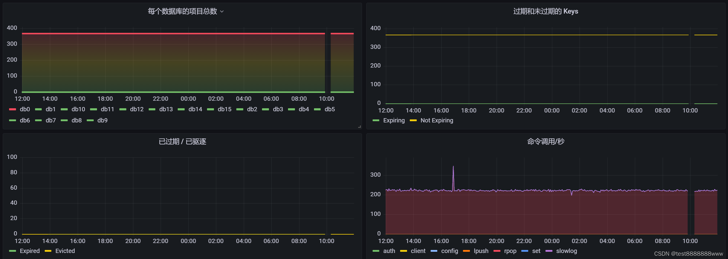
六、Redis Exporter
6.1.1 下载
https://github.com/oliver006/redis_exporter
6.1.2启动
执行命令’redis_exporter.exe -redis.addr ip地址:6380 -redis.password mypassword -web.listen-address :9121’
mypassword : 密码
ip+端口
6.1.3效果
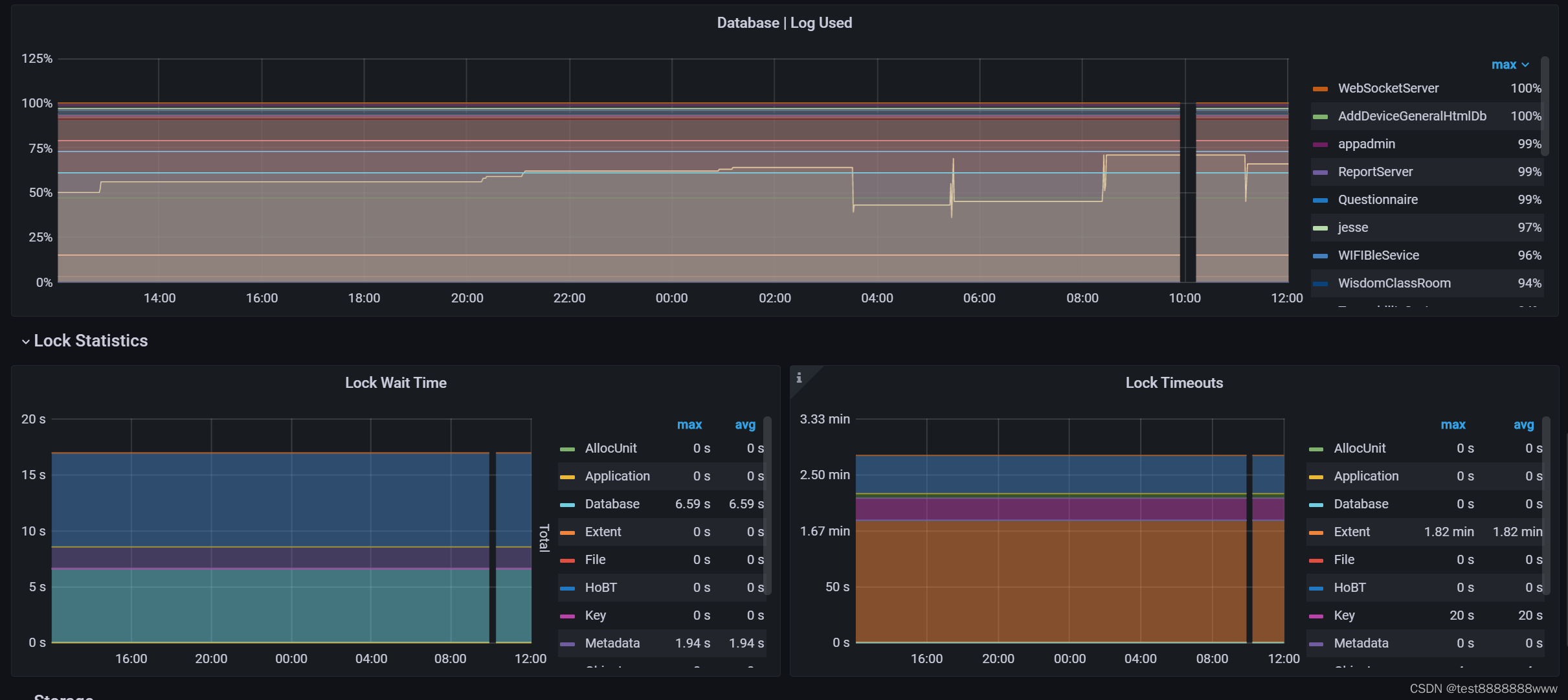
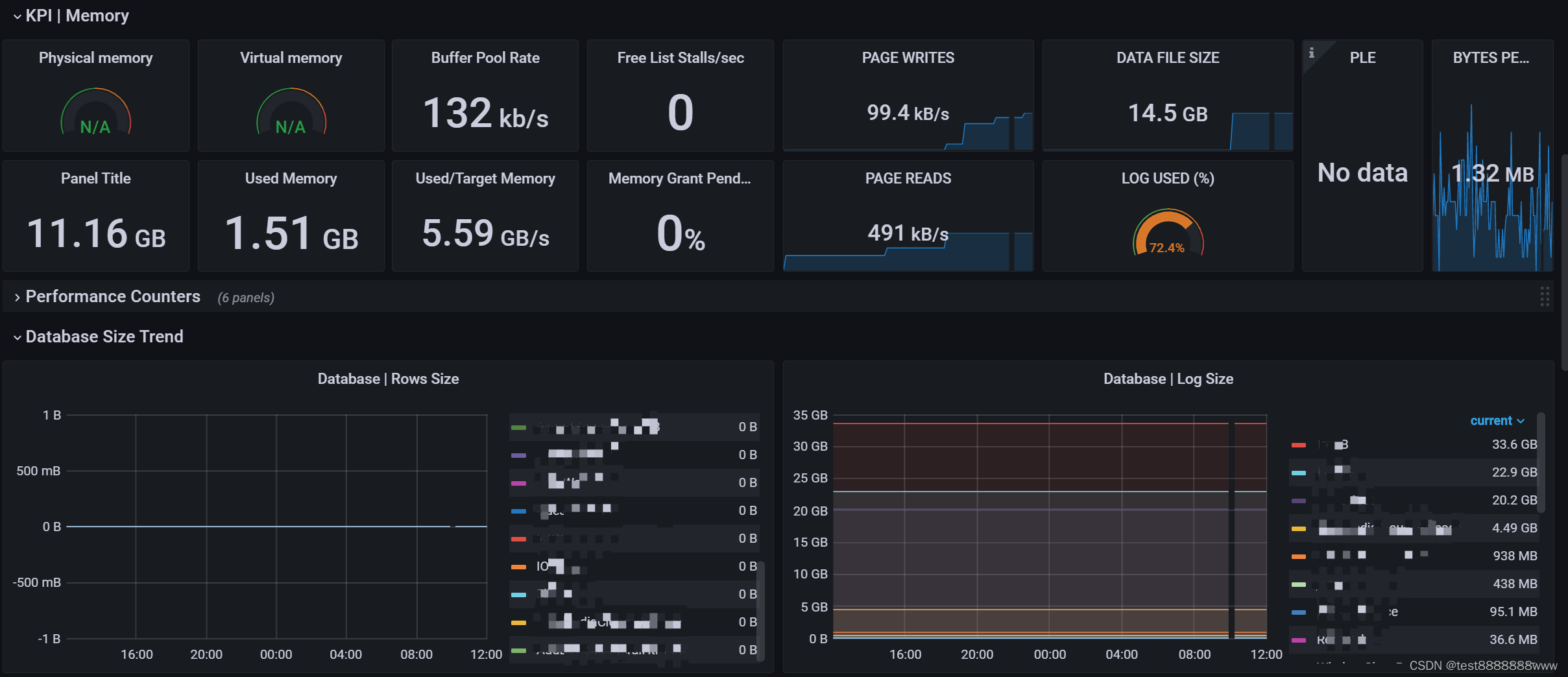
七、MSSQL windows_exporter
7.1 效果
八、Windows Exporter IIS Node
8.1 效果
本文介绍了如何搭建监控系统,包括使用Prometheus进行数据收集,通过Grafana进行可视化展示。同时,详细讲述了NGINXexporter、NodeExporter、MySQL监控、windows_exporter、RedisExporter以及MSSQLwindows_exporter的配置和测试,以实现对不同服务的性能监控。
1433

被折叠的 条评论
为什么被折叠?



