背景
最近上线一个业务,大量数据从hive加工后,写入kaka。
规模:200+任务
spark任务并发数量:30
每个spark任务vocres:20
运行一段时间后,抛出异常
Caused by: org.apache.kafka.common.errors.TimeoutException: Expiring 77 record(s) for gcof-crm-sparkuserattrdata-live-ph-14:120001 ms has passed since batch creation
分析
kafka参数
根据异常信息,可以判断跟kafka参数设置有关,其他异常触发了参数设置上限,参考:Kafka producer TimeoutException: Expiring 1 record(s) - Stack Overflow
解决思路:
- request.timeout.ms 太小,加大两次包发送间隔
- kafka.batch.size 太大,减小每次发送包大小,增加发送频次
kafka限流
之所以触发两个参数,原来是kafka集群设置了 producer 限流,可以通过观察 kafka 集群监控,及生产端设置的 kafka 参数判断。
kafka 生产端设置的 kafka 限流参数:
'kafka.client.id' : xxx
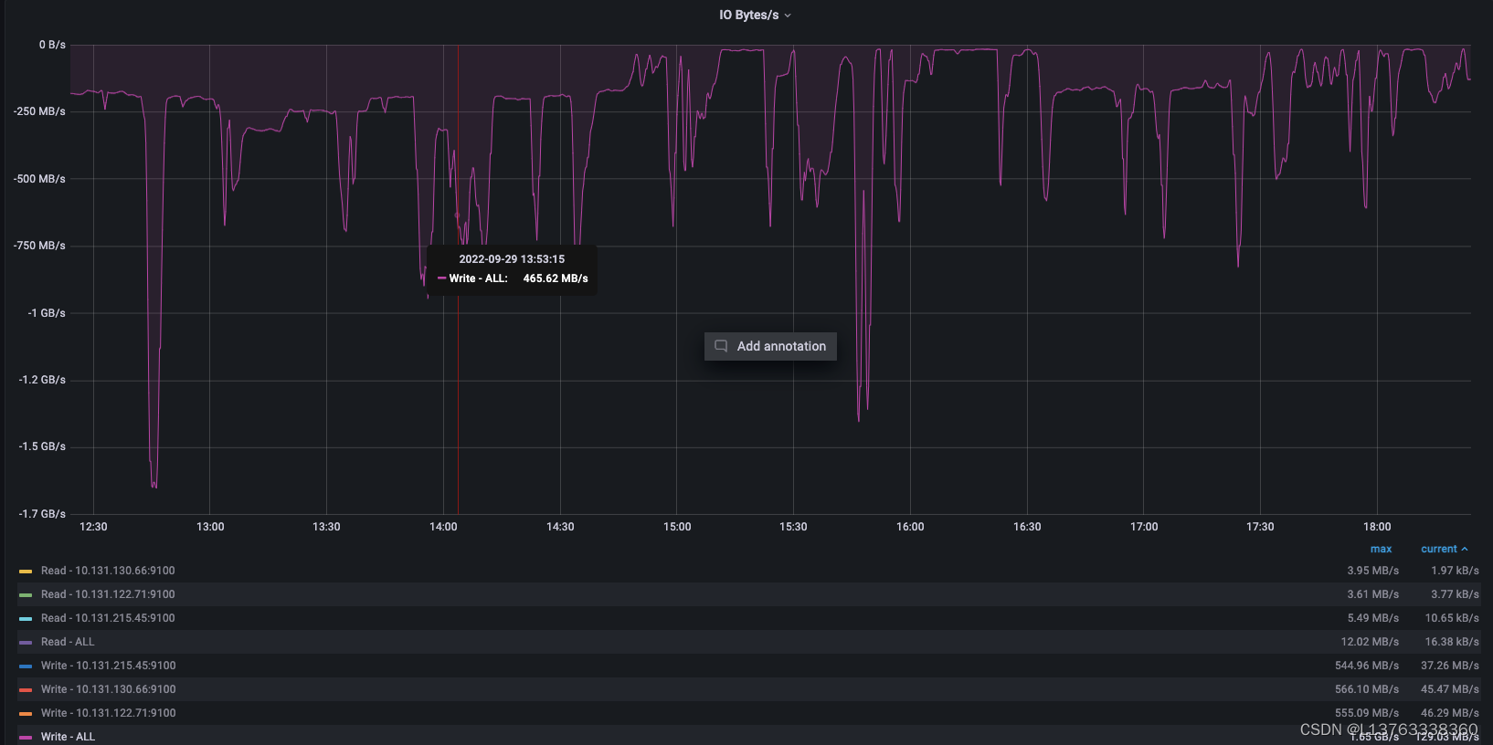
kafka集群监控:


解决
- 控制 spark 任务并发数,从30降到20
- 增加kafka限流,修改成200M/s
修改限流前生产和消费:

修改限流后生产和消费:

效果:
- 没有再收到异常告警
- 每秒消息生成和消费速度增加了
- 消息生成和消费持续时长减少了

针对大规模数据从Hive处理并写入Kafka时出现的问题,通过调整Spark任务并发数、Kafka请求超时时间和批量大小等参数,有效解决了TimeoutException异常,并提升了消息生产和消费效率。
1万+

被折叠的 条评论
为什么被折叠?



