面试性能岗位必问知识点:
最最常见的性能瓶颈话题:
无论给服务器多大压力,服务器的CPU利用率始终很低,吞吐量一直上不去?如果瓶颈是由于代码问题导致的,请问如何定位?
1、压测服务器
单场景压测被测系统的登录接口,压力曲线模型如下:
压测策略:
施压20个线程,每30秒增加2个线程,重点关注压力增加的这段。
监控平台:
grafana+prometheus+node_exporter+influxdb

2、性能指标监控

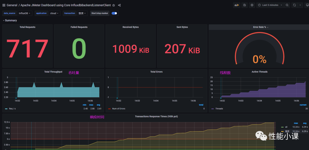
Jmeter性能指标
基本分析:压力在不断增大(上图右侧曲线),但吞吐量却始终保持在2.6/s(上图左侧曲线),非常的小,而响应时间(上图下方曲线)却在快速变长,性能瓶颈明显地暴露出来。
再来看一下操作系统的资源消耗情况,如下图,cpu的利用率非常低,接下来进行代码瓶颈定位。

操作系统性能指标
3、JVM核心知识梳理
如果对这些JVM的核心

本文介绍了全链路监控分析实战,聚焦于性能瓶颈的识别和定位。通过JMeter压测,监控服务器性能指标,利用JVM核心知识分析CPU利用率低的原因。文章详细阐述了如何使用Arthas工具发现并解决线程阻塞问题,通过线程栈信息找到性能瓶颈,为Java应用性能优化提供指导。
最低0.47元/天 解锁文章
425

被折叠的 条评论
为什么被折叠?



