自定义博客皮肤VIP专享

*博客头图:

格式为PNG、JPG,宽度*高度大于1920*100像素,不超过2MB,主视觉建议放在右侧,请参照线上博客头图

请上传大于1920*100像素的图片!

博客底图:

图片格式为PNG、JPG,不超过1MB,可上下左右平铺至整个背景

栏目图:

图片格式为PNG、JPG,图片宽度*高度为300*38像素,不超过0.5MB

主标题颜色:

RGB颜色,例如:#AFAFAF

Hover:

RGB颜色,例如:#AFAFAF

副标题颜色:

RGB颜色,例如:#AFAFAF

自定义博客皮肤

-+
  • 博客(184)
  • 收藏
  • 关注

原创 STM8S103+AD9833 波形发生器DDS原理图电路图PCB设计以及注意事项

MCU选择的是STM8S103F3P6,该芯片最大优点就是价格很便宜,当然价格便宜也就决定了性能不会太高,1路串口、1路SPI、1路I2C,支持5x10bit的AD采集,内存偏小,ROM为8KB,RAM为1KB,最大主频是16M,综合看来性能算很一般,但在简单的使用场合,如果性能满足需求,那非常适合作为控制MCU。2、关于下载接口,在该模块上设计了一个USB转TTL电路,采用的是CH340芯片,在调试该部分电路时候,如果发现计算机无法读出串口,那很有可能是晶振的电容的大小焊接错误;

2025-07-06 19:18:03 796

原创 LM317,LM337正负电源 原理图电路图PCB设计以及注意事项

这里设计了一个防反接二极管,选择该二极管的时候,要注意电流参数,SS56支持5A的电流,SS34支持3A电流,这里设计的是SS56。这里使用的是一个精密电阻来实现可调电压的滑变,具体的滑变的取值大家可根据自己的需求选择,固定电阻的阻值大家可以取几百Ω,输出电压的计算公式如下,当滑变为0的时候,输出最小值为基准电压1.25V。线性电流的PCB设计相对比较简单,大家可以参考一下的布局布线,电流走向要朝一个方向,避免有回环的情况,线宽记得设计足够(一般经验值是1mm的线宽过1A的电流,以此类推)。

2025-07-06 16:00:00 1937

原创 nRF52832+RFX2401C原理图电路图PCB设计以及注意事项

1、关于芯片外围,nRF52832和RFX2401C的芯片外围设计都不难,芯片外围的器件基本采用的都是小封装的,阻容采用的是0402为主,个别电容电感采用的是0603,两个晶体也采用的贴片封装;在一些室内场合,该最大输出功率略微偏小,周围较多2.4G的环境容易造成数据丢包,从而造成传输距离较短,因此,在该芯片的最小系统上加了一级收发器(PA/LNA),采用的是RFX2401C,最大可支持输出20dBm(100mW)的功率,实际远距离测试过程中效果也比较理想,未出现丢数据包的现象。

2025-07-06 14:36:10 1273

原创 TPS5430正负电源原理图电路图PCB设计以及注意事项

另外,大家在设计开关电源的时候,建议大家一定要根据自己实际使用的情况来设计参数,比如系统实际所需电流为1A,我们可以按照1.5A的负载来设计,而不要一来就按5A或者10A负载设计,想要说明的是,不要想当然的设计,有时候能用,可能只代表当前能用,一但环境苛刻一点可能就会暴露问题了。开关电源的电源的特点昨天我们也简单提了,第一,效率高,普通的开关电源都能达到80%以上,多数电源能做到90%,当然效率和负载大小有关系;第三,由于开关电源的工作原理,必然会带来不小的纹波,这个是无法解决的,只能尽力改善;

2025-07-06 11:55:22 1252

原创 LM2596原理图电路图PCB设计以及注意事项

如果是ADJ输出,R1的电阻尽量选用1%精度的,这样利于输出的电压和计算值接近,下面的RP1这里只是举例10K,如果您需要的输出电压所对应的电阻大于10k就可以选择更大的滑变哈,计算公式如下图所示。防反接采用的SS56,正向电流可支持5A;从上面的描述我们可以大致看出该芯片的性能还算可以,输入输出电压范围比较宽,静态电流也不大,芯片的效率根据输入输出电压大小,以及负载电流大小来决定,输出电压3.3V、5V以及12V 在负载电流3A情况下通常效率70%~90%之间,效率不算很高,但还过得去。

2025-07-05 16:47:37 1477

原创 TPS7A47 TPS7A33原理图电路图PCB设计以及注意事项

布局的时候一定要结合着原理图去布,比如这里电源输入 VIN和EN是直接相连的,而我们需要知道VIN才是电源输出,电容是优先靠近它们放置的,而EN引脚仅仅是一个控制脚,走线可以按照普通信号线走;输出接口,DC座子和排针均有兼并设计,方便调试和上机。TPS7A47有两款型号,TPS7A4700和TPS7A4701,两者都可以通过MCU控制管脚实现编程设定输出电压,也可以通过拨码开光实现手动控制,这种方式输出电压能够满足常规的需求,如果需要特定的电压,TPS7A4701可以通过外部电阻的设置来获得。

2025-07-05 15:54:21 1625

原创 AD7606原理图电路图PCB设计以及注意事项

3、关于基准源的设计,AD7606内部有基准源,当然你也可以在板上设计一个板载的基准源,鄙人这里也设计了一个TI的高精度基准源。结语 AD7606的设计和使用都不困难,注意一些细节就ok,下面是鄙人设计的原理图和PCB源文件,另附了程序仅供参考哈,文件仅供大家学习和技术交流哈~~~5、LDO芯片大家可以根据自己平时熟练使用的来选择,性能一般都能满足要求,鄙人这里采用的是台产的RT9013,这个LDO性价比很不错,推荐使用。1、第一个地方是关于串行或并行的设计选择,建议大家参照这种设计方式,通过焊接来选择。

2025-07-05 14:53:39 1278

原创 ADS1256原理图电路图PCB设计以及注意事项

2、稳压芯片本人这里采用的是RT9193,各位朋友可以根据自己的需求来设计,RT9193价格很便宜,本人调试过程中也完全可以胜任。4、基准芯片本人采用的是TI的REF2925,推荐使用2.5V的基准电压,具体稳压芯片型号可自己选择,建议使用TI的基准源。进入正题,今天给大家分享一下ADS1256的一些相关知识经验,希望对大家有所帮助。6、在设计PCB的时候 ,应将外部晶振尽可能地靠近ADS1256。3、数据接口的电阻记得千万别加太大,100Ω或者33Ω都可以的。24位△-∑型高性能模数转换器。

2025-07-05 12:13:28 1585

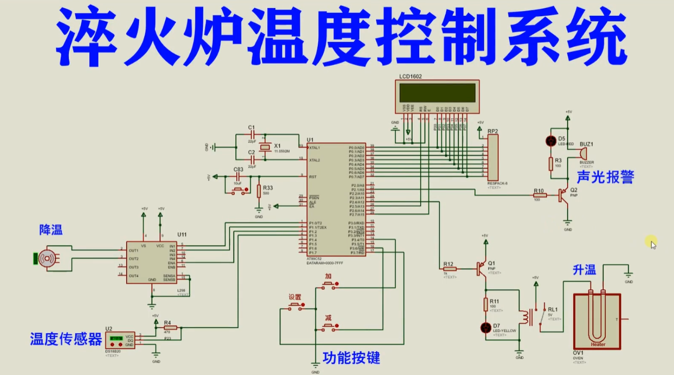
原创 基于51单片机的淬火炉温度控制系统仿真

AT89C52是一款经典的8位单片机,是意法半导体(STMicroelectronics)公司生产的一系列单片机之一。它基于8051内核,并具有许多与其兼容的特性。AT89C52的主要特点如下:内部存储器:AT89C52具有8KB的闪存(Flash)存储器,可用于存储用户程序和数据。这些存储器的内容可以通过编程器进行编程和擦除。RAM存储器:AT89C52配备了256字节的随机存取存储器(RAM),用于暂存数据和程序的变量。

2023-08-23 10:00:00 585

原创 基于51单片机的密码锁数码管显示仿真

AT89C52是一款经典的8位单片机,是意法半导体(STMicroelectronics)公司生产的一系列单片机之一。它基于8051内核,并具有许多与其兼容的特性。AT89C52的主要特点如下:内部存储器:AT89C52具有8KB的闪存(Flash)存储器,可用于存储用户程序和数据。这些存储器的内容可以通过编程器进行编程和擦除。RAM存储器:AT89C52配备了256字节的随机存取存储器(RAM),用于暂存数据和程序的变量。

2023-08-23 09:48:38 951

原创 基于51单片机的密码锁仿真

AT89C52是一款经典的8位单片机,是意法半导体(STMicroelectronics)公司生产的一系列单片机之一。它基于8051内核,并具有许多与其兼容的特性。AT89C52的主要特点如下:内部存储器:AT89C52具有8KB的闪存(Flash)存储器,可用于存储用户程序和数据。这些存储器的内容可以通过编程器进行编程和擦除。RAM存储器:AT89C52配备了256字节的随机存取存储器(RAM),用于暂存数据和程序的变量。

2023-08-23 09:46:44 564

原创 免费分享-基于51单片机的密码锁LCD12864显示仿真

AT89C52是一款经典的8位单片机,是意法半导体(STMicroelectronics)公司生产的一系列单片机之一。它基于8051内核,并具有许多与其兼容的特性。AT89C52的主要特点如下:内部存储器:AT89C52具有8KB的闪存(Flash)存储器,可用于存储用户程序和数据。这些存储器的内容可以通过编程器进行编程和擦除。RAM存储器:AT89C52配备了256字节的随机存取存储器(RAM),用于暂存数据和程序的变量。

2023-08-23 09:44:27 711

原创 基于51单片机的商场电子存包柜仿真

AT89C52是一款经典的8位单片机,是意法半导体(STMicroelectronics)公司生产的一系列单片机之一。它基于8051内核,并具有许多与其兼容的特性。AT89C52的主要特点如下:内部存储器:AT89C52具有8KB的闪存(Flash)存储器,可用于存储用户程序和数据。这些存储器的内容可以通过编程器进行编程和擦除。RAM存储器:AT89C52配备了256字节的随机存取存储器(RAM),用于暂存数据和程序的变量。

2023-08-23 09:42:35 143

原创 基于51单片机的简易电磁炉仿真

AT89C52是一款经典的8位单片机,是意法半导体(STMicroelectronics)公司生产的一系列单片机之一。它基于8051内核,并具有许多与其兼容的特性。AT89C52的主要特点如下:内部存储器:AT89C52具有8KB的闪存(Flash)存储器,可用于存储用户程序和数据。这些存储器的内容可以通过编程器进行编程和擦除。RAM存储器:AT89C52配备了256字节的随机存取存储器(RAM),用于暂存数据和程序的变量。

2023-08-23 09:39:14 491

原创 基于51单片机的智能窗帘控制系统仿真

AT89C52是一款经典的8位单片机,是意法半导体(STMicroelectronics)公司生产的一系列单片机之一。它基于8051内核,并具有许多与其兼容的特性。AT89C52的主要特点如下:内部存储器:AT89C52具有8KB的闪存(Flash)存储器,可用于存储用户程序和数据。这些存储器的内容可以通过编程器进行编程和擦除。RAM存储器:AT89C52配备了256字节的随机存取存储器(RAM),用于暂存数据和程序的变量。

2023-08-23 09:36:54 393

原创 基于STM32单片机的直流电机调速正反转控制仿真

高性能处理器:STM32F103系列采用ARM Cortex-M3内核,工作频率可达到72MHz,具有较高的计算能力和执行效率。多种存储容量和类型:STM32F103系列提供了不同存储容量和类型的微控制器,包括Flash存储器和RAM存储器。Flash存储器容量范围从16KB到512KB不等,RAM存储器容量从10KB到64KB不等,可以根据应用需求选择适当的存储容量。

2023-08-22 10:41:12 942

原创 基于51单片机的水产养殖系统仿真

AT89C52是一款经典的8位单片机,是意法半导体(STMicroelectronics)公司生产的一系列单片机之一。它基于8051内核,并具有许多与其兼容的特性。AT89C52的主要特点如下:内部存储器:AT89C52具有8KB的闪存(Flash)存储器,可用于存储用户程序和数据。这些存储器的内容可以通过编程器进行编程和擦除。RAM存储器:AT89C52配备了256字节的随机存取存储器(RAM),用于暂存数据和程序的变量。

2023-08-22 10:38:34 602

原创 基于STM32单片机的智能粮仓温湿度检测控制仿真

高性能处理器:STM32F103系列采用ARM Cortex-M3内核,工作频率可达到72MHz,具有较高的计算能力和执行效率。多种存储容量和类型:STM32F103系列提供了不同存储容量和类型的微控制器,包括Flash存储器和RAM存储器。Flash存储器容量范围从16KB到512KB不等,RAM存储器容量从10KB到64KB不等,可以根据应用需求选择适当的存储容量。

2023-08-22 10:36:38 830

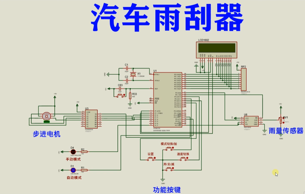
原创 基于51单片机的汽车雨刮器仿真

AT89C52是一款经典的8位单片机,是意法半导体(STMicroelectronics)公司生产的一系列单片机之一。它基于8051内核,并具有许多与其兼容的特性。AT89C52的主要特点如下:内部存储器:AT89C52具有8KB的闪存(Flash)存储器,可用于存储用户程序和数据。这些存储器的内容可以通过编程器进行编程和擦除。RAM存储器:AT89C52配备了256字节的随机存取存储器(RAM),用于暂存数据和程序的变量。

2023-08-22 10:33:48 516

原创 基于51单片机的智能泊车引导系统仿真

AT89C52是一款经典的8位单片机,是意法半导体(STMicroelectronics)公司生产的一系列单片机之一。它基于8051内核,并具有许多与其兼容的特性。AT89C52的主要特点如下:内部存储器:AT89C52具有8KB的闪存(Flash)存储器,可用于存储用户程序和数据。这些存储器的内容可以通过编程器进行编程和擦除。RAM存储器:AT89C52配备了256字节的随机存取存储器(RAM),用于暂存数据和程序的变量。

2023-08-22 10:31:49 260

原创 基于51单片机的智慧农业大棚仿真

AT89C52是一款经典的8位单片机,是意法半导体(STMicroelectronics)公司生产的一系列单片机之一。它基于8051内核,并具有许多与其兼容的特性。AT89C52的主要特点如下:内部存储器:AT89C52具有8KB的闪存(Flash)存储器,可用于存储用户程序和数据。这些存储器的内容可以通过编程器进行编程和擦除。RAM存储器:AT89C52配备了256字节的随机存取存储器(RAM),用于暂存数据和程序的变量。

2023-08-18 09:51:54 695

原创 基于51单片机的智能洗烘一体洗衣机仿真

AT89C52是一款经典的8位单片机,是意法半导体(STMicroelectronics)公司生产的一系列单片机之一。它基于8051内核,并具有许多与其兼容的特性。AT89C52的主要特点如下:内部存储器:AT89C52具有8KB的闪存(Flash)存储器,可用于存储用户程序和数据。这些存储器的内容可以通过编程器进行编程和擦除。RAM存储器:AT89C52配备了256字节的随机存取存储器(RAM),用于暂存数据和程序的变量。

2023-08-18 09:50:13 502

原创 基于51单片机的手机无线控制灯光系统仿真

AT89C52是一款经典的8位单片机,是意法半导体(STMicroelectronics)公司生产的一系列单片机之一。它基于8051内核,并具有许多与其兼容的特性。AT89C52的主要特点如下:内部存储器:AT89C52具有8KB的闪存(Flash)存储器,可用于存储用户程序和数据。这些存储器的内容可以通过编程器进行编程和擦除。RAM存储器:AT89C52配备了256字节的随机存取存储器(RAM),用于暂存数据和程序的变量。

2023-08-18 09:48:42 349

原创 基于51单片机的空气温湿度检测蓝牙上报

AT89C52是一款经典的8位单片机,是意法半导体(STMicroelectronics)公司生产的一系列单片机之一。它基于8051内核,并具有许多与其兼容的特性。AT89C52的主要特点如下:内部存储器:AT89C52具有8KB的闪存(Flash)存储器,可用于存储用户程序和数据。这些存储器的内容可以通过编程器进行编程和擦除。RAM存储器:AT89C52配备了256字节的随机存取存储器(RAM),用于暂存数据和程序的变量。

2023-08-18 09:47:18 294

原创 基于51单片机的动物孵化器恒温箱PID算法仿真

AT89C52是一款经典的8位单片机,是意法半导体(STMicroelectronics)公司生产的一系列单片机之一。它基于8051内核,并具有许多与其兼容的特性。AT89C52的主要特点如下:内部存储器:AT89C52具有8KB的闪存(Flash)存储器,可用于存储用户程序和数据。这些存储器的内容可以通过编程器进行编程和擦除。RAM存储器:AT89C52配备了256字节的随机存取存储器(RAM),用于暂存数据和程序的变量。

2023-08-18 09:44:36 438

原创 基于51单片机的智能路灯控制系统仿真

AT89C52是一款经典的8位单片机,是意法半导体(STMicroelectronics)公司生产的一系列单片机之一。它基于8051内核,并具有许多与其兼容的特性。AT89C52的主要特点如下:内部存储器:AT89C52具有8KB的闪存(Flash)存储器,可用于存储用户程序和数据。这些存储器的内容可以通过编程器进行编程和擦除。RAM存储器:AT89C52配备了256字节的随机存取存储器(RAM),用于暂存数据和程序的变量。

2023-08-18 09:41:15 646

原创 基于51单片机的水箱液位监测带无线WiFi仿真

AT89C52是一款经典的8位单片机,是意法半导体(STMicroelectronics)公司生产的一系列单片机之一。它基于8051内核,并具有许多与其兼容的特性。AT89C52的主要特点如下:内部存储器:AT89C52具有8KB的闪存(Flash)存储器,可用于存储用户程序和数据。这些存储器的内容可以通过编程器进行编程和擦除。RAM存储器:AT89C52配备了256字节的随机存取存储器(RAM),用于暂存数据和程序的变量。

2023-08-18 09:38:47 359

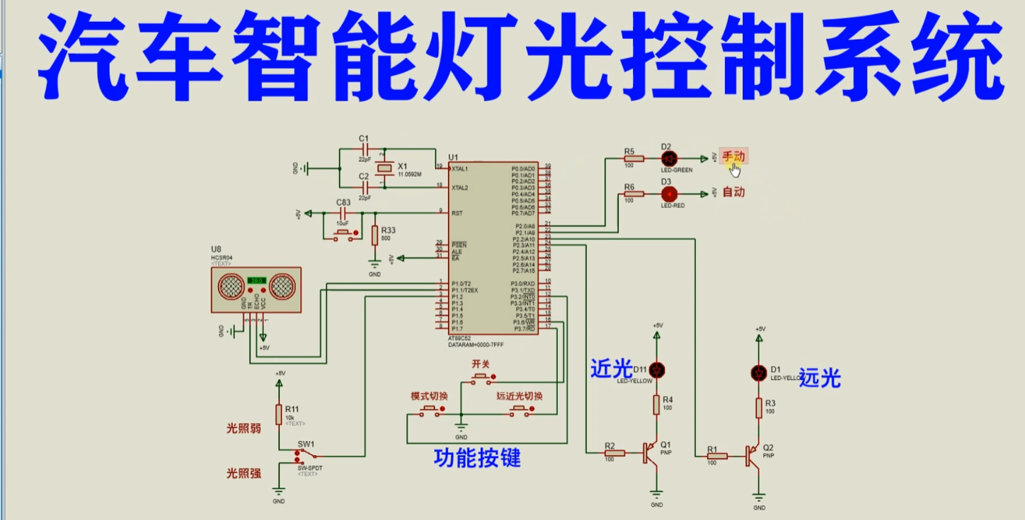
原创 基于51单片机的汽车智能灯光控制系统仿真

AT89C52是一款经典的8位单片机,是意法半导体(STMicroelectronics)公司生产的一系列单片机之一。它基于8051内核,并具有许多与其兼容的特性。AT89C52的主要特点如下:内部存储器:AT89C52具有8KB的闪存(Flash)存储器,可用于存储用户程序和数据。这些存储器的内容可以通过编程器进行编程和擦除。RAM存储器:AT89C52配备了256字节的随机存取存储器(RAM),用于暂存数据和程序的变量。

2023-08-17 10:01:03 458

原创 基于51单片机的跑步机心率脉搏检测仿真

AT89C52是一款经典的8位单片机,是意法半导体(STMicroelectronics)公司生产的一系列单片机之一。它基于8051内核,并具有许多与其兼容的特性。AT89C52的主要特点如下:内部存储器:AT89C52具有8KB的闪存(Flash)存储器,可用于存储用户程序和数据。这些存储器的内容可以通过编程器进行编程和擦除。RAM存储器:AT89C52配备了256字节的随机存取存储器(RAM),用于暂存数据和程序的变量。

2023-08-17 09:52:46 357

原创 基于51单片机的车间气体安全监测报警系统仿真

AT89C52是一款经典的8位单片机,是意法半导体(STMicroelectronics)公司生产的一系列单片机之一。它基于8051内核,并具有许多与其兼容的特性。AT89C52的主要特点如下:内部存储器:AT89C52具有8KB的闪存(Flash)存储器,可用于存储用户程序和数据。这些存储器的内容可以通过编程器进行编程和擦除。RAM存储器:AT89C52配备了256字节的随机存取存储器(RAM),用于暂存数据和程序的变量。

2023-08-17 09:50:50 124

原创 基于51单片机的码表里程表仿真

AT89C52是一款经典的8位单片机,是意法半导体(STMicroelectronics)公司生产的一系列单片机之一。它基于8051内核,并具有许多与其兼容的特性。AT89C52的主要特点如下:内部存储器:AT89C52具有8KB的闪存(Flash)存储器,可用于存储用户程序和数据。这些存储器的内容可以通过编程器进行编程和擦除。RAM存储器:AT89C52配备了256字节的随机存取存储器(RAM),用于暂存数据和程序的变量。

2023-08-17 09:47:51 502

原创 基于51单片机的超速速度测量系统仿真

AT89C52是一款经典的8位单片机,是意法半导体(STMicroelectronics)公司生产的一系列单片机之一。它基于8051内核,并具有许多与其兼容的特性。AT89C52的主要特点如下:内部存储器:AT89C52具有8KB的闪存(Flash)存储器,可用于存储用户程序和数据。这些存储器的内容可以通过编程器进行编程和擦除。RAM存储器:AT89C52配备了256字节的随机存取存储器(RAM),用于暂存数据和程序的变量。

2023-08-17 09:44:02 164

原创 基于51单片机的霍尔光电测速系统仿真

AT89C52是一款经典的8位单片机,是意法半导体(STMicroelectronics)公司生产的一系列单片机之一。它基于8051内核,并具有许多与其兼容的特性。AT89C52的主要特点如下:内部存储器:AT89C52具有8KB的闪存(Flash)存储器,可用于存储用户程序和数据。这些存储器的内容可以通过编程器进行编程和擦除。RAM存储器:AT89C52配备了256字节的随机存取存储器(RAM),用于暂存数据和程序的变量。

2023-08-16 09:49:45 519

原创 基于51单片机的简易电子秤系统仿真

AT89C52是一款经典的8位单片机,是意法半导体(STMicroelectronics)公司生产的一系列单片机之一。它基于8051内核,并具有许多与其兼容的特性。AT89C52的主要特点如下:内部存储器:AT89C52具有8KB的闪存(Flash)存储器,可用于存储用户程序和数据。这些存储器的内容可以通过编程器进行编程和擦除。RAM存储器:AT89C52配备了256字节的随机存取存储器(RAM),用于暂存数据和程序的变量。

2023-08-16 09:48:07 384

原创 基于51单片机的简易交通灯仿真

AT89C52是一款经典的8位单片机,是意法半导体(STMicroelectronics)公司生产的一系列单片机之一。它基于8051内核,并具有许多与其兼容的特性。AT89C52的主要特点如下:内部存储器:AT89C52具有8KB的闪存(Flash)存储器,可用于存储用户程序和数据。这些存储器的内容可以通过编程器进行编程和擦除。RAM存储器:AT89C52配备了256字节的随机存取存储器(RAM),用于暂存数据和程序的变量。

2023-08-16 09:46:22 271

原创 基于51单片机的智能家居窗帘控制系统仿真

AT89C52是一款经典的8位单片机,是意法半导体(STMicroelectronics)公司生产的一系列单片机之一。它基于8051内核,并具有许多与其兼容的特性。AT89C52的主要特点如下:内部存储器:AT89C52具有8KB的闪存(Flash)存储器,可用于存储用户程序和数据。这些存储器的内容可以通过编程器进行编程和擦除。RAM存储器:AT89C52配备了256字节的随机存取存储器(RAM),用于暂存数据和程序的变量。

2023-08-16 09:44:47 344

原创 基于51单片机的简易音乐盒仿真

AT89C52是一款经典的8位单片机,是意法半导体(STMicroelectronics)公司生产的一系列单片机之一。它基于8051内核,并具有许多与其兼容的特性。AT89C52的主要特点如下:内部存储器:AT89C52具有8KB的闪存(Flash)存储器,可用于存储用户程序和数据。这些存储器的内容可以通过编程器进行编程和擦除。RAM存储器:AT89C52配备了256字节的随机存取存储器(RAM),用于暂存数据和程序的变量。

2023-08-16 09:18:14 1079

原创 基于51单片机的智能教室灯光控制系统仿真

容易集成:DS1302集成了时钟计数和RAM存储器功能,并具有简单的接口和命令,容易与各种微控制器和单片机集成。高精度时间计数:DS1302能够提供高精度的实时时钟计数,可以记录年、月、日、星期、小时、分钟和秒等时间信息。可编程控制功能:DS1302具有可编程的控制功能,可以设置闹钟、写保护等特殊功能。温度补偿:DS1302内置温度补偿功能,可以校正温度对时钟频率的影响,提高时钟计数的准确性。高稳定性和抗震动能力:DS1302具有高稳定性和抗震动能力,适用于各种工业和消费类应用场景。

2023-08-15 10:57:52 648 1

原创 基于51单片机的操场比赛篮球计时记分器仿真

AT89C52是一款经典的8位单片机,是意法半导体(STMicroelectronics)公司生产的一系列单片机之一。它基于8051内核,并具有许多与其兼容的特性。AT89C52的主要特点如下:内部存储器:AT89C52具有8KB的闪存(Flash)存储器,可用于存储用户程序和数据。这些存储器的内容可以通过编程器进行编程和擦除。RAM存储器:AT89C52配备了256字节的随机存取存储器(RAM),用于暂存数据和程序的变量。

2023-08-15 10:55:46 284 1

原创 基于51单片机的比赛倒计时器仿真

AT89C52是一款经典的8位单片机,是意法半导体(STMicroelectronics)公司生产的一系列单片机之一。它基于8051内核,并具有许多与其兼容的特性。AT89C52的主要特点如下:内部存储器:AT89C52具有8KB的闪存(Flash)存储器,可用于存储用户程序和数据。这些存储器的内容可以通过编程器进行编程和擦除。RAM存储器:AT89C52配备了256字节的随机存取存储器(RAM),用于暂存数据和程序的变量。

2023-08-15 10:54:18 517 1

空空如也

空空如也

TA创建的收藏夹 TA关注的收藏夹

TA关注的人

提示
确定要删除当前文章?
取消 删除